Nội dung toàn văn Tiêu chuẩn ngành 20TCN 21:1986 về móng cọc
TIÊU CHUẨN NGÀNH
20TCN 21:1986
(THAY THẾ CHO 20TCN 21-72)
MÓNG CỌC
Tiêu chuẩn thiết kế
Nhóm H
(Ban hành kèm theo Quyết định số 299/BXD-KHKT)
1. NGUYÊN TẮC CHUNG
1.1. Khi thiết kế các móng cọc của nhà và công trình cần phải tuân theo tiêu chuẩn này
Chú thích:
1. Móng cọc của các máy có tải trọng động phải thiết kế theo các yêu cầu của tiêu chuẩn thiết kế móng máy có tải trọng động.
2. Móng cọc của nhà và công trình xây ở những nơi chưa ổn định về mặt địa chất (ở nơi có thể xuất hiện trượt, các-tơ) và trong những điều kiện đặc biệt, nên thiết kế có kể đến những yêu cầu bổ sung đối với việc xây dựng và sử dụng nhà và công trình ở những vùng nói trên.
1.2. Lựa chọn kết cấu móng (ví dụ nền cọc hoặc nền thiên nhiên, trên nền được gia cố bằng lèn chặt, hóa học hoặc bằng nhiệt v,v…) cũng như dạng cọc và kiểu móng cọc (ví dụ cọc đóng theo nhóm, theo hàng dài, trường cọc) phải xuất phát từ điều kiện cụ thể của nơi xây dựng, được đặc trưng bảng tài liệu khảo sát kỹ thuật, trên cơ sở các kết quả so sánh kinh tế – kỹ thuật các phương án có thể của những giải pháp thiết kế móng, làm theo yêu cầu các quy tắc kỹ thuật và tiết kiệm các vật liệu xây dựng cơ bản.
1.3. Móng cọc nêu thiết kế trên cơ sở các kết quả điều tra địa chất công trình và địa chất thủy văn của vùng xây dựng theo như những yêu cầu của mục 3 thuộc tiêu chuẩn này, theo các số liệu về điều kiện khí hậu của nơi xây dựng cũng như theo đặc điểm của nhà và công trình được thiết kế và theo kinh nghiệm xây dựng của địa phương. Không cho phép thiết kế móng cọc mà không có cơ sở địa chất công trình thích hợp hoặc khi thiếu cơ sở địa chất công trình để lựa chọn kết cấu hợp lý của móng, dạng cọc và để xác định kích thước cọc.
1.4. Trong các bản vẽ thi công móng cọc phải chỉ rõ loại cọc, số lượng và các thông số của cọc (tiết diện và chiều dài cọc, sức chịu tải và tải trọng cho phép tương ứng của cọc), các thông số này không cần làm chính xác thêm bằng cách thử cọc trong đất trong quá trình xây dựng.
Chú thích:
Việc thử cọc, cọc ống hoặc móng cọc (ví dụ nhóm cọc), tiến hành trong quá trình xây dựng hoặc sau khi đã xây xong phải theo những yêu cầu của tiêu chuẩn thi công và nghiệm thu nền và móng và theo sự nghiệm thu đưa vào sử dụng có sự kiểm tra của xí nghiệp xây dựng nhà và công trình, nhằm xác định chất lượng của móng cọc và sự phù hợp của móng với thiết kế cũng như để xác định sự tương ứng của điều kiện địa chất nơi xây dựng với tài liệu có được lúc thiết kế.
1.5. Trong những đề án móng cọc nên dự kiến việc đo thực tế biến dạng của nền và móng theo các mốc đặc biệt làm sẵn trong các trường hợp sau đây: Khi dùng các kết cấu mới cho nhà và công trình hoặc cho móng cọc mà chưa được nghiên cứu đầy dủ trong xây dựng hàng loạt; khi có nhiệm vụ đặc biệt, trong thiết kế có yêu cầu riêng về đo biến dạng nhằm nghiên cứu sự làm việc của nền, móng, kết cấu của nhà, công trình hoặc của thiết bị công nghệ. Việc chọn đối tượng để đo biến dạng cần phải được sự đồng ý của người giao thầu.
Chương trình và các kết quả đo đạc làm lúc xây dựng phải ghi trong tài liệu thiết kế và được chuyển cho cơ quan nghiệm thu sử dụng nhà hoặc công trình.
1.6. Các móng cọc dùng trong các điều kiện của môi trường ăn mòn phải được thiết kế theo các yêu cầu bổ sung của tiêu chuẩn bảo vệ kết cấu xây dựng chống ăn mòn, còn các kết cấu gỗ của móng cọc – cũng phải lưu ý các yêu cầu bảo vệ chúng chống mục, hỏng và các khuyết tật do mối mọt gây ra.
2. CÁC LOẠI CỌC
2.1. Trong tiêu chuẩn này khảo sát các loại cọc sau đây:
a) Cọc đóng làm bằng bê tông cốt thép và gỗ, hạ vào đất bằng búa, máy rung và bằng máy rung ép;
b) Cọc ống bằng bê tông cốt thép
c) Cọc nhồi bằng bê tông và bê tông cốt thép, làm lại chỗ trong đất;
d) Cọc bê tông cốt thép khoan hạ làm bằng các cấu kiện bê tông cốt thép đúc sẵn hạ vào đất trong các lỗ đã khoan sẵn;
đ) Cọc vít có thân bằng thép hoặc bằng bê tông cốt thép.
2.2. Tùy theo tính chất của đất nằm dưới mũi cọc mà cọc được chia ra thành cọc chống và cọc treo.
Cọc các loại và cọc ống, khi chúng truyền tải trọng qua mũi cọc lên đất thực tế không bị nén co, đều thuộc loại cọc chống. Lực ma sát ở mặt hông của cọc chống sẽ không được kể đến trong các tính toán sức chịu tải của cọc theo đất nền khi chịu tải trọng nén.
Tất cả các loại cọc và cọc ống được hạ vào trong những đất có khả năng nén co đều thuộc loại cọc treo. Cọc treo truyền tải trọng lên đất qua mặt hông và qua mũi cọc.
Chú thích:
Đất thực tế không thể nén co được là các loại đá, đất hòn thô (cuội, sỏi, sạn, dăm) có lẫn chất lấp nhét là cát và đất sét có độ sệt cứng, không thể các đất phủ có độ no nước G < 0,85 cũng như không kể đất lớt, dạng lớt, đất trương nở và đất nhiễm muối.
2.3. Cọc đóng làm bằng bê tông cốt thép và cọc ống được chia thành:
a) Theo cách đặt cốt thép – cọc và cọc ống có cốt dọc không kéo căng với cốt thép ngang và có cốt dọc hoặc có sợi thép dọc kéo căng trước (bằng sợi thép và bỏ thép cường độ cao) với cốt ngang và không có cốt ngang, đồng thời chỉ có cọc tiết diện ngang là hình vuông mới được chế tạo mà không có cốt ngang.
b) Theo hình dáng tiết diện ngang – cọc vuông, cọc chữ nhật, cọc vuông có lỗ tròn và cọc tròn rỗng đường kính đến 800mm, bao gồm cả cọc ống đường kính hơn 800mm;
c) Theo hình dạng tiết diện dọc – cọc lăng trụ và cọc có mặt hông nghiêng (cọc thép, cọc hình thang, cọc hình thoi);
d) Theo đặc điểm kết cấu của thân cọc – cọc nguyên và cọc nối (gồm các đoạn riêng rẽ);
đ) Theo kết cấu mũi cọc – cọc mũi nhọn, cọc mũi phẳng, cọc mở rộng đáy hoặc không mở rộng đáy, cọc rỗng có mũi kín hay mũi hở và cọc mở rộng đáy bằng nổ mìn.
Chú thích:
Cọc đóng có đáy mở rộng bằng nổ mìn được chế tạo bằng cách đóng cọc tròn rỗng ruột, ở phần mũi có lắp mũi thép rỗng với mũi bịt kín, sau đó nhồi hỗn hợp bê tông vào ruột cọc, cho mìn nổ ở phần mũi để tạo ra đế loe cho cọc. Trong đề án móng cọc khi dùng cọc đóng và mở rộng đáy bằng nổ mìn phải ghi rõ về sự tuân thủ một cách chặt chẽ các yêu cầu thi công công tác khoan nổ, trong đó phải xác định khoảng cách cho phép từ nhà hoặc công trình hiện có đến vị trí nổ.
2.4. Biến tướng của cọc đóng làm bằng bê tông cốt thép theo kết cấu và theo phương pháp hạ cọc, là:
a) Cọc – cột, phần trên mặt đất của cọc dùng làm cột nhà (công trình).
Không cho phép dùng với tính cách là cọc – cột các cọc bằng bê tông cốt thép kéo căng trước với cốt dọc là thép sợi cũng như cọc kéo căng trước không có cốt ngang với bất kỳ loại cốt dọc nào;
b) Cọc được hạ trong các hố khoan sẵn, đồng thời đường kính lỗ khoan không nên lớn hơn cạnh bé nhất của tiết diện ngang hoặc đường kính cọc, còn độ sâu hố khoan nên bé hơn độ sâu hạ cọc yêu cầu theo tính toán không ít hơn 1m.
Các hố khoan sẵn cho phép dùng khi cần phải xuyên cọc qua đất sét có độ sệt cứng và nửa cứng (ví dụ đất trương nở, đất lún ướt) trong những trường hợp, khi mà theo kết quả đóng cọc thử hoặc theo kinh nghiệm xây dựng xác định được rằng không thể nào hạ cọc qua các lớp đất ấy nếu không khoan trước;
c) Cọc khi đóng có dùng phương pháp xói nước, thì việc xói này không được tiến hành ở mét cuối cùng lúc hạ cọc, còn cọc nên đóng tiếp để đặt đến độ chối thiết kế.
Việc xói nước cho phép làm chủ yếu khi đóng cọc qua lớp đất cát có chiều dày lớn.
2.5. Cọc đóng làm bằng gỗ được chia ra thành các loại sau;
a) Cọc nguyên làm bằng một cây gỗ:
b) Cọc nối theo chiều dài:
c) Cọc bó gồm một số cọc nguyên hoặc cọc nối.
2.6. Cọc nhồi, theo phương pháp chế tạo, được chia thành loại sau:
a) Cọc nhồi được chế tạo bằng cách đóng trước các ống thép bịt kín mũi ống và để lại trong đất mũ bịt hoặc nút bằng bê tông và sau đó rút ống ra dần tùy theo lượng bê tông đổ vào lỗ;
b) Cọc nhồi rung dập, tạo ra trong các lỗ khoan sẵn hoặc các lỗ đóng bằng cách cho vào các lỗ này hỗn hợp bê tông cứng, dầm chặt bằng máy rung dập có dạng hình ống với đầu nhọn và lắp vào máy hạ cọc bằng phương pháp rung.
c) Cọc nhồi trong ống dập được chế tạo bằng cách ép khoan vào đất, tạo nên lỗ có dạng hình tháp hoặc hình nón và sau đó nhồi hỗn hợp bê tông vào lỗ.
d) Cọc khoan nhồi có mở rộng – hoặc không mở rộng đáy được chế tạo trong đất sét không no nước, không cần chống thành hố còn trong đất ngập nước và trong cát thì phải giữ thành hố bằng dung dịch sét hoặc bằng ống chèn sau đó rút ống lên và chỉ trong những trường hợp đặc biệt khi có căn cứ hợp lý thì ống chèn mới để lưu lại trong đất.
đ) Cọc khoan nhồi mở rộng đáy bằng nổ mìn được chế tạo bằng cách khoan lỗ và sau đó mở rộng lỗ bằng nổ mìn và nhồi hỗn hợp bê tông vào lỗ.
2.7. Cọc đúc sẵn cho vào lỗ khoan, theo phương pháp thi công chia ra như sau:
a) Cọc – cột được chế tạo trong các lỗ khoan sẵn bằng cách đặt vào trong các lỗ này các cấu kiện đúc sẵn hình trụ hoặc lăng trụ có tiết diện đặc với các cạnh hoặc đường kính 800mm và lớn hơn, sau đó dùng vữa xi măng – cát nhồi vào khe (rộng 5 – 10cm) giữa thành lỗ khoan và các cấu kiện ấy:
b) Cọc đúc sẵn cho vào lỗ khoan có mở rộng đáy bằng nổ mìn khác với cọc khoan nhồi có nổ mìn (điểm d của điều 2.6) ở chỗ: sau khi nhồi hỗn hợp bê tông rồi mở rộng đáy bằng nổ mìn trong lỗ khoan đã đặt sẵn cọc bê tông cốt thép đã chế tạo trước trong nhà máy.
2.8. Cọc bê tông cốt thép và cọc bê tông, cọc ống và cọc cột bằng bê tông cốt thép nên thiết kế bằng bê tông nặng.
Mác bê tông về độ bền chịu nén đối với cọc đóng và cọc ống phải lấy không bé hơn mác thiết kế được quy định bằng các tiêu chuẩn Nhà nước cho cọc và cọc ống.
Đối với cọc nhồi, cọc cột và các loại cọc đóng khác không có kéo căng trước, khi chưa có tiêu chuẩn Nhà nước, nên dùng bê tông có mác không thấp hơn M200, còn khi có kéo căng trước thì không thấp hơn M300.
Chú thích:
Đối với cọc nhồi ngắn (chiều dài bé hơn 3m) cho phép dùng bê tông nặng có mác thiết kế không bé hơn M100.
2.9. Đài móng cọc bằng bê tông cốt thép nên thiết kế bằng bê tông nặng có mác thiết kế theo độ bền chịu nén, không bé hơn.
a) Đối với cầu, công trình thủy lợi và đối với trụ lớn của đường dây tải điện lộ thiên:
– Lắp ghép – M300
– Đổ tại chỗ – M200.
b) Đối với nhà và công trình, trừ các loại nói ở điểm “a”:
– Lắp ghép – M200
– Đổ tại chỗ – M50.
Bê tông để trám các cột bê tông cốt thép trong các cốc của đài cọc cũng như để trám đầu cọc đối với đài móng băng, đúc sẵn, nên theo đúng các yêu cầu của Tiêu chuẩn thiết kế cấu bê tông và bê tông cốt thép dùng cho bê tông đổ ở các mối nối các kết cấu đúc sẵn, nhưng không được bé hơn mác M150.
Chú thích:
Khi thiết kế công trình thủy lợi và cầu, mác thiết kế của bê tông để trám các cấu kiện đúc sẵn của móng cọc phải lớn hơn một cấp so với mác thiết kế của bê tông thuộc cấu kiện được liên kết.
2.10. Mác thiết kế của bê tông không thấm nước đối với cọc đóng bằng bê tông cốt thép, tiết diện vuông (trong đó kể cả lỗ tròn ở giữa) cũng như đối với cọc tròn và cọc ống bằng bê tông cốt thép phải định theo yêu cầu của các tiêu chuẩn Nhà nước đối với loại cọc kể trên.
Đối với cọc nhồi, cọc cột và các loại cọc đóng khác chưa có tiêu chuẩn Nhà nước, cũng như đối với đài cọc, mác thiết kế của bê tông, chống thấm nước nên quy định theo các yêu cầu của các tài liệu tiêu chuẩn thiết kế nhà và công trình trong đó có sử dụng móng cọc. Khi không có các yêu cầu này trong các tài liệu tiêu chuẩn, thì mác thiết kế của bê tông không thấm nước nên quy định xuất phát từ điều kiện nhiệt độ – khí hậu của vùng xây dựng và từ điều kiện địa chất nơi dùng móng cọc giống như là các yêu cầu đã nói trên đây trong các tiêu chuẩn Nhà nước đối với cọc tiết diện vuông, cọc tròn và cọc ống.
2.11. Các mối nối của cọc bê tông cốt thép ghép lại và của cọc ống phải đảm bảo:
a) Có độ bền đồng đều của liên kết nối và của thân cọc (cọc ống) khi chịu lực ép dọc trục và lực ngang cũng như mô-men uốn, còn đối với móng có cọc làm việc với tải trọng nhỏ phải chịu lực kéo.
b) Tính chất đồng trục của các cấu kiện nối.
2.12. Đài lắp thép bằng bê tông cốt thép hình băng và của nhóm cọc cho phép dùng loại nguyên cấu kiện cũng như loại lắp ghép từng đoạn, điều này phụ thuộc vào sức chở của các phương tiện vận tải và vào máy móc cẩu lắp.
2.13. Cọc gỗ phải chế tạo bằng gỗ giống lá kim (thông, lạc diệp tùng, cây tùng) có đường kính 22 – 34cm và dài 6,5 – 8,5m.
Gỗ để làm cọc phải bóc vỏ, vạc bỏ mắt gỗ và cành, phải giữ độ vát tự nhiên của thân gỗ. Các kích thước tiết diện ngang và chiều dài của cọc bó phải lấy theo kết quả tính toán và phù hợp với đặc điểm của đối tượng được thiết kế.
Chú thích:
Khả năng dùng cọc gỗ có thân dài hơn 8,5m chỉ cho phép khi được sự đồng ý của xí nghiệp chế tạo cọc.
2.14. Mối nối theo chiều dài trong các cọc gỗ và trong cọc bó phải dùng kiểu nối đối đầu có bọc bằng các đai thép hoặc bằng ống thép. Mối nối trong các cọc phải bố trí sole cách nhau không bé hơn 1,5m
3. YÊU CẦU ĐỐI VỚI KHẢO SÁT
3.1. Khối lượng và thành phần của công tác khảo sát cho từng đối tượng định thiết kế trên móng cọc phải được quy định bởi một chương trình do cơ quan khảo sát soạn thảo, căn cứ theo nhiệm vụ kỹ thuật lúc tiến hành khảo sát, theo yêu cầu của người giao thầu (cơ quan thiết kế – người chủ trì thiết kế) phù hợp với những yêu cầu của tiêu chuẩn khảo sát công trình xây dựng, của các tiêu chuẩn Nhà nước và của các tài liệu tiêu chuẩn hiện có về công tác khảo sát nhằm nghiên cứu đất nền nhà và công trình, cũng như theo các yêu cầu của phần 3 thuộc tiêu chuẩn này.
Nhiệm vụ kỹ thuật khi tiến hành khảo sát do người chủ trì thiết kế soạn thảo có sự tham gia của cơ quan thiết kế móng, chương trình này phải được sự đồng ý của cơ quan đề ra yêu cầu kỹ thuật khi tiến hành khảo sát.
3.2. Tất cả các loại khảo sát công trình cần để lập thiết kế móng cọc phải được thực hiện trong tổng thể của công tác khảo sát – thiết kế, thông thường là ở giai đoạn lập thiết kế kỹ thuật (kỹ thuật – thi công) trong đó phải đảm bảo có các dữ kiện sau đây:
a) Các số liệu ban đầu cho phép cơ quan thiết kế xác định khả năng và tính hợp lý của việc dùng móng cọc (theo kết quả khoan, hố đào, xuyên tĩnh, nghiên cứu đất trong phòng thí nghiệm và nước ngầm)
b) Các số liệu đầy đủ cần để lập bản vẽ thi công móng cọc (chọn loại và xác định các kích thước của cọc và cọc ống, cọc trụ và sức chịu tải của cọc, tải trọng tính toán tương ứng cho phép trên mỗi cọc); các số liệu này phải kết hợp với kết quả khoan, hố đào, xuyên và thử đất bằng bàn nén dưới tải trọng tĩnh hoặc bằng cách nén ngang trong vùng chu vi của nhà (công trình) định thiết kế. Khi cần thiết, tại nơi xây dựng phải tiến hành thử cọc hoặc cọc ống trong đất bằng tải trọng tĩnh hoặc động, còn đối với những nơi có đất trương nở thì thử nén cọc bằng tải trọng tĩnh ứng với các nhiệm vụ kỹ thuật bổ sung (theo chương trình) do cơ quan thiết kế – người chủ trì thiết kế nêu ra, nhiệm vụ kỹ thuật phải được soạn thảo có sự tham gia của cơ quan chịu trách nhiệm đồ án móng.
Trong những trường hợp cá biệt, khi không thể thực hiện đầy đủ công tác khảo sát thiết kế do hiện trường xây dựng chưa giải phóng mặt bằng, để lập bản vẽ thi công móng cọc có thể chưa cần đến công tác thử cọc. Sau đó làm chính xác lại bản vẽ thi công, điều chỉnh dự toán và trình bày cho người đặt hàng biết trước khi bắt đầu thi công.
Chú thích:
1. Thử động và thử tĩnh cọc, cọc ống và cọc trụ nên làm theo các yêu cầu của tiêu chuẩn Nhà nước về phương pháp thử cọc tại hiện trường (20 TCN 88 – 82) còn việc thử đất bằng xuyên tĩnh và xuyên động, bằng phương pháp nén ngang và bằng bàn nén thì theo các yêu cầu của các tiêu chuẩn Nhà nước tương ứng về phương pháp thử đất bằng xuyên tĩnh và xuyên động, về phương pháp xác định tại hiện trường môđun biến dạng của đất bằng cách nén ngang và bằng bàn nén.
2. Những điều đã trình bày ở điểm “a” của điều 3.2, công tác khảo sát có thể không tiến hành hoặc tiến hành với khối lượng giảm bớt nếu như các số liệu cần để xác định giải pháp kỹ thuật và loại móng cọc có thể tìm được ở các tài liệu lưu trữ của các cơ quan thiết kế, khảo sát và các cơ quan khác.
3. Những thử tĩnh cọc trong khảo sát công trình thường không tiến hành nếu như móng được thiết kế bằng cọc chống, đống bằng búa mà năng lượng va đập của nó thỏa mãn các yêu cầu của tiêu chuẩn thi công và nghiệm thu nền móng. Trong mọi trường hợp còn lại, vấn đề cần phải thử tĩnh cọc phải được quyết định bởi cơ quan thiết kế móng cọc khi họ đề ra nhiệm vụ khảo sát.
3.3. Số lượng các phần khảo sát nói ở điều 3.2 cho mỗi nhà hoặc công trình không được ít hơn:
– Hố khoan: 2
– Hố đào: 2
– Xuyên: 5
– Thử động cọc: 5
– Thử tĩnh cọc, cọc mẫu hoặc cọc ống: 2
– Thử đất bằng bàn nén với tải trọng tĩnh hoặc nén ngang: 2
Số lượng và trình tự lấy mẫu đất để tiến hành thử trong phòng thí nghiệm được quy định trong chương trình thi công khảo sát theo các yêu cầu của các tài liệu tiêu chuẩn hiện hành về nghiên cứu đất nền nhà và công trình, trong đó bắt buộc phải lấy các mẫu đất nằm ngay ở chỗ mũi cọc và ở phía dưới mũi cọc trong phạm vi 5m
Chú thích:
1. Nếu những điều kiện địa chất công trình của nơi xây dựng tương tự với các điều kiện vùng đất tiếp giáp, mà đối với vùng ấy đã có nhiều kinh nghiệm làm móng cọc, thì theo sự thỏa thuận với cơ quan thiết kế – tác giả đồ án móng, được phép rút bớt khối lượng nghiên cứu.
2. Không được phép lập bản vẽ thi công móng cọc nếu như trong phạm vi chu vi của nhà hoặc công trình thiết kế hoặc gần đó (đến 5m) không có các hố khoan hoặc hố đào cho ta kết quả xác định các tính chất cơ lý của đất.
3.4. Chiều sâu lỗ khoan dự kiến trong chương trình khảo sát có kể đến các điều kiện địa chất công trình cụ thể của nơi xây dựng và tính chất của nhà (công trình) định thiết kế nên quy định sau hơn độ sâu mũi cọc, cọc ống và cọc trụ, trong đất, thông thường không bé hơn 5m.
Đối với nhà và công trình kiểu khung có tải trọng trên nhóm cọc treo và cọc ống lớn hơn 300 tấn, cũng như khi cọc được bố trí thành trường cọc dưới toàn bộ công trình, thì độ sâu của 50% số lượng hố khoan phải quy định sâu hơn độ sâu mũi cọc hoặc cọc ống, thường không bé hơn 10m.
Khi cần chống hoặc chôn sâu cọc, cọc ống và cọc trụ trong đó thì độ sâu hố khoan trong đá không được bé hơn 1,5m ở dưới mũi cọc, cọc ống và cọc trụ. Khi trong đá có các-tơ, các phụ lớp đất hoặc một số chỗ đất yếu cục bộ, thì số lượng và chiều sâu hố khoan phải quy định theo chương trình khảo sát xuất phát từ đặc điểm của điều kiện địa chất công trình của vùng xây dựng đang nghiên cứu.
Chú thích:
1. Trong nhiệm vụ kỹ thuật về thi công khảo sát, để quy định chiều sâu hố khoan, cho phép xác định sơ bộ chiều dài của cọc, cọc ống và cọc trụ theo số liệu của đất đã có trong các tài liệu lưu trữ về địa chất công trình đã làm trước đây hoặc theo các móng tương tự của nhà và công trình ở gần đấy.
2. Đối với cọc chỉ chịu lực nhỏ thì chiều sâu hố khoan và xuyên khi khảo sát cho phép chỉ lấy đến 1m sâu hơn mũi cọc.
3.5. Độ chặt của đất cát nên xác định trong điều kiện thế nằm tự nhiên theo số liệu xuyên ứng với những yêu cầu của các tiêu chuẩn Nhà nước và phương pháp thử đất tại hiện trường bằng xuyên tĩnh và xuyên động và khi có thể được thì theo kết quả thử các mẫu đất có kết cấu nguyên dạng lấy trong các hố đào hoặc hố khoan theo các yêu cầu của các tài liệu tiêu chuẩn về nghiên cứu đất nền nhà và công trình.
4. NHỮNG CHỈ DẪN CƠ BẢN VỀ TÍNH TOÁN
4.1. Tính toán móng cọc và nền cọc phải tiến hành theo trạng thái giới hạn của hai nhóm:
a) Theo nhóm thứ nhất:
– Về độ bền của kết cấu cọc, cọc ống, cọc trụ (dưới đây, trong chương này, để đơn giản sẽ gọi chung là cọc) cũng như của dài cọc (điều 4.2 của tiêu chuẩn này).
– Về sức chịu tải của đất nền móng cọc và của cọc (điều 4.3 của tiêu chuẩn này).
– Về ổn định (sức chịu tải) của nền móng cọc nói chung nếu truyền lên cọc các tải trọng nằm ngang (tường chắn, móng của các kết cấu có lực đẩy ngang v.v…) hoặc nếu nền bị giới hạn bởi các mái nghiêng hoặc gồm các lớp đất nằm nghiêng (điều 8.12 của tiêu chuẩn này).
b) Theo nhóm thứ hai.
– Về độ lún của nền móng cọc do tải trọng gây ra (các Điều 4.4, 7.1 và 7,2 của tiêu chuẩn này).
– Về chuyển vị của cọc (hướng thẳng đứng và nằm ngang Dng và góc quay của đầu cọc y) cùng với đất nền do tác dụng của tải trọng đứng, tải trọng ngang và mômen (phụ lục của tiêu chuẩn này).
– Về hình thành hoặc mở rộng vết nứt trong các cấu kiện bê tông cốt thép của móng cọc (điều 4.2 của tiêu chuẩn này).
4.2. Phải tiến hành tính toán kết cấu của cọc và đài cọc theo độ bền tùy thuộc vào vật liệu chế tạo chúng (bê tông cốt thép, bê tông, gỗ) dựa vào tiêu chuẩn thiết kế kết cấu bê tông và bê tông cốt thép hoặc theo tiêu chuẩn kết cấu gỗ, trong những trường hợp cần thiết phải theo tiêu chuẩn thiết kế cầu và cống và thiết kế kết cấu bê tông và bê tông cốt thép các công trình thủy lợi, có lưu ý đến các yêu cầu bổ sung, trình bày ở các Điều 4.6, 5.2, 5.3 và trong phụ lục thuộc tiêu chuẩn này.
Tính toán các cấu kiện bê tông cốt thép của móng cọc theo hình thành và phát triển vết nứt phải theo các yêu cầu của tiêu chuẩn thiết kế bê tông và bê tông cốt thép, trong những trường hợp cần thiết phải theo các yêu cầu của tiêu chuẩn thiết kế kết cấu bê tông và bê tông cốt thép của công trình thủy lợi.
4.3. Móng cọc và cọc theo sức chịu tải của nền đất nên tính theo công thức.
(1)
Trong đó:
N – Tải trọng tính toán, tấn, truyền lên cọc (lực dọc trong cọc do tải trọng tính toán tác dụng lên móng gây ra với tổ hợp tải trọng bất lợi nhất, xác định theo những chỉ dẫn của chương 8 thuộc tiêu chuẩn này.
f – Sức chịu tải tính toán của đất nền cho cọc đơn, tấn, sau đây để đơn giản sẽ gọi là “sức chịu tải của cọc” xác định theo những chỉ dẫn ở chương 5 và 6 của tiêu chuẩn này.
ktc – Hệ số tin cậy, lấy bằng:
a) Nếu sức chịu tải của cọc được xác định bằng tính toán trong đó kể cả theo kết quả thử cọc bằng tải trọng động mà không kể đến biến dạng đàn hồi của đất ktc = 1,4.
b) Nếu sức chịu tải của cọc được xác định theo kết quả thử cọc tại hiện trường bằng tải trọng tĩnh hoặc tính theo kết quả xuyên tĩnh của đất, cũng như theo kết quả thử cọc bằng tải trọng động có kể đến biến dạng đàn hồi của đất, ktc = 1,25.
c) Đối với móng cầu dài cao, hệ số tin cậy được chọn tùy theo tổng số cọc của một trụ móng:
– Móng có 21 cọc và nhiều hơn ktc = 1,4
– Móng gồm từ 11 đến 20 cọc ktc = 1,6
– Móng gồm từ 6 đến 10 cọc ktc = 1,65
– Móng gồm từ 1 đến 6 cọc ktc = 1,75
P – Tải trọng tính toán, tấn, cho phép trên mỗi cọc*
* Trong tiêu chuẩn thiết kế móng cọc trước đây, P được gọi là sức chịu tải của cọc.
Chú thích:
1. Khi tính toán cọc các loại chịu lực nhỏ, còn cọc ống và cọc trụ chịu lực nén, ngoài tải trọng tính toán hoặc lực dọc xuất hiện trong cọc do tải trọng tính toán N trên mỗi cọc gây ra, còn phải thêm vào trọng lượng bản thân của cọc, cọc ống hoặc cọc trụ.
2. Nếu việc tính toán móng cọc có kể đến tải trọng gió và tải trọng cầu trục thì được phép tăng tải trọng tính toán trên các cọc biên lên 20% (trừ móng trụ đường dây tải điện).
Nếu cọc của móng trụ cầu theo hướng tác dụng của tải trọng ngoài cấu tạo thành một hàng hoặc một vài hàng thì khi kể đến tải trọng (kết hợp hoặc tách riêng) do lực hãm, áp lực gió, do chất hàng của tàu thủy gây ra, cho phép tăng tải trọng tính toán truyền cho mỗi cọc lên 10% khi 4 cọc bố trí thành 1 hàng và lên 20% khi có từ 8 cọc trở lên. Với số cọc nằm giữa khoảng nói trên thì số phần trăm nâng tải trọng tính toán phải xác định bằng nội suy.
4.4. Móng cọc nói chung và cọc khi đã tính theo trạng thái giới hạn của nhóm thứ hai (theo biến dạng) cần thỏa mãn điều kiện:
S £ Sgh (2)
Trong đó:
S – trị tính toán của biến dạng (độ lún, chuyển vị v.v…) của cọc và móng cọc nói chung, xác định bằng tính toán theo các chỉ dẫn của những Điều 4.5 và 4.6 thuộc chương 7 và phụ lục của tiêu chuẩn này.
Sgh – trị giới hạn, cho phép của biến dạng (độ lún, chuyển vị v.v…) của móng cọc được quy định trong nhiệm vụ thiết kế và khi không quy định trong nhiệm vụ thì lấy theo biến dạng giới hạn cho phép được quy định trong tiêu chuẩn thiết kế nền nhà và công trình.
4.5. Các tải trọng và tác động được kể đến trong tính toán móng cọc phải xác định theo “tiêu chuẩn tải trọng và tác động, những nguyên tắc cơ bản thiết kế kết cấu xây dựng và nền”. Trong những trường hợp cần thiết, tải trọng và tác động phải xác định theo các tiêu chuẩn: xây dựng trong vùng động đất; thiết kế nhà và công trình ở những vùng khai thác mỏ; tải trọng và tác động trên các công trình thủy lợi (sóng, tàu bè).
Ở đây việc tính toán móng cọc và nền của nó theo sức chịu tải phải tiến hành trên cơ sở tổ hợp các tải trọng tính toán với hệ số vượt tải lấy theo các yêu cầu của tiêu chuẩn tải trọng và tác động, còn việc tính nền của móng cọc theo biến dạng thì trên cơ sở tổ hợp các tải trọng tính toán với hệ số vượt tải bằng 1.
Tính toán độ lún của mố cầu chỉ tiến hành dưới tác dụng của tải trọng thường xuyên còn tính toán chuyển vị – ngang của đầu mố theo hướng dọc cũng như theo hướng ngang của trục cầu – với tổ hợp của tải trọng thường xuyên và tải trọng tạm thời.
Khi thiết kế móng cọc xây trong những điều kiện tự nhiên đặc biệt và chịu tác động của tải trọng đặc biệt (động đất, tác động do biến dạng mặt đất lúc khai thác Mỏ v.v….) ngoài những tính toán nói trên của móng cọc và nền của móng cọc đã nói trên đây còn cần phải tính toán theo sức chịu tải với tổ hợp đặc biệt của tải trọng, còn trong những trường hợp cần thiết (ví dụ ở vùng khai thác mỏ) phải tính theo biến dạng.
4.6. Việc xác định sức chịu tải P và biến dạng S của cọc, của đài, của móng cọc nói chung và của nền của chúng phải tính toán theo các yêu cầu của tiêu chuẩn này bằng cách dùng giá trị tính toán các đặc trưng của vật liệu và của đất. Khi có kết quả thử hiện trường (theo các yêu cầu trình bày tại các điều 6.1 – 6.9 của tiêu chuẩn này) sức chịu tải của cọc phải được xác định có kể đến kết quả tìm được bằng xuyên tĩnh đất hoặc theo số liệu thử động cọc hoặc có thể lấy trực tiếp theo kết quả thử cọc bằng tải trọng tĩnh.
Thuật ngữ “đặc trưng đất” nên hiểu là các đặc trưng độ bền và biến dạng của đất (góc ma sát trong lực dính C, môđun biến dạng của đất E) cũng như trong lượng thể tích của đất g. Ngoài ra, thuộc về các đặc trưng tính toán của đất, trong tiêu chuẩn này, còn có sức chống tính toán của đất R ở mũi cọc và f ở mặt hông cọc, cũng như các đại lượng tính toán của hệ số nền của đất C ở mặt hông của cọc.
Giá trị tính toán các đặc trưng của đất j, C, E và g nên xác định theo các yêu cầu của tiêu chuẩn thiết kế nền nhà và công trình lúc này hạn chế hệ số an toàn theo đất kd bằng các giá trị tương ứng 1.1 khi xác định góc ma sát trong j1 và 1,5 khi xác định lực dính C1. Trong những tính toán theo biến dạng cho phép lấy kd=1 để tính tất cả các đặc trưng tính toán của đất.
Sức chống tính toán của đất R và f được dùng trong các công thức xác định sức chịu tải của cọc nên lấy theo những chỉ dẫn của các điều 5.4 – 5.11 của tiêu chuẩn này. Giá trị tính toán của hệ số nền C của đất khi tính cọc chịu tải trọng ngang nên lấy theo công thức (3) trình bày ở phụ lục của tiêu chuẩn này.
Các đặc trưng tính toán của vật liệu cọc và của đài cọc nên lấy theo tiêu chuẩn thiết kế kết cấu bê tông, bê tông cốt thép hoặc gỗ, còn đối với cầu – theo tiêu chuẩn thiết kế cầu và cống.
4.7. Những tính toán kết cấu của cọc thuộc tất cả các loại nên dựa vào các lực của nhà và công trình truyền lên cọc, còn đối với cọc đóng, ngoài lực nói trên, còn phải theo lực do trọng lượng bản thân của cọc gây ra trong khi chế tạo, chất kho và vận chuyển cọc cũng như khi nâng cọc lên giá búa tại một điểm cách đầu cọc một khoảng 0,3L (ở đây L – Chiều dài cọc).
Nội lực trong cọc (giống như trong đầm) do tác động của trọng lượng bản thân nên xác định có kể đến hệ số động lực bằng:
– Khi tính độ bền – 1,5.
– Khi tính theo sự hình thành và mở rộng vết nứt – 1,25.
Trong các trường hợp này hệ số vượt tải do trọng lượng bản thân của cọc gây ra nên lấy bằng 1.
4.8. Cọc cột nên tính như cọc bê tông cốt thép đóng có chú ý đến những yêu cầu bổ sung nói ở chương 14 của tiêu chuẩn này, cũng như tính theo độ bền và ổn định như là các cấu kiện của khung này.
5. TÍNH TOÁN CỌC, CỌC ỐNG VÀ CỌC TRỤ THEO SỨC CHỊU TẢI
Chỉ dẫn chung
5.1. Sức chịu tải của cọc tất cả các loại, cọc ống và cọc trụ nên xác định theo giá trị bé nhất của sức chịu tải tìm được theo 2 điều kiện sau đây:
a) Từ điều kiện sức chống của đất nền đối với cọc, cọc ống và cọc trụ theo các yêu cầu trình bày ở các Điều 5.4 – 5.12.
b) Từ điều kiện sức chống của vật liệu cọc, cọc ống và cọc trụ theo các yêu cầu ở các điều 5.2 – 5.3 và các tiêu chuẩn thiết kế kết cấu bê tông và bê tông cốt thép hoặc gỗ, còn trong những trường hợp cần thiết – theo tiêu chuẩn thiết kế cầu và cống.
5.2. Khi tính toán cọc, cọc ống và cọc trụ theo độ bền của vật liệu, cọc (cọc ống và cọc trụ) được xem như là một thanh ngâm cứng trong đất tại tiết diện nằm cách đáy đài một khoảng l1, xác định theo công thức:
(3)
Trong đó:
l0 – chiều dài phần cọc, cọc ống và cọc trụ kể từ đáy dài đến mức mặt đất, m.
abd – hệ số biến dạng, 1/m, xác định theo công thức (6) của phụ lục thuộc tiêu chuẩn này.
Nếu như đối với cọc nhồi, cọc ống và cọc trụ chôn trong đá, đại lượng:
trong đó 1 – độ sâu hạ cọc nhồi, cọc ống hoặc cọc trụ) thì nên lấy l1= l0 + 1.
5.3. Khi tính toán sức chịu tải của cọc nhồi theo vật liệu, sức chống tính toán của bê tông nên xác định có kể đến hệ số điều kiện làm việc được giảm thấp m = 0,85 nói trong tiêu chuẩn thiết kế kết cấu bê tông và bê tông cốt thép đối với những cấu kiện được đổ bê tông theo vị trí thẳng đứng, cũng như hệ số điều kiện làm việc bổ sung được giảm thấp đi để kể đến ảnh hưởng của phương pháp thi công cọc:
a) Trong đất sét mà độ sệt của nó cho phép khoan và đổ bê tông mà không cần chống thành hố, khi vị trí mực nước ngầm trong thời kỳ xây dựng ở dưới đế cọc, m – 1;
b) Trong đất mà trong đó cần chống thành hố khoan khi khoan và lúc đổ bê tông bằng cách dùng các ống chống rút ra khỏi đất, khi không có nước trong hố khoan (tức là khi đổ bê tông bằng phương pháp khô), m = 0,9;
c) Trong đất, khi khoan cần chống thành hố khoan bằng cách dùng ống chống rút ra khỏi đất và đổ bê tông dưới nước , m = 0,8;
d) Trong đất mà thành hố khoan trong đất ấy vẫn giữ bằng dung dịch sét (không phải ống chống) và đổ bê tông dưới dung dịch ấy, m = 0,7.
Chú thích:
Việc đổ bê tông dưới nước hoặc dưới dung dịch sét nên tiến hành bằng phương pháp VPT (ống dịch chuyển thẳng đứng).
Cọc chống
5.4. Sức chịu tải f tấn, của cọc chống đóng vào đất, tiết diện ngang là hình vuông, chữ nhật hoặc tròn ruột rỗng có đường kính đến 0,8m và cọc ống, cọc nhồi và cọc trụ, tựa lên đất thực tế không nén co được (chú thích ở Điều 2.2 của tiêu chuẩn này) nếu xác định theo công thức:
f = mRF (4)
Trong đó:
m – hệ số điều kiện làm việc của cọc trong đất, lấy m = 1.
F – diện tích tựa lên đất của cọc ống và cọc trụ, m2, đối với cọc tiết diện đặc lấy bằng diện tích tiết diện ngang, còn đối với cọc tròn rỗng và cọc ống – lấy bằng diện tích tiết diện ngang của thành cọc khi không nhồi bê tông phần rỗng và bằng diện tích tiết diện ngang của toàn cọc khi nhồi bê tông phần rỗng đến chiều cao không bé hơn 3 lần đường kính cọc.
R – sức chống tính toán của đất ở mũi cọc chống t/mét vuông, lấy như sau:
a) Đối với mọi loại cọc đóng mà mũi cọc chống lên đá, lên đất hòn lớn (đá tảng, đá cuội, đá dăm, sỏi sạn) có độn cát cũng như trong trường hợp chống lên đất sét sệt cứng (trừ lớp phủ có độ no nước G <0,85 cũng như đất lớt, dạng lớt và đất trương nở), R = 2000t/m2;
b) Đối với cọc nhồi, cọc ống có nhồi bê tông ngâm vào đá không bị phong hóa (không có các phụ lớp yếu) không bé hơn 0,5m theo công thức:
(5)
Trong đó:
Rntc – sức chống nén 1 trục, tiêu chuẩn tạm thời (trị trung bình cộng) ở trạng thái no nước t/m2:
kđ – hệ số an toàn theo đất, lấy kđ = 1,4;
h3 – độ chôn sâu tính toán của cọc nhồi, cọc ống, cọc trụ trong đá, m;
d3 – đường kính ngoài của phần chôn vào đá của cọc nhồi, cọc ống và cọc trụ, m;
c) Đối với cọc ống chống đều đặn lên trên bề mặt đất không bị phong hóa, lớp này được phủ bởi lớp đất không bị xói lở có chiều dày không bé hơn 3 lần đường kính cọc ống theo công thức:
(6)
Trong đó:
Rntc và kđ – giống như ký hiệu trong công thức (5).
Chú thích:
Khi trong nền cọc đóng, cọc nhồi, cọc ống và cọc trụ có đá bị phong hóa mạnh và phong hóa cũng như có thể bị xói lở, thì vấn đề quy định sức chống tiêu chuẩn của đất Rntc phải giải quyết sau khi đã thử tĩnh đất bằng bản nếu dựa vào kết quả thử cọc, cọc ống và cọc trụ bằng tải trọng tĩnh.
Cọc treo – đóng của tất cả các loại
5.5. Sức chịu tải f t, của cọc treo – đóng (tiết diện ngang hình vuông, vuông có lỗ tròn, chữ nhật, cọc tròn rỗng có đường kính, đến 0,8m) chịu tải trọng nén nên xác định như tổng sức chống tính toán của đất nền dưới mũi cọc và ở mặt hông cọc, theo công thức:
f = m(mg RF + uSmffili) (7)
Trong đó:
m – hệ số điều kiện làm việc của cọc trong đất, lấy m = 1;
R – sức chống tính toán của đất dưới mũi cọc t/m2, theo bảng 1;
F – diện tích chống của cọc lên đất, m2, lấy theo diện tích tiết diện ngang toàn bộ hoặc theo diện tích tiết diện ngang của đáy mở rộng bằng nổ theo đường kính lớn nhất của phần mở rộng.
u – chu vi ngoài của tiết diện ngang của cọc, m.
fi – sức chống tính toán của lớp đất thứ i của nền lên mặt hông của cọc, t/m2, xác định theo bảng 2.
li – chiều dày của lớp đất thứ i tiếp xúc với mặt hông của cọc, m;
mR và mf – các hệ số điều kiện làm việc của đất lần lượt ở mũi cọc và ở mặt hông cọc, kể đến ảnh hưởng của phương pháp hạ cọc đến sức chống tính toán của đất, xác định theo bảng 3 và được chọn một cách độc lập với nhau.
Trong công thức (7) việc lấy tổng sức chống tính toán của đất phải tiến hành trên tất cả các lớp đất mà cọc xuyên qua, trừ trường hợp khi san nền cần gọt bỏ hoặc có thể bị xói trôi đất đi. Trong những trường hợp ấy phải tiến hành lấy tổng sức chống tính toán của tất cả các lớp đất nằm lần lượt bên dưới mức san nền (gọt bỏ) và dưới cốt xói lở cục bộ khi bị lũ.
Chú thích:
1. Sức chịu tải của cọc đóng có mở rộng đáy (cọc hình kim) được xác định theo công thức (7) ở đáy chu vi u ở thân cọc là chu vi tiết diện ngang của thân cọc, còn ở phần mở rộng là chu vi tiết diện ngang của phần mở rộng.
Bảng 1.
|
Độ sâu của mũi cọc, m |
Sức chống tính toán dưới mũi cọc đóng và cọc ống không nhồi bê tông, R, t/m2 |
||||||
|
Của đất, cát chặt vừa |
|||||||
|
Sỏi |
Thô |
|
Thô vừa |
Min |
Bụi |
– |
|
|
Của đất sét với chỉ số sệt IL bằng |
|||||||
|
0 |
0,1 |
0,2 |
0,3 |
0,4 |
0,5 |
0,6 |
|
|
3 |
750 |
|
300 |
|
|
110 |
60 |
|
4 |
830 |
|
380 |
|
|
125 |
70 |
|
5 |
880 |
|
400 |
|
|
130 |
80 |
|
7 |
970 |
|
430 |
|
|
140 |
85 |
|
10 |
1050 |
|
500 |
|
|
150 |
90 |
|
15 |
1170 |
|
560 |
|
290 |
165 |
100 |
|
20 |
1260 |
850 |
620 |
|
320 |
180 |
110 |
|
25 |
1340 |
900 |
680 |
520 |
350 |
195 |
120 |
|
30 |
1420 |
950 |
740 |
560 |
380 |
210 |
130 |
|
35 |
1500 |
1000 |
800 |
600 |
410 |
225 |
140 |
Chú thích:
1. Trong những trường hợp mà ở bảng 1 các trị số của R trình bày ở dạng phân số, thì tử số là của cát, còn mẫu số là của sét.
2. Trong bảng 1 và 2, độ sâu của mũi cọc hoặc của cọc ống và độ sâu trung bình của lớp đất khi san nền bằng phương pháp gọt bỏ, đắp hay đắp bằng nước dày đến 3m nên lấy từ mức địa hình tự nhiên, còn khi gọt bỏ và đắp thêm dày từ 3 đến 10m – thì lấy từ cốt quy ước nằm cao hơn phần bị gọt 3m hoặc thấp hơn mức đắp 3m.
Độ sâu hạ cọc hoặc cọc ống và độ sâu trung bình của các lớp đất trong vùng có nước nên lấy có lưu ý đến khả năng chung bị xói trôi của đáy dòng chảy ở mức lũ tính toán.
Khi thiết kế các đường vượt qua các hào rãnh đối với cọc được đóng bằng búa mà không cần xói nước hoặc phải làm các hố khoan nhồi, thì chiều sâu của mũi cọc hoặc ống trong đất nêu ở bảng 1 nên lấy từ cốt địa hình tự nhiên ở chỗ công trình móng.
3. Đối với các độ sâu trung gian của cọc và cọc ống và các giá trị trung gian của độ sệt IL của đất sét phải xác định các giá trị của R và f lần lượt theo bảng 1 và 2.
4. Đối với đất cát chặt mà độ chặt của nó xác định theo tài liệu xuyên tĩnh, thì các giá trị của R theo Bảng 1 đối với cọc được hạ không dùng cách xói nước hoặc khoan mồi, nền tăng lên 100%. Khi xác định độ chặt của đất theo các tài liệu khác lúc khảo sát công trình và không có các số liệu xuyên tĩnh đối với cát chặt, thì giá trị R theo bảng 1 nên tăng lên 60% nhưng không quá 2000t/m2.
5. Cho phép sử dụng các giá trị sức chống tính toán R theo bảng 1 với điều kiện nếu độ chôn sâu của cọc và cọc ống trong đất không bị xói lở và không bị gọt bỏ không bé hơn; đối với cầu và công trình thủy lợi – 4m, đối với nhà và các công trình khác – 3m
Bảng 2.
|
Độ sâu trung bình của lớp đất, m |
Sức chống tính toán ở mặt hông của cọc và cọc ống f, t/m2 |
||||||||
|
Của đất cát, chặt vừa |
|||||||||
|
Thô và thô vừa |
Mịn |
Bụi |
– |
– |
– |
– |
– |
– |
|
|
Của đất sét với chỉ số sệt IL bằng |
|
|
|||||||
|
0,2 |
0,3 |
0,4 |
0,5 |
0,6 |
0,7 |
0,8 |
0,9 |
1 |
|
|
1 |
3,5 |
2,3 |
1,5 |
1,2 |
0,8 |
0,4 |
0,4 |
0,3 |
0,2 |
|
2 |
4,2 |
3 |
2,1 |
1,7 |
1,2 |
0,7 |
0,5 |
0,4 |
0,4 |
|
3 |
4,8 |
3,5 |
2,5 |
2 |
1,4 |
0,8 |
0,7 |
0,6 |
0,5 |
|
4 |
5,3 |
3,8 |
2,7 |
2,2 |
1,6 |
0,9 |
0,8 |
0,7 |
0,5 |
|
5 |
5,6 |
4 |
2,9 |
2,4 |
1,7 |
1 |
0,8 |
0,7 |
0,6 |
|
6 |
5,8 |
4,2 |
3,1 |
2,5 |
1,8 |
1 |
0,8 |
0,7 |
0,6 |
|
8 |
6,2 |
4,4 |
3,3 |
2,6 |
1,9 |
1 |
0,8 |
0,7 |
0,6 |
|
10 |
6,5 |
4,6 |
3,4 |
2,7 |
1,9 |
1 |
0,8 |
0,7 |
0,6 |
|
15 |
7,2 |
5,1 |
3,8 |
2,8 |
2 |
1,1 |
0,8 |
0,7 |
0,6 |
|
20 |
7,9 |
5,6 |
4,1 |
3 |
2 |
1,2 |
0,8 |
0,7 |
0,6 |
|
25 |
8,6 |
6,1 |
4,4 |
3,2 |
2 |
1,2 |
0,8 |
0,7 |
0,6 |
|
30 |
9,3 |
6,6 |
4,7 |
3,4 |
2,1 |
1,2 |
0,9 |
0,8 |
0,7 |
|
35 |
10 |
7 |
5 |
3,6 |
2,2 |
1,3 |
0,9 |
0,8 |
0,7 |
Chú thích:
1. Khi xác định sức chống tính toán của đất ở mặt hông của cọc và cọc ống f theo bảng 2 nhất thiết phải lưu ý đến yêu cầu trình bày ở các chú thích 2 và 3 của bảng 1.
2. Khi xác định theo bảng 2 sức chống tính toán của đất ở mặt hông của cọc và cọc ống f, các lớp đất nên chia ra thành các lớp đồng nhất ở chiều dày không quá 2m.
3. Độ lớn sức chống tính toán của đất cát chặt ở mặt hông của cọc và cọc ống f nên tăng lên 30% so với giá trị trình bày ở bảng 2.
Sức chống tính toán của đất R và fi trong công thức (7) đối với lớt và á sét dạng lớt ở độ sâu hạ cọc lớn hơn 5m sẽ lấy theo các giá trị trình bày ở bảng 1 và 2 đối với độ sau 5m.
Bảng 3.
|
Phương pháp hạ cọc và loại đất |
Hệ số điều kiện làm việc của đất được kể đến một cách độc lập nhau khi tính sức chịu tải của cọc treo – đóng |
|
|
Dưới mũi cọc mR |
Ở mặt hông cọc mf |
|
|
1. Hạ cọc đặc và cọc rỗng có bịt mũi bằng búa hơi (treo), búa máy và búa điêden |
1 |
1 |
|
2. Hạ bằng cách đóng vào lỗ đã khoan trước (lỗ mồi) với độ chôn sâu của mũi cọc không bé hơn 1m dưới đáy hố khoan khi đường kính hố khoan: |
|
|
|
a – Bằng cạnh cọc vuông. b – Nhỏ hơn cạnh cọc vuông 5cm c – Nhỏ hơn cạnh cọc vuông hoặc đường kính cọc tròn (đối với trụ đường dây tải điện) 15cm |
1 1 1
|
0,5 0,6 1
|
|
3 Hạ có xói nước trong đất cát với điều kiện đóng tiếp cọc ở mét cuối cùng không xói nước |
1 |
0,9 |
|
4. Rung và rung ép cọc vào: a) Đất cát, chặt vừa Cát thô và thô vừa Cát mịn Cát bụi b) Đất sét có độ sét IL = 0,5 Á sét Á sét Sét c) Sét có độ sệt IL = 0 |
1,2 1,1 1
0,9 0,8 0,7 1 |
1 1 1
0,9 0,9 0,9 1 |
|
5. Hạ bằng búa có kết cấu bất kỳ cọc rỗng hở mũi a) Khi đường kính lỗ rỗng của cọc là 40cm và bé hơn b) Khi đường kính lỗ rỗng của cọc lớn hơn 40cm |
1 0,7 |
1 1 |
|
6. Hạ bằng phương pháp bất kỳ cọc tròn rỗng, bịt mũi, tới độ sâu 1m và hơn, sau đó có mở rộng mũi cọc bằng cách nổ mìn trong đất cát chặt vừa và trong đất sét IL: 0,5, khi đường kính mở rộng bằng: |
|
|
|
a) 1m, không phụ thuộc và các loại đất nói trên. b) 1,5m trong đất cát và á cát c) 1,5m trong á sét và sét |
0,9 0,8 0,7 |
1 1 1 |
Chú thích:
Hệ số mR và mf ở điểm 4 bảng 3 đối với đất sét có độ sệt 0,5 > IL >0 được xác định bằng cách nội suy.
5.6. Đối với cọc đóng và mũi của nó tựa lên đất cát rời hoặc trên đất sét có độ sệt IL > 0,6 thì sức mang tải của cọc nên xác định theo kết quả thử tĩnh cọc.
5.7. Tính sức mang tải của cọc nêm, cọc hình thang, hình thoi xuyên qua đất cát và đất sét nên tiến hành có kể đến sức chống tăng thêm của đất ở mặt hông cọc, sức chống này phụ thuộc vào môđun biến dạng của đất tìm theo kết quả thử nén ở máy nén các loại đất mà cọc xuyên qua. Sức mang tải của cọc nêm, cọc hình thang và cọc hình thoi, f, tấn, trong trường hợp này nên xác định theo công thức:
f = m[RF + Sli(Uifi + UoiicEik’ixp)] (8)
Trong đó:
m, R, F, li và fi – ký hiệu giống như trong công thức (7)
Ui – chu vi ngoài của tiết diện i của cọc, m.
Uoi – tổng các cạnh của tiết diện, i, m, có độ nghiêng với trục cọc.
ic – độ nghiêng mặt hông của cọc tính bằng phân lượng của đơn vị, là tỉ số của nửa cạnh tiết diện ngang ở đầu trên và đầu dưới trên chiều dài của đoạn có mặt nghiêng, khi ic ³ 0,025 thì nên lấy ic = 0,025.
Ei – môđun biến dạng của lớp đất thứ i ở quanh mặt hông cọc, t/m2; xác định theo kết quả thử trong máy nén
k’i: hệ số xác định theo bảng 4
xp: hệ số lưu biến lấy xp = 0,8.
Chú thích:
Đối với cọc hình thoi, tổng sức chống của đất ở mặt hông phần có độ nghiêng ngược trong công thức (8) không tính đến.
Bảng 4
|
Loại đất |
Hệ số k’i |
|
Cát và á cát Á sét Sét: Khi IP = 0,18 Khi IP = 0,25 |
0,5 0,6 0,7 0,9 |
Chú thích:
Đối với sét có số dẻo 0,18 < IP <0,25 trị số hệ số k’i xác định bằng nội suy
5.8. Sức mang tải fnh, tấn, của cọc (hình vuông, vuông có rỗng ruột, chữ nhật và cọc rỗng) chịu lực nhỏ, nên xác định theo công thức
fnh = muSMflifi (9)
Trong đó:
u, mf, fi và li – ký hiệu giống như trong công thức (7)
m – hệ số điều kiện làm việc, đối với cọc hạ vào đất ở độ sâu bé hơn 4m lấy m = 0,6, ở độ sâu 4m và hơn 4m lấy m = 0,8 đối với tất cả nhà và công trình trừ móng đường dây tải điện lộ thiên, đối với loại móng này hệ số m lấy theo chỉ dẫn ở phần 13 của tiêu chuẩn này.
Cọc treo – nhồi, cọc ống và cọc trụ
5.9. Sức mang tải của cọc nhồi có và không có mở rộng đế cũng như của cọc ống và cọc trụ chịu tải trọng nén đúng làm nên xác định theo công thức:
f = m(mR RF + uSmffili) (10)
Trong đó:
m – hệ số điều kiện làm việc trong trường hợp tựa lên đất sét phủ có độ no nước G < 0,85 và trên đất lớt hoặc đất dạng lớt lấy m = 0,8, còn trong những trường hợp còn lại m =1.
mR – hệ số điều kiện làm việc của đất dưới mũi cọc nhồi, cọc ống và cọc trụ, lấy mR = 1 trong mọi trường hợp trừ khi cọc mở rộng đế bằng cách nổ mìn, đối với trường hợp này lấy mR = 1,3, còn khi thi công cọc có mở rộng đế bằng phương pháp đổ bê tông dưới nước, thì lấy mR = 0,9;
R – sức chống tính toán của đất dưới mũi cọc khoan nhồi, cọc ống và cọc trụ, t/m2 lấy theo yêu cầu của các Điều 5.10 và 5.11 của tiêu chuẩn này, còn đối với cọc nhồi làm theo công nghệ nói ở Điều 2 a,b thì theo bảng 1 của tiêu chuẩn này:
F – diện tích tựa của cọc nhồi, cọc ống và cọc trụ, m2, lấy như sau: Đối với cọc nhồi không mở rộng đế và đối với cọc cột – lấy bằng diện tích tiết diện ngang của cọc và cọc trụ; đối với cọc nhồi mở rộng đáy – bằng diện tích tiết diện ngang của phần mở rộng tại chỗ đường kính lớn nhất của cọc; đối với cọc ống có nhồi bê tông bằng diện tích tiết diện ngang của ống, kể cả thành ống; đối với cọc ống có nhân đất không nhồi ruột cọc bằng bê tông – bằng tiết diện ngang của thành ống.
u – chu vi thân cọc, m, lấy theo đường kính lỗ khoan, ống chèn hoặc của cọc ống;
mf – hệ số điều kiện làm việc của đất ở mặt hông của cọc nhồi, cọc ống và cọc trụ, phụ thuộc vào phương pháp tạo lỗ khoan và vào thân cọc, lấy theo bảng 5.
fi – sức chống tính toán của lớp đất i ở mặt hông của thân cọc nhồi, cọc ống và cọc trụ t/m2 lấy theo bảng 2.
li – giống như trong công thức (7).
Chú thích: Sức chống của đất cát ở mặt hông của cọc có mở rộng đế cần kể đến đoạn từ mức san mặt bằng đến mức chỗ giao nhau của thân cọc với mặt bình cônic tưởng tượng có đường sinh tựa lên ranh giới mở rộng dưới một góc j1/2 so với trụ cọc, trong đó jc – trị tính toán trung bình (theo từng lớp) của góc ma sát trong của đất nằm trong phạm vi hình cônic nói trên; xác định theo yêu cầu của Điều 4.6 của tiêu chuẩn này. Cho phép kể sức chống của đất sét trên toàn bộ chiều dài của thân cọc.
Bảng 5
|
Loại cọc và phương pháp thi công cọc |
Hệ số điều kiện làm việc của đất mF trong |
|||
|
Cát |
Á cát |
Á sét |
sét |
|
|
1. Cọc nhồi theo Điều 2,6a khi đóng ống rỗng có mũi |
0,8 |
0,8 |
0,8 |
0,7 |
|
2. Cọc nhồi rung ép |
0,9 |
0,9 |
0,9 |
0,9 |
|
3. Cọc khoan nhồi trong đó kể cả mở rộng đáy, đổ bê tông |
|
|
|
|
|
a. Khi không có nước trong hố khoan (phương pháp khô) b. Dưới nước hoặc dung dịch sét |
0,7 0,6 |
0,7 0,6 |
0,7 0,6 |
0,6 0,6 |
|
4. Cọc ống hạ bằng rung có lấy đất ra |
1 |
0,9 |
0,7 |
0,6 |
|
5. Cọc trụ |
0,7 |
0,7 |
0,7 |
0,7 |
5.10. Sức chống tính toán của đất R, t/m2 dưới mũi cọc nhồi, cọc ống hạ có lấy đất khỏi ruột ống sau đó thì đổ bê tông và cọc trụ, cho phép lấy như sau:
a) Đối với đất hòn lớn có chất độn là cát và đối với đất cát trong trường hợp thi công cọc nhồi có và không có mở rộng đế, cọc ống hạ có lấy hết nhân đất và cọc – trụ – tính theo công thức (11) còn trong trường hợp cọc ống hạ có giữ nhân đất ở chiều cao 0,5m và lớn hơn không bị phá hoại, trong các loại đất nêu ở đây – tính theo công thức (12):
(11)
(12)
Trong đó:
a, b, A0k và B0k – Những hệ số không thứ nguyên lấy theo bảng (6) tùy thuộc vào trị tính toán của góc ma sát trong của đất nền. Xác định theo những chỉ dẫn của Điều 4.6 thuộc tiêu chuẩn này.
g‘I – Trị tính toán của trọng lượng thể tích 1/m3, trong nền cọc nhồi, cọc ống và cọc trụ (khi đất no nước có kể đến sự đẩy nổi trong nước).
gI – Trị tính toán trung bình (theo các lớp) của trọng lượng thể tích đất, 1/m3, nằm phía trên mũi cọc ống nhồi, cọc – ống và cọc trụ.
d – Đường kính, m, của cọc nhồi, của đế mở rộng (cọc có mở rộng đế) cọc – ống và cọc – trụ.
h – Chiều sâu, m, của mũi cọc nhồi hoặc của đế cọc mở rộng, của cọc – ống và cọc – trụ tính từ địa hình tự nhiên hoặc từ cốt san nền (khi san nền phải gọt bỏ bớt) còn đối với trụ cầu thì kể từ đáy vùng nước có kể đến sự tổng bào mòn ở mức lũ tính toán.
b) Đối với đất sét trong trường hợp thi công cọc nhồi có và không có mở rộng đế, cọc ống hạ có lấy lõi đất ra (lấy một phần hoặc lấy hết) và nhồi bê tông vào ruột ống và cọc – trụ trong các móng của nhà và công trình thì theo bảng 7.
Bảng 6
|
Ký hiệu Các hệ số |
a và b ở các trị tính toán của góc các hệ số A0k, B0k ma sát trong của đất j‘I, độ |
|||||||||
|
23 |
25 |
27 |
29 |
31 |
33 |
35 |
37 |
39 |
||
|
A0k B0k |
9,5 18,6 |
12,6 24,8 |
17,3 32,8 |
24,4 45,5 |
34,6 64 |
48,6 87,6 |
71,3 127 |
108 185 |
163 260 |
|
|
a khi |
4 5 7,5 10 12,5 15 17,5 20 22,5 25 và lớn hơn |
0,78 0,75 0,68 0,62 0,58 0,55 0,54 0,49 0,46 0,44 |
0,79 0,76 0,70 0,65 0,61 0,58 0,55 0,53 0,51 0,49 |
0,8 0,77 0,7 0,67 0,63 0,61 0,58 0,57 0,55 0,54 |
0,82 0,79 0,74 0,7 0,67 0,65 0,62 0,61 0,6 0,59 |
0,84 0,81 0,76 0,73 0,7 0,68 0,66 0,65 0,64 0,63 |
0,85 0,82 0,78 0,75 0,73 0,71 0,69 0,68 0,67 0,67 |
0,85 0,83 0,81 0,77 0,75 0,73 0,72 0,72 0,71 0,7 |
0,86 0,84 0,82 0,79 0,78 0,76 0,75 0,75 0,74 0,74 |
0,87 0,85 0,84 0,81 0,80 0,79 0,78 0,78 0,77 0,77 |
|
b khi d = |
và bé hơn |
0,34 0,25 |
0,31 0,24 |
0,29 0,23 |
0,27 0,22 |
0,26 0,21 |
0,25 0,20 |
0,24 0,19 |
0,23 0,18 |
0,12 0,17 |
C.T. Đối với các trị trung gian của jI,
và d, các hệ số A0k, B0k, a và xác định bằng nội suy:
Bảng 7
|
Chiều sâu mũi cọc h,m |
Sức chống tính toán R, t/m2, dưới mũi cọc nhồi có và không mở rộng đế, cọc trụ và cọc ống hạ có lấy đất và nhồi bê tông vào ruột ống, ở đất sét có độ sệt IL bằng |
||||||
|
0 |
0,1 |
0,2 |
0,3 |
0,4 |
0,5 |
0,6 |
|
|
3 5 7 10 12 15 18 20 30 40 |
85 100 115 135 155 180 210 230 330 450 |
75 85 100 120 140 165 190 210 300 400 |
65 75 85 105 125 150 170 190 260 350 |
50 65 75 95 110 130 150 165 230 300 |
40 50 60 80 95 100 130 145 200 250 |
30 40 50 70 80 100 145 125 – – |
25 35 45 60 70 80 95 105 – – |
Chú thích:
Đối với móng cọc của mố cầu, các giá trị R trình bày ở bảng 7 nên:
a) Tăng lên (khi mố cầu nằm trong vùng nước) một đại lượng bằng 1,5 (gnhn) trong đó:
gn – Trọng lượng riêng của nước 1t/m3.
hn – Chiều sâu của lớp nước, m, kể từ mức mùa khô đến mức bào xói ở con lũ tính toán.
b) Giảm đi khi hệ số rỗng của đất e > 0,6; lúc này hệ số giảm thấp me nên xác định bằng nội suy giữa các giá trị me = 1 khi e = 0,6 và me = 0,6 khi e = 1,1
Chú thích:
Những nguyên tắc nói ở Điều 5.10 là thuộc những trường hợp khi đảm bảo được độ chôn sâu của mũi cọc nhồi, cọc ống và cọc trụ vào đất nền trong mọi trường hợp không bé hơn đường kính của cọc (hoặc phần mở rộng đối với cọc có mở rộng đế), cọc ống và cọc trụ, nhưng không bé hơn 2cm.
5.11. Sức chống tính toán R, t/m2, của đất dưới mũi cọc ống không nhồi bê tông mà có nhân đất lưu lại ở giai đoạn sau cùng lúc hạ cọc có chiều cao 0,5m và lớn hơn (với điều kiện là nhân đất được hình thành từ đất có cùng đặc trưng với đất dùng làm nền của mũi cọc ống) nên lấy theo bảng (1) của tiêu chuẩn này với hệ số điều kiện làm việc có kể đến phương pháp hạ cọc ống theo như Điều 4 bảng 3 thuộc tiêu chuẩn này, đồng thời sức chống tính toán trong trường hợp này là của diện tích tiết diện ngang của thành cọc ống.
5.12. Sức mang tải jnh, t, của cọc nhồi, cọc ống và cọc trụ chịu tải trọng nhổ nên xác định theo công thức:
jnh = muSmffili (13)
Trong đó:
m – ý nghĩa giống như trong công thức (9);
u, mf, fi và li – ký hiệu giống như trong công thức (10)
Cọc vít
5.13. Sức mang tải f, t, của cọc vít có đường kính cánh vít D £ 1,2m và dài L £ 10m, chịu tải trọng nén hoặc tải trọng nhổ nên xác định theo công thức (14), còn khi kích thước của cánh D >1,2m và chiều dài của cọc L>10m thì chỉ xác định theo số liệu thử cọc vít bằng tải trọng tĩnh:
(14)
Trong đó:
m – hệ số điều kiện làm việc phụ thuộc vào loại tải trọng tác dụng lên cọc và điều kiện đất đai, xác định theo bảng 8;
A và B – các hệ số không thử nguyên lấy theo bảng 9 tùy thuộc vào trị số tính toán của góc ma sát trong của đất trong vùng làm việc jI (vùng làm việc là lớp đất có chiều dày bằng D tiếp xúc với cánh cọc);
CI – lực dính đơn vị tính toán của đất sét hoặc thông số đường thẳng của đất cát trong vùng làm việc, t/m2.
gI – trọng lượng thể tích tính toán đã tính đổi của đất (có kể đến sự đẩy nổi của nước) nằm phía trên mức cánh cọc, l/m2;
h – chiều sâu cánh cọc kể từ địa hình tự nhiên, còn khi lúc san nền đất bị gọt đi – thì kể từ cốt san nền, m;
F – hình chiếu diện tích cánh cọc, tính theo đường kính ngoài, m2, khi cọc vít chịu tải trọng nén, còn khi cọt vít chịu tải trọng nhổ – là hình chiếu diện tích làm việc của cánh, tức đã trừ đi diện tích thân cọc, m2;
f – sức chống tính toán của đất ở mặt hông cọc vít, t/m2, lấy theo bảng 2 (trị số được tính cho tất cả các lớp trong phạm vi chiều sâu hạ cọc);
u – chu vi thân cọc, m;
L – chiều dài thân cọc được hạ vào trong đất, m;
D – đường kính cánh cọc, m.
Bảng 8
|
Tên đất |
Hệ số điều kiện làm việc của cọc vít, m chịu tải trọng |
||
|
Nén |
Nhổ |
Đổi dấu |
|
|
1. Sét và á sét a) Cứng, nửa cứng và khô dẻo b) Dẻo mềm c) Dẻo chảy |
0,8 0,8 0,7 |
0,7 0,7 0,6 |
0,7 0,6 0,4 |
|
2. Cát và á cát: a) Cát ít ẩm và á cát cứng b) Cát ẩm và á cát dẻo c) Cát no nước và á cát chảy |
0,8 0,7 0,6 |
0,7 0,6 0,5 |
0,5 0,4 0,3 |
Bảng 9
|
Góc ma sát trong tính toán của đất trong vùng làm việc jI, độ |
Các hệ số |
|
|
A |
B |
|
|
13 15 16 18 20 22 24 26 28 30 32 34 |
7,8 8,4 9,4 10,1 12 15 18 23,1 29,5 38 48,4 64,9 |
2,8 3,3 3,8 4,5 5,5 7,0 9,2 12,3 16,5 22,5 31 44,4 |
Chú thích:
1. Khi xác định sức mang tải của cọc vít chịu lực ép, các đặc trưng của đất ở bảng (9) là thuộc về đất nằm phía dưới cảnh, còn khi cọc tải trọng nhổ – tính theo đất ở phía trên cánh cọc.
2. Chiều sâu của cánh so với cốt san nền không được bé hơn 5D ở đất sét và không bé hơn 6D ở đất cát (ở đây D – đường kính cánh cọc).
3. Trị số tính toán của góc ma sát trong jI và lực dính CI của đất nền khi tính theo công thức (14) nên xác định theo yêu cầu của Điều 4.6 thuộc tiêu chuẩn này.
Tính toán ma sát âm của đất ở mặt hông của cọc treo
5.14. Lực ma sát âm của đất là lực xuất hiện trên mặt hông của cọc khi lún đất ở gần cọc và có hướng thẳng 2,56 đứng về phía dưới.
5.15. Nếu trong phạm vi chiều dài phần chịu lực ma sát âm của cọc nằm trong lớp than bùn dày hơn 30 cm và có thể sau nền lãnh thổ bằng cách đắp thêm hoặc tải trọng nào khác tương đương với phần đắp, thì sức chống tính toán của đất f nằm phía trên của đáy lớp thấp nhất (trong phạm vi chiều dài phần cọc chịu lực ma sát âm) của than bùn, lấy như sau:
a) Khi chiều cao phần đắp bé hơn 2m, đối với đất đắp và các lớp than bùn, f = 0, còn đối với đất khoáng không phải đắp có kết cấu tự nhiên, f lấy theo bảng 2 với trị số dương.
b) Khi chiều cao đắp từ 2 đến 5m, đối với đất, bao gồm cả đất đắp, lấy f = 0,4 trị số cho ở bảng 2 với dấu âm, còn đối với than bùn lấy f = 0,5t/m2 (ma sát âm).
c) Khi chiều cao đắp hơn 5m, đối với đất, bao gồm cả đất đắp – lấy f bằng trị số của bảng 2 với dấu âm. Còn đối với than bùn thì f = 0,5t/m2 (ma sát âm).
Trong trường hợp khi mà sự cố kết của đất gây ra bởi đắp đất hoặc bởi tải trọng phụ trên mặt đất vào lúc xây dựng các phần bên trên mặt đất của nhà và công trình (bao gồm cả đài cọc) đã kết thúc hoặc có thể đất quanh cọc có độ lún nào đó sau một thời gian đã biết do cố kết dư không vượt quá một nửa độ lún giới hạn đối với nhà công trình, thì sức chống của đất ở mặt hông của cọc hoặc cọc ống cho phép lấy trị số dương mà không phụ thuộc vào có hoặc không có các phụ lớp than bùn. Đối với các phụ lớp than bùn nên lấy f bằng 0,5t/m2
Nếu biết được hệ số cố kết và môđun biến dạng của than bùn nằm trong phạm vi chiều dài phần cọc chịu ma sát âm và có thể xác định độ lún của nền do tác dụng cùng tải trọng phụ trên mặt đất đối với từng lớp đất thì khi xác định sức chịu tải của cọc hoặc cọc ống cho phép kể đến sức chống của đất với dấu âm (ma sát âm) không phải từ mức đáy lớp dưới của than bùn mà bắt đầu từ mức trên cùng của lớp đất mà độ lún thêm của lớp này do tải trọng trên mặt đất gây ra (xác định kể từ lún bắt đầu truyền tải trọng tính toán lên cọc) chiếm một nửa độ lún giới hạn đối với nhà và công trình được thiết kế.
6. XÁC ĐỊNH SỨC MANG TẢI CỦA CỌC VÀ CỌC ỐNG THEO KẾT QUẢ NGHIÊN CỨU HIỆN TRƯỜNG.
6.1. Sức mang tải f, t, của cọc và cọc ống sau khi xác định chúng theo kết quả thử bằng tải trọng tĩnh hoặc động (va đập) cũng như theo số liệu xuyên tĩnh đất cần phải kiểm tra bằng tính toán ở tải trọng và tác động sử dụng theo điều kiện bền của vật liệu cọc hoặc cọc – ống ứng với điều 4.2 của tiêu chuẩn này.
Chú thích:
Yêu cầu phần này của tiêu chuẩn khi xác định sức mang tải của cọc hoặc cọc ống theo kết quả thử cọc bằng tải trọng tĩnh cùng áp dụng được cho cọc trụ.
6.2. Thử cọc và cọc ống bằng tải trọng tĩnh và động nên theo các yêu cầu của 20 TCN 88-82.
6.3. Sức mang tải f, t, của cọc và cọc ống theo kết quả thử chúng bằng tải trọng nén, nhổ và hướng ngang, theo kết quả thử động được xác định theo công thức:
(15)
Trong đó:
m – hệ số điều kiện làm việc, trong trường hợp tải trọng nén và hướng ngang, lấy m = 1, còn trong trường hợp tải trọng nhổ khi độ sâu hạ cọc và cọc ống vào đất 4m và hơn, lấy m = 0,8 và khi độ sâu hạ cọc bé hơn 4m, m = 0,6 đối với tất cả loại nhà và công trình trừ trụ đường dây tải điện lộ thiên, đối với loại công trình này hệ số điều kiện làm việc m lấy theo số liệu trình bày ở phần 13 của tiêu chuẩn này.
– trị tiêu chuẩn của sức chống giới hạn của cọc hoặc cọc ống t, xác định theo các chỉ dẫn của các điều 6,4 – 6,7 thuộc tiêu chuẩn này;
kd – hệ số an toàn theo đất, lấy theo những chỉ dẫn của Điều 6.4 thuộc tiêu chuẩn này.
6.4. Trong trường hợp nếu số cọc và cọc ống được thử ở những điều kiện đất đai như nhau, mà nhỏ hơn 6 chiếc, thì trị tiêu chuẩn của sức chống giới hạn của cọc hoặc cọc sống ở công thức (15) nên lấy bằng sức chống giới hạn bé nhất từ kết quả thử, tức là
= fgh min, còn hệ số an toàn theo đất kd = 1
Trong trường hợp nếu số cọc hoặc cọc ống được thử ở những điều kiện đất đai giống nhau, bằng hoặc lớn hơn 6 chiếc, thì các đại lượng
và kd nên xác định trên cơ sở kết quả xử lý thống kê các giá trị riêng của sức chống giới hạn của cọc fgh theo số liệu thử, ứng với các yêu cầu của 20 TCN bằng phương pháp dùng cho việc xác định sức chống tạm thời. Ở đây, để xác định các đại lượng giá trị riêng của sức chống giới hạn nên theo các yêu cầu của Điều 6.6 – ở tải trọng nhổ và hướng ngang và Điều 6.7 – khi thử động.
6.5. Nếu tải trọng khi thử tĩnh của cọc hoặc cọc ống chịu nén dẫn đến tải trọng gây ra sự tăng liên tục của độ lún D mà không tăng tải trọng nữa (khi D £ 20 mm) thì tải trọng này được lấy làm trị số riêng của sức chống giới hạn của cọc hoặc cọc ống khi thử fgh.
Trong tất cả các trường hợp còn lại đối với móng nhà và công trình (trừ cầu), trị số riêng sức chống giới hạn của cọc hoặc cọc ống fgh chịu tải trọng nên lấy tải trọng mà dưới tác dụng của tải trọng ấy cọc hoặc cọc ống được thử có độ lún bằng D, xác định theo công thức
D =xSghtb (16)
Trong đó:
Sghtb – trị cho phép giới hạn của độ lún trung bình của móng nhà hoặc công trình thiết kế, được quy định trong nhiệm vụ thiết kế hoặc lấy theo tiêu chuẩn đối với nhà và công trình tương ứng khi thiết kế nền nhà và công trình.
x – hệ số chuyển từ độ lún trung bình giới hạn cho phép của nhà hoặc công trình Sghtb cho trong thiết kế sang độ lún của cọc hoặc cọc ống đo được khi thử tĩnh với độ lún ổn định quy ước (sự tắt dần độ lún). Nên lấy hệ số j = 0,2 trong những trường hợp khi việc thử cọc và cọc ống được tiến hành với sự ổn định quy ước bằng 0,1 mm sau 1 giờ nếu dưới mũi cọc là đất cát hoặc đất sét có độ sệt từ cứng đến khó dẻo, và sau 2 giờ nều dưới mũi cọc là đất sét có độ sệt từ dẻo mềm đến chảy. Cho phép làm chính xác hệ số x theo kết quả theo dõi lún của nhà xây trên móng cọc trong những điều kiện địa chất tương tự.
Nếu độ lún xác định theo công thức (16) D > 40mm thì trị số riêng của sức chống giới hạn của cọc hoặc cọc ống fgh nên lấy tải trọng ứng với D = 40mm.
Đối với cầu, sức chống giới hạn của cọc hoặc cọc ống fgh chịu tải trọng nén phải lấy tải trọng bé hơn 1 cấp so với tải trọng mà dưới tải trọng này gây ra.
a) Sự tăng độ lún sau 1 cấp gia tải (ở tổng độ lún lớn hơn 40mm (vượt quá 5 lần sự tăng độ lún ở một cấp gia tải trước đó.
b) Độ lún không tắt dần trong thời gian 1 ngày đêm hoặc hơn (ở tổng độ lún của cọc lớn hơn 40mm).
Nếu khi thử, ở tải trọng lớn nhất đã đạt được có trị số bằng hoặc lớn hơn 1,5 f (trong đó f – sức mang tải của cọc hoặc cọc ống tính theo các công thức (4), (7), (8), (9), (10), (13) và (14), của tiêu chuẩn này), độ lún của cọc hoặc cọc ống tỏ ra bé hơn trị số xác định theo công thức (16), đối với cầu thì bé hơn 40mm, thì trong trường hợp này, trị số riêng của sức chống giới hạn của cọc hoặc cọc ống fgh cho phép lấy bằng tải trọng lớn nhất có được lúc thử.
Chú thích:
Các cấp tải trọng khi thử cọc hoặc cọc ống bằng tải trọng nén tĩnh phải quy định trong phạm vi 1/10 – 1/15 sức chống giới hạn ước tính của cọc hoặc cọc ống fgh.
6.6. Khi thử cọc hoặc cọc ống bằng tải trọng tĩnh theo hướng nằm ngang hoặc nhổ lên thì giá trị riêng của sức chống giới hạn fgh (Điều 6.4 của tiêu chuẩn này) theo biểu đồ quan hệ của chuyển vị vào tải trọng phải lấy tải trọng mà dưới tác dụng của tải trọng này chuyển vị của cọc tăng không ngừng.
Chú thích:
Kết quả thử tĩnh cọc hoặc cọc ống chịu tải trọng ngang có thể được dùng để xác định trực tiếp tải trọng tính toán xuất phát từ điều kiện biến dạng ngang giới hạn cho phép của nhà và công trình. Loại tải trọng như thế đối với nhà và công trình (trừ những công trình đặc biệt nhạy đối với biến dạng ngang) cho phép lấy tải trọng mà ở đó trị biến dạng ngang của cọc hoặc cọc ống ở mức mặt đất khi thử theo 20 TCN 88-82 bằng trị số giới hạn cho phép nhưng không quá 10 mm.
6.7. Khi thử động cọc đóng, giá trị riêng sức chống tính toán fgh, tấn (Điều 6.4 của tiêu chuẩn này) theo số liệu hạ cọc, ở độ chối thực tế (đo được) ef ³ 0,002m nên xác định theo công thức:
(17)
Nếu độ chối thực tế (đo được) ef < 0,002m thì trong dự án móng cọc nên xét việc dùng búa có năng lượng và đập lớn hơn để hạ cọc, ở năng lượng này độ chối ef ³ 0,002m, còn trong trường hợp không thể đổi được thiết bị đóng cọc và khi có máy đo độ chối thì giá trị riêng của sức chống giới hạn của cọc fgh nên xác định theo công thức:
(18)
Trong các công thức (17) và (18) đã dùng các ký hiệu:
n – hệ số lấy theo bảng (10) phụ thuộc vào vật liệu cọc, T/m2;
F – diện tích được giới hạn bằng chu vi ngoài của tiết diện ngang (cọc đặc hoặc rỗng) của thân cọc (không phụ thuộc vào việc có hay không có mũi cọc), m2;
M – hệ số lấy bằng M = 1 khi đóng cọc bằng búa tác dụng va đập còn khi hạ cọc bằng rung thì lấy theo bảng (11) phụ thuộc vào loại đất dưới mũi cọc;
‘p – năng lượng tính toán của 1 va đập của búa, T.m; lấy theo bảng (12) hoặc năng lượng tính toán của máy hạ bằng rung – lấy theo bảng (13);
ef – độ chối thực tế, bằng độ lún của cọc do một va đập của búa, còn khi dùng máy rung – là độ lún của cọc do công của máy trong thời gian 1 phút, m;
C – độ chối đàn hồi của cọc (chuyển vị đàn hồi của đất và cọc), xác định bằng máy đo độ chối, m;
Qn – toàn bộ trọng lượng của búa hoặc của máy rung, T;
Q – trọng lượng phần va đập của búa, T;
e – hệ số hồi phục va đập, khi đóng cọc và cọc ống bê tông cốt thép bằng búa tác động va đập có dùng mũ đệm gỗ, lấy e2 = 0,2), khi hạ bằng rung, e2 =0;
q – trọng lượng của cọc và mũi cọc, T;
q1 – trọng lượng của cọc đệm (khi hạ cọc bằng rung q1 = 0), T;
q – hệ số 1/T, xác định theo công thức:
(19)
Ở đây, F, Q và q – ký hiệu giống như trong các công thức (17) và (18).
nc, nh – các hệ số chuyển từ sức chống động (gồm sức chống dẻo của đất) sang sức chống tĩnh của đất, lấy lần lượt bằng: đối với đất dưới mũi cọc nc = 0,0025 gy m/T và đối với đất ở mặt hông cọc nh = 0,25gy m/T;
W – diện tích mặt hông cọc tiếp xúc với đất, m2;
g – gia tốc lực hút trái đất, lấy g = 9,81 m/gy2;
h – chiều cao nầy đầu tiên của phần va đập của búa, đối với búa điêđen lấy h = 0,5m còn đối với các loại búa khác h = 0;
H – chiều cao rơi thực tế phần va đập của búa, m;
Chú thích:
1. Các giá trị Qm, Q, q và q1 dùng trong các công thức tính toán trên không có hệ số vượt tải.
2. Trong trường hợp có sự chênh lệch hơn 1,4 lần, về sức mang tải của cọc xác định theo công thức (17) – (19) với sức mang tải xác định bằng tính toán theo các yêu cầu của phần 5 thuộc tiêu chuẩn này (dựa vào kết quả xác định các tính chất cơ lý của đất trong phòng thí nghiệm) thì cần kiểm tra thêm sức mang tải của cọc theo kết quả xuyên tĩnh.
Bảng 10
|
Loại cọc |
Hệ số n, T/m2 |
|
1. Cọc bê tông cốt thép có mũ cọc. |
150 |
|
2. Cọc gỗ không có cọc đệm |
400 |
|
3. Cọc gỗ có cọc đệm |
80 |
Bảng 11
|
Loại đất dưới mũi cọc |
Hệ số M |
|
1. Sỏi sạn có chất lấp nhét cát |
1,3 |
|
2. Cát thô vừa, chặt trung bình và á cát cứng |
1,2 |
|
3. Cát mịn chặt trung bình |
1,1 |
|
4. Cát bụi chặt trung bình |
1,0 |
|
5. Á cát dẻo, á sét và sét cứng |
0,9 |
|
6. Á sét và sét nửa cứng |
0,8 |
|
7. Á sét và sét khô dẻo |
0,7 |
Chú thích:
Trong cát chặt, giá trị của hệ số M nói ở Điểm 2 – 4 của bảng (11) nên tăng lên 60% còn khi có tài liệu xuyên tĩnh – tăng 100%.
Bảng 12
|
Kiểu búa |
Năng lượng tính toán của va đập búa ‘p, T.m |
|
1. Búa treo hoặc tác dụng đơn độc |
QH |
|
2. Búa đi–ê–zen ống |
0,9QH |
|
3. Búa đi–ê-zen cần |
0,4QH |
|
4. Búa đi–ê-zen khi đóng kiểm tra lại bằng va đập đơn |
Q(H – h) |
Chú thích:
Ở Điểm 1,h – chiều cao nẩy đầu tiên phần va đập của búa đi-ê-đen đo đệm không khí gây ra, xác định theo thước đo, m. Để tính toán sơ bộ cho phép lấy h = 0,6m đối với búa cần và h = 0,1 đối với búa ống.
Bảng 13
|
Lực kích thích của máy rung, T |
10 |
20 |
30 |
40 |
50 |
60 |
70 |
80 |
|
Năng lượng tính toán tương đương va đập của máy rung ‘p, T.m |
4,5 |
9 |
13 |
17,5 |
22 |
26 |
34 |
35 |
6.8. Sức mang tải f, T của cọc treo đóng và của cọc vít làm việc bằng tải trọng nén, theo kết quả xuyên tĩnh đất, nên xác định theo công thức:
(20)
Trong đó:
m – hệ số điều kiện làm việc, lấy m = 2 đối với cọc đóng:
n – số lượng điểm xuyên;
f3 – trị số riêng của sức chống giới hạn của cọc, T, tại điểm xuyên, xác định theo yêu cầu của Điều 6.9 thuộc tiêu chuẩn này.
kđ – hệ số an toàn theo đất được quy định tùy theo sự thay đổi các giá trị riêng tìm được về sức chống giới hạn của cọc f3 tại các điểm xuyên và số lượng các điểm này ở giá trị xác xuất tin cậy a º 0,95 theo như yêu cầu của tiêu chuẩn xử lý kết quả thử đất.
6.9. Giá trị riêng sức chống giới hạn của cọc tại điểm xuyên f3 phải xác định theo công thức
f3 = R3F + fhu (21)
Trong đó:
R3 – sức chống của đất dưới mũi cọc đóng hoặc dưới cánh cọc vít theo số liệu xuyên ở điểm đang xét, T/m2.
F – diện tích tiết diện ngang của cọc đóng hoặc hình chiếu diện tích làm việc của cánh cọc vít, tức là trong trường hợp cọc chịu tải trọng nhổ, trừ đi diện tích tiết diện thân cọc, m2;
f – sức chống của đất ở mặt hông cọc theo số liệu xuyên tại điểm đang xét, T/m2;
h – chiều sâu hạ cọc kể từ mặt đất gán cọc, m, (trong trường hợp cọc vít, thì h trong công thức này phải giảm đi một đại lượng bằng đường kính của cánh vít);
u – chu vi tiết diện ngang của thân cọc, m.
Sức chống của đất dưới mũi cọc R3, T/m2, theo kết quả xuyên tĩnh đất tại điểm đang xét nên xác định theo công thức:
R3 = b1q3 (22)
Trong đó:
b1 – hệ số lấy như sau:
Khi xuyên bằng thiết bị kiểu C – 979, ghi được tổng sức chống của đất ở mặt hông của xuyên thì theo bảng (14);
Khi xuyên bằng thiết bị kiểu C-832, ghi được sức chống riêng của đất ở mặt hông của xuyên gần mũi xuyên thì b1 = 0,5;
q3 – giá trị trung bình sức chống của đất, T/m2, ở dưới mũi xuyên tìm được từ thí nghiệm ở đoạn nằm trong phạm vi 4d về phía trên và 1d về phía dưới mũi cọc thiết kế (ở đây d – đường kính hoặc cạnh của hình vuông hoặc cạnh lớn nhất của cọc có tiết diện chữ nhật, m), còn đối với cọc vít – là trị trung bình sức chống xuyên của mái trong vùng làm việc lấy bằng đường kính của cánh vít.
Sức chống của đất ở mặt hông cọc, f, T/m2, theo số liệu kết quả xuyên đất tại điểm đang xét nên xác định:
a) Khi xuyên bằng thiết bị kiểu C-979, theo công thức
f = b2f3 (23)
b) Khi xuyên bằng thiết bị kiểu C-832, theo công thức
(24)
Trong đó:
b2 và b1 – các hệ số, lấy theo bảng (14)
f3 – trị trung bình sức chống của đất ở mặt hông, T/m2, được xác định như thương số của việc chia tổng sức chống của đất đo được ở mặt hông của xuyên cho diện tích mặt hông của xuyên trong phạm vi từ mặt đất tại điểm xuyên đến mức vị trí mũi cọc trong lớp mang tải được chọn;
f3i – sức chống trung bình của lớp đất i ở mặt hông của xuyên, T/m2;
li – chiến dày lớp đất i, m;
h – giống như trong công thức (21)
7. TÍNH TOÁN ĐỘ LÚN CỦA MÓNG CỌC VÀ CỦA NỀN CỌC THEO BIẾN DẠNG
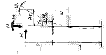
7.1. Việc tính toán móng cọc treo, cọc ống và cọc trụ (dưới đây, ở mục này, để đơn giản sẽ được gọi tên chung là “cọc”) và nền của móng theo biến dạng được tiến hành như đối với móng quy ước trên nên thiên nhiên theo các yêu cầu của tiêu chuẩn thiết kế nền nhà và công trình. Ranh giới của móng quy ước (hình 1) được xác định như sau:
– Phía dưới là mặt phẳng AB đi qua mũi cọc;
– Phía cạnh là các mặt phẳng đứng AD và BC qua mép ngoài cùng của hàng cọc biên thẳng đứng ở khoảng cách
, còn khi có cọc nghiêng – thì đi qua mũi của cọc nghiêng này.
– Phía trên – là mặt đất san nền CD;
Trong đó:
jIItb – Trị số tính toán trung bình cân của góc ma sát trong của đất, xác định theo công thức:
(25)
jII1, jII2, …jIIn – Trị số tính toán của gốc ma sát trong của từng lớp đất mà cọc xuyên qua có chiều dày lần lượt l1, l2, …. ln;
l – Độ sâu hạ cọc trong đất kể từ đáy dài, l = l1+ l2 + l3 …. + ln;

Hình 1: Sơ đồ xác định ranh giới móng quy ước khi tính độ lún của móng cọc.
Trong trọng lượng bản thân của móng quy ước khi xác định độ lún của móng bao gồm trọng lượng thể tích của móng quy ước.
Trị biến dạng (độ lún) của móng cọc và nền của nó tìm được theo tính toán không được vượt quá trị giới hạn cho phép xác định theo công thức (2) của tiêu chuẩn này.
7.2. Nếu khi xây dựng định tôn nền (đắp bằng nước phun) cao hơn 2m hoặc có phụ tải thường xuyên khác (lâu dài) tương đương với lớp đắp như thế, còn trong phạm vi chiều sâu của hạ cọc có lớp than bùn dày hơn 30 cm hoặc lớp bùn, thì trị số độ lún của móng cọc treo nên xác định có chú ý giảm kích thước móng quy ước, trong trường hợp này đối với các cọc thẳng đứng cũng như cọc nghiêng phải giới hạn bằng các mặt thẳng đứng đi qua kể từ hàng cọc biên thẳng đứng một khoảng cách Lthtg![]()
Trong đó ltb – khoảng cách từ mũi cọc đến đáy lớp than bùn dày hơn 30cm hoặc đáy lớp bùn.
7.3. Móng cọc làm việc như cọc chống, cọc treo đơn chịu lực ép hoặc lực nhổ ngoài ra còn có nhóm cọc làm việc dưới tác dụng của tải trọng nhổ, thì không cần tính chúng theo biến dạng.
7.4. Việc tính toán cọc theo biến dạng khi cùng tác dụng tải trọng thẳng đứng và tải trọng ngang và mômen nên làm theo những yêu cầu trình bày ở phụ lục của tiêu chuẩn này.
8. THIẾT KẾ MÓNG CỌC
8.1. Tùy theo cách bố trí trong mặt bằng của cọc, cọc ống, cọc trụ (sau này để đơn giản gọi chung là cọc) mà móng cọc được chia thành các dạng sau.
a) Cọc đơn – dưới các mố trụ độc lập:
b) Thành băng – dưới các tường nhà và công trình khi tải trọng trên móng phân bố theo chiều dài với cọc được bố trí thành một, hai hàng hoặc nhiều hàng hơn.
c) Nhóm học – dưới các cột với cọc bố trí trong mặt bằng có dạng hình vuông, chữ nhật, hình thang hoặc hình có dạng khác:
d) Trường hợp liên tục – dưới các công trình nặng với kích thước không lớn lắm trên mặt bằng và tải trọng phân bố trên toàn bộ diện tích còn cọc được bố trí dưới toàn bộ nhà hoặc công trình (các nhà cao, ống khói, lò cao, thân xilô v,v…)
8.2. Liên kết đài cọc với cọc cho phép làm gối tự do hoặc kiểu gối cứng.
8.3. Gối tự do của đài cọc lên cọc cần được kể đến trong tính toán quy ước như là liên kết bản lề và ở các đài cọc đổ tại chỗ thì có thể làm bằng cách ngàm đầu cọc vào đài sâu 5 – 10 cm. Trong trường hợp này không bắt buộc ngàm râu cốt thép của cọc vào đài.
8.4. Liên kết cứng đài cọc với cọc nên làm trong những trường hợp, khi mà:
a) Thân cọc nằm trong các đất yếu (cát rời, đất sét có độ sệt chảy, trong bùn, than bùn, v.v….)
b) Tại chỗ liên kết, tải trọng nén truyền lên cọc bị lệch tâm so với cọc, tức nằm ngoài phạm vi nhân tiết diện của cọc;
c) Trên cọc tác dụng các tải trọng ngang mà trị số chuyển vị do tải trọng ngang gây ra khi gối tự do (xác định bằng tính toàn theo những yêu cầu của phụ lục thuộc tiêu chuẩn này) chứng tỏ lớn hơn trị giới hạn cho phép đối với nhà và công trình thiết kế;
d) Trong móng có cọc nối thẳng đứng hoặc nghiêng;
đ) Cọc chịu tải trọng nhổ:
8.5. Việc liên kết cứng các cọc bê tông cốt thép với đài bê tông cốt thép đổ toàn khối nên ngàm cọc vào đài với độ sâu ứng với chiều dài chôn cốt thép, hoặc là chôn sâu cốt thép vào đài với chiều dài ứng với các yêu cầu của tiêu chuẩn thiết kế các kết cấu bằng bê tông và bê tông cốt thép. Trong trường hợp sau ở đầu cọc ứng suất trước cần phải làm khung cốt thép không kéo căng sau nó được dùng như là cốt thép neo.
Chú thích:
Việc neo trong các đài cọc chịu tải trọng nhổ (điều 8.4 “d”) phải ngâm cốt thép của cọc vào đài một độ dài được xác định bằng cách tính theo chịu nhổ.
8.6. Liên kết cứng cọc với đài đúc sẵn phải được đảm bảo bằng các mũ hình chuông. Trong đài đúc sẵn cũng cho phép liên kết cọc trong các lỗ riêng chừa sẵn trong đài.
Chú thích:
Với những tải trọng ép không lớn lắm (khoảng 40T) cho phép gối tự do đài lên mặt đầu cọc được làm bằng phẳng bằng vữa xi măng.
8.7. Cọc trong nhóm của móng chịu tải trọng lệch tâm nên bố trí sao cho hợp lực của tải trọng thường xuyên tác dụng lên móng qua điểm gần nhất có thể được so với trọng tâm của mặt bằng cọc.
8.8. Để tiếp thu tải trọng đứng và mômen cũng như tải trọng ngang (tùy theo độ lớn và hướng của tải trọng) cho phép dùng cọc đứng, cọc nghiêng và cọc hình nạng.
8.9. Khoảng cách giữa các trục cọc treo không mở rộng đáy không được bé hơn 3 đ (trong đó đ đường kính của cọc tròn hoặc cạnh của cọc vuông hoặc cạnh lớn nhất của cọc có tiết diện ngang chữ nhật) còn giữa trục cọc chống thì không bé hơn 1,5 đ.
Khoảng cách mép – mép giữa các thân cọc – ống không được bé hơn 1m, giữa các đáy mở rộng của cọc khoan nhồi và cọc ống khi thi công chúng trong đất sét khô có độ sệt cứng hoặc nửa cứng, là 0,5m, còn trong các loại đất còn lại khác là 1m.
8.10. Tải trọng tính toán trên cọc N, tấn, đối với những móng có những cọc thẳng đứng xác định theo công thức:
(26)
Trong đó:
Nf, Mx, My – lần lượt là lực nén tính toán, T, và mômen tính toán. Tm, đối với các trục chính trung tâm x và y của mặt bằng cọc ở mặt phẳng đáy đài cọc;
n – số cọc trong móng;
xi và yi – khoảng cách từ trục chính đến trục mỗi cọc, m;
x và y – khoảng cách từ trục chính đến trục mỗi cọc, mà ở đó ta tính toán tải trọng, m.
Việc phân bố tải trọng giữa các cọc của móng cầu nên xác định bằng cách tính chúng như kết cấu khung.
8.11. Tải trọng ngang tác dụng lên móng có các cọc đứng cùng tiết diện ngang cho phép lấy phân bố đều giữa tất cả các cọc.
8.12. Việc kiểm tra độ ổn định của móng cọc và nền cọc phải tiến hành theo yêu cầu của tiêu chuẩn về thiết kế nền nhà và công trình có kể đến tác dụng của phản lực thêm do cọc gây ra, các phản lực này tác dụng lên phần đất bị trượt.
Móng cọc của các mố cầu và của các trụ trung gian trên các đối dốc nên kiểm tra về ổn định chống lại sự trượt sâu (chuyển vị của móng cùng với đất) theo mặt trượt cung tròn hoặc là theo mặt trượt khác bất lợi nhất.
8.13. Việc chọn chiều dài của cọc phải tùy theo điều kiện địa chất của vùng xây dựng. Mũi cọc thông thường nên chôn vào đất ít nén co, xuyên qua các lớp đất yếu hơn, ở độ chôn sâu của cọc và đất, dựa vào tính chất đất dưới mũi cọc, mà không được bé hơn;
– Trong đất hòn thô, đất sỏi sạn và đất cát thô vừa, cũng như đất sét có chỉ số sệt IL £ 0,1 … 0,5m
– Trong các loại đất khác …. 1m.
Chú thích:
Đối với móng của nhà và công trình cấp IV mũi cọc cho phép chống lên đất cát và đất sét có độ than bùn q £ 0,25. Trong trường hợp này sức mang tải của cọc phải xác định theo kết quả thử bằng tải trọng tĩnh. Khi có lớp than bùn bị phủ thì mũi cọc phải chôn sâu không ít hơn 2m phía dưới đáy lớn than bùn này.
8.14. Độ sâu dặt đáy đài cọc được quy định tùy thuộc vào các giải pháp kết cấu phần dưới mặt đất của nhà và công trình (có tầng hầm và tầng hầm kỹ thuật) và theo thiết kế san nền của vùng xây dựng (đào bớt đi hoặc đắp cao thêm), còn chiều cao của đài thì xác định bằng tính toán. Đối với móng cầu cần tính đến chiều sâu dòng nước và sự xói lở cục bộ của đáy dòng chảy cạnh trụ cầu.
9. ĐẶC ĐIỂM THIẾT KẾ MÓNG CỌC TRONG ĐẤT LÚN ƯỚT
9.1. Móng cọc trong đất lún ướt nên thiết kế xuất phát từ điều kiện là đất trong nền móng có thể bị ướt hoàn toàn (do đường ống nước bị hỏng hoặc do nâng cao mực nước ngầm) trừ những trường hợp khi mà dựa vào dự báo theo các điều kiện địa chất thủy văn hoặc điều kiện sử dụng nhà và công trình, việc nâng cao mực nước ngầm là không thể có, còn để chống lại sự ướt đất cục bộ một cách ngẫu nhiên thì trong thiết kế phải xét đến các biện pháp chống ướt đất, trong trường hợp này, ở đồ án cũng cần xét các biện pháp kết cấu đảm bảo độ bền và ổn định của nhà và công trình khi thấm ướt đất do hỏng hóc ống nước gây ra.
Chú thích: Đất lún ướt của nền là loại bị ướt hoàn toàn ở độ no nước G ³ 0,8.
9.2. Trong đất lún ướt ngoài loại cọc nói ở phần 2 của tiêu chuẩn này cũng cho phép dùng cọc bê tông nhồi và bê tông cốt thép có đường kính đến 500 mm được thi công trong các hố khoan có đáy đầm chặt đến chiều sâu không bé hơn 3 d (trong đó d – đường kính lỗ khoan).
9.3. Trong trường hợp, nếu theo kết quả khảo sát công trình xác định được rằng việc hạ cọc đóng trong đất lún ướt rất khó khăn thì trong thiết kế cần xét việc làm các lỗ khoan mồi có đường kính bé hơn kích thước tiết diện cọc 50mm.
9.4. Khi khảo sát địa chất công trình ở nơi xây dựng có đất lún ướt nên xác định loại đất lún ướt và tách đất có độ lún ướt tương đối ds < 0,02 ở áp lực P = 3kg/cm2.
Trên lãnh thổ xây dựng cần phải nghiên cứu cẩn thận chế độ địa chất thủy văn của nước ngầm và dự báo khả năng thay đổi của nó trong thời kỳ sử dụng nhà và công trình được thiết kế và tồn tại của chúng.
9.5. Các loại đất lún ướt và các loại đất khác mà các đặc trưng bền và biến dạng của chúng giảm đi khi ướt, trong mọi trường hợp khi chiều dày của các lớp ấy đến 30m thì nên dùng cọc xuyên suốt các lớp ấy.
Nếu việc dùng cọc xuyên qua các lớp đất lún ướt cho từng điều kiện cụ thể khi xây dựng nhà hoặc công trình về mặt kinh tế chứng tỏ không hợp lý thì trong đất lún ướt loại 1 cho phép dùng cọc với mũi chôn sâu không ít hơn 1m vào lớp đất có độ lún ướt tương đối ds < 0,02 (ở áp lực 3 kg/cm2 nhưng không bé hơn áp lực tự nhiên trong đất của các lớp phía trên).
Chú thích:
1. Khi thiết kế móng cọc của trụ cầu và móng cọc ống của bất kỳ nhà và công trình nào thông thường phải xét việc xuyên hết chiều dày đất lún ướt và chôn mũi cọc vào đất không lún ướt.
2. Cọc và cọc cột đối với nhà ít tầng cấp IV cho phép chống mũi cọc lên đất lún ướt có độ lún ướt tương đối ds < 0,02 ở áp lực 3kg/cm2 nếu ở đấy đảm bảo được yêu cầu, theo tính toán, sức mang tải của cọc theo đất dùng đối với cọc và cọc cột làm việc trong đất lún ướt loại II nếu theo dự báo về điều kiện địa chất thủy văn và điều kiện sử dụng nhà và công trình không thể xảy ra việc nâng cao mực nước ngầm và thấm ướt đất do hư hỏng đường ống nước, và do đó không thể có sự lún ướt của đất do trọng lượng bản thân của các lớp đất phía trên gây ra.
9.6. Tính toán cọc hoặc cọc ống theo sức mang tải cũng như tính chúng cùng chịu tác dụng tải trọng thẳng đứng, tải trọng ngang và mô men khi xây móng trong đất lún ướt nên theo các chỉ dẫn phần 5 và phụ lục của tiêu chuẩn này với các điều kiện bổ sung sau đây:
a) Nếu xảy ra ướt cục bộ hoặc ướt do hỏng ống nước hoặc nâng cao mực nước ngầm thì sức chống tính toán của đất lún ướt dưới mũi cọc R và ở mặt hông của cọc f (bảng 1,2 và 7), hệ số tỷ lệ k (bảng 1 của phụ lục tiêu chuẩn này) và mô đun biến dạng E nên chọn theo chỉ số sệt của đất IL ứng với điều kiện làm ướt đến độ no nước G
0,8 và được xác định theo công thức:
(27)
Trong đó:
e – hệ số rỗng của đất lún ướt;
gw – trọng lượng riêng của nước, lấy gw = 1T/m3;
gs – trọng lượng riêng của đất; T/m3;
Wp và WL – độ ẩm của đất lún ướt ở giới hạn lăn và giới hạn nhão tính bằng số lẻ của đơn vị:
Khi IL < 0,4 nên lấy IL = 0,4
b) Nếu chỉ có thể xảy ra bị ướt cục bộ do hỏng đường ống nước một phần của lớp đất lún ướt trong phạm vi chiều dài của cọc thì những chỉ dẫn tính toán nói trên ở điểm “a” về sức chống tính toán của đất lún ướt R và f nên nhân với hệ số bổ sung điều kiện làm việc md = 1,4;
c) Nếu dựa theo các điều kiện địa chất thủy văn và điều kiện sử dụng nhà và công trình việc dâng cao mức nước ngầm hoặc ướt cục bộ không thể xảy ra được thì sức chống tính toán của đất dưới mũi R và trên mặt hông f của cọc và cọc ống nên xác định theo các bảng 1,2 và 7, còn hệ số k thì theo bảng 1 của phụ lục tiêu chuẩn này dựa vào chỉ số sệt thực tế của đất ở thể nằm tự nhiên. Ở đây phải giả định rằng có thể xảy ra tăng dần đần độ ẩm của nền đất lún ướt đến độ ẩm ở giới hạn lăn wp, do phá hoại điều kiện tự nhiên về bốc hơi nếu độ ẩm tự nhiên của đất trước khi bắt đầu xây dựng bé hơn độ ẩm wp. Vì vậy các đặc trưng của đất phải lấy ở độ ẩm W = wp, còn trong trường hợp nếu lúc bắt đầu xây dựng W > wp thì lấy theo độ ẩm tự nhiên thực tế W:
d) Nếu nơi xây dựng có đất lún ướt loại II còn độ lún ướt dự tính vượt quá độ lún giới hạn cho phép đối với nhà hoặc công trình thiết kế thì cần phải kể đến khả năng xuất hiện trên mặt hông của cọc và cọc ống lực ma sát âm của đất bằng cách giảm sức mang tải của cọc theo như các chỉ dẫn của Điều 9.10 thuộc tiêu chuẩn này.
e) Nếu xảy ra ướt đất nền thì trong tất cả các tính toán, các giá trị của góc ma sát trong j1 và lực dính đơn vị C1 của đất lún ướt phải lấy ứng với trường hợp chúng hoàn toàn no nước tức là ở độ no nước G ³ 0,8.
9.7. Sức mang tải của cọc trong rãnh dầm nệm trước có thể quy định theo yêu cầu của điều 5.7 thuộc tiêu chuẩn này, xem giống như đối với cọc đóng có các mặt nghiêng khi theo các yêu cầu bổ sung trình bày ở điều 9.6 của tiêu chuẩn này.
9.8. Sức mang tải của cọc và cọc ống trong đất lún ướt theo số liệu thử hiện trường, trong trường hợp có thể đất nền bị ướt trong quá trình sử dụng nhà và công trình, nên xác định chỉ trên cơ sở kết quả thử cọc hoặc cọc ống bằng cách làm ướt hoàn toàn đất lún ướt quanh cọc thử hoặc cọc ống gồm cả đất dưới mũi cọc ở khoảng cách 5d (trong đó d – đường kính của cọc tròn hoặc cạnh cọc vuông hoặc cạnh lớn của cọc tiết diện ngang chữ nhật, đất trong thể tích nói trên phải đạt đến độ no nước G ³ 0,8, còn khi không thể ướt đất nền trong quá trình sử dụng nhà hoặc công trình – thì đạt đến độ ẩm ứng với độ ẩm ở giới hạn lăn Wp nếu W < Wp.
Không cho phép xác định sức mang tải của cọc và cọc ống trong đất lún ướt theo tài liệu thử động, cũng như không cho phép xác định sức chống tính toán của đất lún ướt dưới mũi R và ở mặt hông f cọc và cọc ống theo kết quả thử hiện trường những đất này bằng phương pháp xuyên.
9.9. Sức mang tải của cọc và cọc ống theo kết quả thử bằng tải trọng tĩnh có làm ướt đất (điều 9.8 của tiêu chuẩn này) trong đất lún ướt loại I và loại II nên xác định theo những yêu cầu nói ở Phần 6 của tiêu chuẩn này.
Ngoài ra, trong đất lún ướt loại II khi mà xác định được đất có thể lún ướt dưới trọng lượng bản thân lớn hơn độ lún giới hạn cho phép đối với nhà và công trình thiết kế, thì sức mang tải của cọc và cọc ống xác định theo kết quả thử tĩnh có làm ướt cục bộ, tức lúc xác định không kể đến sử phát triển của ma sát âm cần phải giảm đi theo như chỉ dẫn của Điều 9.10 thuộc tiêu chuẩn này.
9.10. Sức mang tải fII, T, của cọc và cọc ống chịu tải trọng nén trong đất lún ướt loại II khi có kể đến khả năng phát triển ma sát âm của đất nên xác định theo công thức:
(28)
Trong đó:
f – sức mang tải của cọc và cọc ống trong đất lún ướt xác định trên cơ sở thử tĩnh có làm ướt cục bộ, còn khi không làm ướt cục bộ thì theo những yêu cầu của các Điều 9.6 – 9.8 thuộc tiêu chuẩn này và không thể khả năng phát triển ma sát âm của đất.
a – hệ số kể đến ảnh hưởng của ma sát âm, đối với nhà và công trình lấy a = 1.4;
m – hệ số điều kiện làm việc, lấy m = 1;
u – chu vi, m, của phần thân cọc và cọc ống nằm trong phạm vi của các lớp đất bị lún dưới tác dụng của trọng lượng bản thân khi ướt.
fi – sức chống tính toán của lớp đất lún ướt i của nền ở mặt hông của cọc và cọc ống. T/m2, xác định theo những chỉ dẫn của Điều 9.6 thuộc tiêu chuẩn này.
li – Chiều dày của lớp đất lún ướt khi bị lún khi làm ướt đất và tiếp xúc với mặt hông cọc;
hn – Chiều sâu tính toán, m, theo đó ta tiến hành lấy tổng các lực ma sát hông của các lớp đất bị lún, lấy bằng chiều sâu mà ở đó độ lún ướt của đất do tác dụng của trọng lượng bản thân bằng độ lún cho phép giới hạn đối với nhà và công trình thiết kế nói trong nhiệm vụ thiết kế hoặc theo các tài liệu tương ứng, trình bày trong tiêu chuẩn thiết kế nền nhà và công trình.
Chú thích:
Trị số độ lún ướt của nền đất cần xác định theo những yêu cầu trình bày trong tiêu chuẩn thiết kế nền nhà và công trình.
10. ĐẶC ĐIỂM THIẾT KẾ VÀ TÍNH TOÁN MÓNG CỌC TRONG ĐẤT TRƯƠNG NỞ.
10.1. Khi thiết kế móng cọc trong đất trương nở cho phép dùng cọc hoặc cọc ống xuyên hết chiều dày tầng đất trương nở (chống mũi cọc và cọc ống lên đất không trương nở) hoặc xuyên một phần (chống mũi cọc và cọc ống trực tiếp lên lớp đất trương nở).
10.2. Đối với vùng có đất trương nở, ngoài những yêu cầu cần lúc khảo sát công trình để thiết kế móng cọc, trình bày trong phần 3 của tiêu chuẩn này, còn cần phải làm đầy đủ các chỉ dẫn bổ sung sau đây:
a) Trên vùng đất xây dựng phải tiến hành thử tĩnh cọc, cọc bản nén hoặc cọc ống có làm ướt đất và xác định độ nâng cao toàn bộ mặt đất All khi nở:
b) Việc thử tĩnh cọc, cọc bàn nén hoặc cọc ống cần bắt đầu gia tải đối với cọc đóng trong đất có độ ẩm tự nhiên, cho tới tải trọng bằng tải trọng định dùng trong tính toán trên cọc, cọc bàn nén hoặc cọc ống. Sau khi gia tải cần làm ướt đất và đo chuyển vị của cọc, cọc bàn nén hoặc cọc ống.
c) Cùng lúc kết thúc quá trình trương nở của đất, việc thử cọc, cọc bàn nén hoặc cọc ống phải tiến hành theo phương pháp như là đối với đất thông thường không trương nở.
Chú thích:
Quá trình trương nở khi thử được xem là kết thúc khi mà độ nâng cao thực tế của mặt đất chiếm không bé hơn 0,9 trị số trương nở hoàn toàn DII.
10.3. Tính toán móng cọc trong đất trương nở nên theo trạng thái giới hạn thứ hai ứng với những yêu cầu trình bày ở phần 1.7 của tiêu chuẩn này. Khi tính toán móng cọc theo trạng thái giới hạn thứ hai cũng cần tính toán bổ sung về xác định độ trôi của cọc khi nở đất theo những yêu cầu của các điều 10.5 và 10.7 của tiêu chuẩn này.
10.4. Khi tính toán móng cọc trong đất trương nở theo trạng thái giới hạn thứ nhất – theo sức mang tải – trị số sức chống tính toán của đất trương nở dưới mũi R và ở mặt hông f của cọc hoặc cọc ống phải chọn trên cơ sở kết quả thử tĩnh cọc, cọc bàn nén hoặc cọc ống trong đất trương nở bị ướt tại vùng xây dựng hoặc ở vùng tiếp giáp đó có loại đất tương tự. Nếu lúc thiết kế móng cọc mà không có các kết quả thử tĩnh nói trên của cọc, cọc bàn nén hoặc cọc ống thì sức chống tính toán của đất trương nở dưới mũi R và trên mặt hông f của cọc và cọc ống đường kính bé hơn 1m cho phép chọn theo bảng 1,2 và 7 của tiêu chuẩn này như đối với đất không trương nở có đưa vào hệ số bổ sung điều kiện làm việc của đất mII = 0,5, lấy một cách độc lập đối với các hệ số điều kiện làm việc khác được trình bày ở bảng 3 và 5 của tiêu chuẩn này.
10.5. Độ trồi của cọc đóng Dc được hạ vào trong các lỗ khoang mồi, của cọc nhồi không mở rộng mũi cũng như của cọc ống khi không xuyên qua hết vùng trương nở của đất, nên xác định theo công thức:
(29)
Trong đó:
Dp – độ trồi của mặt đất trương nở, m;
Dk – độ trồi của lớp đất ở mức đặt mũi cọc (trong trường hợp xuyên hết đất trương nở thì Dk = 0. m;
W và w – những hệ số xác định theo bảng 15, ở đây W phụ thuộc vào chỉ số a, nó đặc trưng cho việc giảm biến dạng theo chiều sâu khối đất khi nở và lấy như sau: đối với sét trương nở sarmataki 0,31m-1, aranski 0,36m-1, và kvalinski 0,42 m-1;
u – chu vi cọc, m;
N – tải trọng tính toán lên cọc, xác định có kể đến hệ số vượt tải n = 1,T.
Bảng 15
|
Độ sâu hạ cọc, m |
Hệ số W ở những giá trị a, m-1 |
Hệ số w |
||||
|
0,2 |
0,3 |
0,4 |
0,5 |
0,6 |
||
|
3 4 5 6 7 8 9 10 11 12 |
0,72 0,64 0,59 0,53 0,48 0,44 0,4 0,37 0,34 0,31 |
0,62 0,53 0,46 0,4 0,35 0,31 0,27 0,24 0,21 0,19 |
0,53 0,44 0,36 0,31 0,26 0,22 0,19 0,17 0,15 0,13 |
0,46 0,36 0,29 0,24 0,20 0,17 0,14 0,12 0,1 0,09 |
0,4 0,31 0,24 0,19 0,15 0,13 0,11 0,09 0,08 0,07 |
– 15 11 7 5 4 3 2,5 2 1,5 |
Chú thích:
Độ trồi cho phép của công trình cũng như độ trồi của mặt đất trương nở Dn và độ trồi của lớp đất ở mức mũi cọc Dk nên xác định theo những yêu cầu của tiêu chuẩn thiết kế nền nhà và công trình.
10.6. Khi cọc xuyên hết lớp đất trương nở và cắm vào đất không trương nở thì độ trồi của cọc thực tế sẽ không có nếu thỏa mãn điều kiện:
![]()
(30)
Trong đó:
N – tải trọng tính toán trên 1 cọc, xác định với hệ số vượt tải n = 1, bao gồm cả trọng lượng bản thân của cọc hoặc cọc ống.
T – hợp lực của các lực tính toán về độ trồi, T, tác dụng lên mặt hông của cọc hoặc cọc ống, xác định theo kết quả thử hiện trường trong đất trương nở hoặc được xác định có dùng các số liệu của bảng 2 thuộc tiêu chuẩn này có kể đến hệ số vượt tải đối với lực trương nở của đất n = 1,2.
f – sức mang tải, T, của đoạn cọc nằm trong đất không trương nở dưới tác dụng của tải trọng nhổ.
ktc – ký hiệu giống như trong công thức (1)
10.7. Độ trồi của cọc có đường kính lớn hơn 1m khi không xuyên hết lớp đất trương nở, nên xác định như đối với móng thông thường trên nền thiên nhiên theo những yêu cầu của tiêu chuẩn thiết kế nền nhà và công trình. Ở đấy độ trồi của cọc có mở rộng mũi nên xác định khi tác dụng của tải trọng Ny, bằng;
Ny = N + gIIvđ – T (31)
Trong đó:
N và T – ký hiệu giống như trong công thức (30);
gII – trị tính toán của trọng lượng thể tích đất, T/m3;
vđ – thể tích đất cản trở sự trồi của cọc, m3, lấy bằng thể tích đất trong phạm vi hình nón cụt mở rộng có chiều cao H và đường kính phía dưới (đường kính bé) bằng đường kính mở rộng D và đường kính phía trên Dt = H + D (ở đây H – khoảng cách từ mặt đất tự nhiên đến giữa phần mở rộng của cọc).
10.8. Khi thiết kế móng cọc trong đất trương nở, giữa mặt đất và mặt dưới của đài cọc nên dự kiến làm cho khe hở có kích thước bằng hoặc lớn hơn độ trồi lớn nhất của đất khi nó bị trương nở.
Chú thích:
Khi chiều dày của lớp đất trương nở bé hơn 12m cho phép làm đài trực tiếp lên đất khi tuân theo điều kiện tính toán (30).
11. ĐẶC ĐIỂM THIẾT KẾ MÓNG CỌC TRONG VÙNG KHAI THÁC MỎ
11.1. Khi thiết kế móng cọc trong vùng khai thác, ngoài những yêu cầu của tiêu chuẩn này còn cần tuân theo những yêu cầu của tiêu chuẩn thiết kế nhà và công trình trong vùng khai thác: ở đây cùng với những tài liệu khảo sát công trình để thiết kế móng cọc trình bày ở phần 3 của tiêu chuẩn này, còn cần dùng những tài liệu về khảo sát địa chất mỏ và các thông tin về những biến dạng dự tính của mặt đất.
11.2. Trong nhiệm vụ thiết kế móng cọc trong vùng khai thác cần phải có những tài liệu theo kết quả tính toán trắc đạc mỏ và biến dạng lớn nhất có thể xảy ra của mặt đất tại phần xây dựng, trong đó bao gồm:
h – Độ sụt lún mái đất, mm;
i – Độ nghiêng, mm/m;
eng – Biến dạng kéo hoặc nén tương đối theo hướng ngang, mm/m;
Rk – Bán kính cong của mặt đất do khai thác gây ra, km;
Sng – Sự chuyển dịch theo hướng ngang, mm;
11.3. Việc tính toán móng cọc của nhà và công trình xây ở vùng khai thác cần theo các trạng thái giới hạn bằng tổ hợp đặc biệt của tải trọng, có kể đến tác động theo các phía nền bị biến dạng khi thai thác.
11.4. Tùy theo tính chất liên kết đầu cọc và ống với đài và sự tác động lẫn nhau giữa móng với đất nền trong quá trình phát triển các biến dạng ngang do khai thác gây ra mà ta chia móng cọc thành các sơ đồ sau đây:
c) Cứng khi ngàm cứng đầu của cọc và cọc ống vào đài bằng cách móc các thép chở của cọc và cọc ống vào dài hoặc ngàm trực tiếp vào đài các đầu cọc và cọc ống theo yêu cầu trình bày ở điều 8.5 của tiêu chuẩn này.
b) Đàn hồi khi liên kết khớp quy ước cọc và cọc ống với đài bằng cách ngàm đầu cọc vào đài sâu khoảng 5 – 10cm hoặc ngàm qua khe trượt.
Chú thích:
Khe trượt làm ở dạng là những tấm đệm làm bằng vật liệu có hệ số ma sát bé (than chì, mi ca, màng pôlietylen v.v….), đặt giữa đài cọc và đế bê tông cốt thép của cột hoặc của mặt tựa của tường nhà. Kết cấu của khe trượt phải phù hợp những yêu cầu của tiêu chuẩn thiết kế nhà và công trình trong vùng khai thác.
11.5. Tính toán móng và nền của chúng trên các vùng khai thác cần phải tiến hành có kể đến:
a) Sự thay đổi tính chất cơ lý của đất do khai thác gây ra, theo những yêu cầu của Điều 11.6 thuộc tiêu chuẩn này.
b) Sự phân bố lại tải trọng thẳng đứng trên từng cọc gây ra bởi sự cong và nghiêng của mặt đất theo những yêu cầu của Điều 11.7 thuộc tiêu chuẩn này.
c) Những tải trọng bổ sung trong mặt phẳng nằm ngang gây ra bởi sự phát triển biến dạng của đất nền khi khai thác theo những yêu cầu của các Điều 11.8 và 11.9 thuộc tiêu chuẩn này.
11.6. Sức mang tải theo đất nền fkt, T, của tất cả các loại cọc và cọc ống chịu tải trọng nén khi khai thác lãnh thổ, xác định theo công thức:
fkt = mktf (32)
Trong đó:
mkt – hệ số điều kiện làm việc kể đến sự thay đổi cấu trúc của đất và sự phân bố lại tải trọng thẳng đứng khi khai thác lãnh thổ, lấy theo bảng 16.
f – sức mang tải của cọc, T, xác định bằng tính toán theo những yêu cầu của phần 5 tiêu chuẩn này hoặc xác định theo kết quả nghiên cứu hiện trường (thử động và thử tĩnh cọc hoặc cọc ống xuyên đất) theo những yêu cầu của phần 6 thuộc tiêu chuẩn này.
Bảng 16
|
CÁC LOẠI CỌC, NHÀ VÀ CÔNG TRÌNH |
Hệ số điều kiện làm việc mkt trong trường hợp nếu khảo sát được tiến hành |
|
|
Trước khi khai thác |
Trong thời gian khai thác |
|
|
1. Cọc chống trong các móng của bất kỳ nhà và công trình nào. 2. Cọc treo trong các móng: |
0,9 |
1 |
|
a) Nhà và công trình đàn hồi (ví dụ nhà khung 1 tầng với các gối tựa kiểu khớp) |
0,9 |
1 |
|
b) Nhà và công trình (ví dụ: nhà nhiều tầng không khung có các nút cứng, các thân xilô. |
1,1 |
1,2 |
Chú thích đối với bảng 16: Việc phân chia ra nhà cứng và nhà đàn hồi là dựa theo phản ứng của chúng đối với độ lún không đều của móng trong mặt phẳng thẳng đứng; trong các nhà cứng lúc này sẽ xảy ra sự phân bố lại phản lực của đất còn trong các nhà đàn hồi sự phân bố lại thực tế là không xảy ra hoặc xảy ra rất ít và có thể không kể đến sự phân bố lại ấy.
11.7. Tải trọng thẳng đứng bổ sung ±DN lên cọc hoặc cọc ống của nhà và công trình có sơ đồ kết cấu cứng gây ra bởi sự uốn võng mặt đất khi khai thác nên xác định tùy thuộc vào bán kính cong dự tính của mặt đất Rk và vào độ nghiêng của mặt đất theo các giải thiết sau đây:
a) Móng cọc treo và cọc ống với nền của chúng được đổi thành móng quy ước trên nền thiên nhiên theo như Điều 7.1 của tiêu chuẩn này.
b) Nền của móng quy ước là nền biến dạng tuyến tính có môđun biến dạng không đổi theo chiều dài của nhà (công trình) hoặc theo đoạn nhà được cắt ra.
Việc xác định tải trọng thẳng đứng bổ sung ±DN phải tiến hành đối với trục dọc và trục ngang của nhà.
11.8. Trong những tính toán móng cọc xảy ở các vùng khai thác phải kể đến nội lực bổ sung xuất hiện trong cọc hoặc cọc ống do cọc chịu uốn dưới ảnh hưởng của chuyển vị ngang của đất nền khi khai thác theo nguyên tắc thiết kế cọc hoặc cọc ống.
Nên xác định trị số những nội lực này bằng cách dùng phương pháp tính cọc và cọc ống theo chuyển vị ngang dựa vào trị số chuyển vị ngang tính toán của đất Dng.
11.9. Chuyển vị ngang tính toán Dng. mm, của đất khi khai thác nên xác định theo công thức:
Dng = ng mc engx (33)
Trong đó:
ncvà mc – lần lượt là hệ số vượt tải và điều kiện làm việc của chuyển vị ngang tương đối lấy theo tiêu chuẩn thiết kế nhà và công trình trong vùng khai thác.
eng – trị số dự tính của biến dạng ngang tương đối được quy định trong nhiệm vụ thiết kế và xác định theo kết quả tính toán đo đạc mỏ, mm/m;
x – khoảng cách từ trục cọc dang xét đến trục trung tâm của nhà (công trình) có đài đặt trên toàn bộ chiều dài của nhà (đoạn cắt) hoặc đến khối cứng của nhà khung (đoạn cắt) có đài đặt dưới mồi cột, m.
11.10. Móng cọc của nhà và công trình xây ở vùng khai thác nên thiết kế từ điều kiện cần phải truyền lên đài những nội lực bé nhất của cọc xuất hiện do biến dạng mặt đất.
Để thực hiện yêu cầu này trong thiết kế cần xét:
a) Cắt nhà hoặc công trình ra từng đoạn để giảm ảnh hưởng của chuyển vị ngang của đất nền:
b) Nên ưu tiên dùng cọc treo đối với nhà và công trình có sơ đồ kết cấu cứng để giảm những nội lực bổ sung, xuất hiện trong các mặt phẳng thẳng đứng do nền bị cong;
c) Cọc có thể có độ cứng bé, ví dụ cọc lăng trụ có tiết diện vuông hoặc chữ nhật, đồng thời cọc có tiết diện chữ nhật nên đặt cạnh bé theo hướng dọc của đoạn cắt của nhà.
d) Nên ưu tiên dùng kết cấu đàn hồi để liên kết cọc với đài nói ở Điều 11.4 của tiêu chuẩn này.
Chú thích:
Khi cắt nhà và công trình ra thành đoạn, trong đài cọc giữa các đoạn nhà này nên làm khe (khe biến dạng), kích thước của khe xác định như là đối với các kết cấu bên dưới của nhà và công trình theo các yêu cầu của tiêu chuẩn thiết kế nhà và công trình trên vùng khai thác.
11.11. Móng cọc trên vùng khai thác, tùy theo biến dạng dự tính của mặt đất mà cho phép dùng, thường chỉ trong trường hợp các lớp đất thoải và nghiêng (bé hơn 450) các loại:
a) Cọc treo – trong các vùng thuộc nhóm II – IV đối với bất kỳ loại và kết cấu nào của nhà và công trình;
b) Cọc chống – trong các vùng thuộc nhóm III – IV cho nhà và công trình được thiết kế theo sơ đồ kết cấu đàn hồi của nhà khi nền bị cong, và cho nhóm IV cũng như cho nhà và công trình được thiết kế theo sơ đồ kết cấu cứng.
Việc dùng cọc treo hoặc cọc ống trên những vùng thuộc nhóm 1 và cọc chống trên vùng thuộc nhóm I và II chỉ cho phép trên cơ sở luận chứng kinh tế – kỹ thuật đặc biệt.
Chú thích:
1. Việc chia vùng khai thác ra các nhóm là dựa theo tiêu chuẩn thiết kế nhà và công trình trên những vùng khai thác.
2. Cọc ống, cọc khoan nhồi đường kính lớn hơn 600mm và các loại cọc cứng khác cho phép dùng thường chỉ trong những móng cọc có sơ đồ đàn hồi khi liên kết cọc với đài qua khe trượt (Điều 11.4 của tiêu chuẩn này).
3. Độ chôn sâu của cọc trong đất ở vùng khai thác không được bé hơn 4m, trừ trường hợp chống cọc hoặc cọc ống lên đá.
11.12. Trong trường hợp các lớp đất dốc (hơn 450), khi có thể tạo ra các bậc cũng như trên các vùng có sự phá hoại về mặt địa chất việc dùng móng cọc chỉ cho phép khi có luận cứ đặc biệt.
11.13. Kết cấu của liên kết cọc hoặc cọc ống với đài phải quy định tùy theo trị chuyển vị ngang dự tính của đất nền, Dng, đồng thời trị cho phép giới hạn của chuyển vị ngang đối với cọc hoặc cọc ống không được vượt quá:
a) Khi liên kết cứng cọc hoặc cọc ống với đài (Điều 11.4 của tiêu chuẩn này) là 2cm;
b) Khi liên kết đàn hồi quy ước – 5cm;
c) Cũng thế nhưng qua khe trượt – 8cm;
Chú thích:
Để giảm nội lực xuất hiện trong cọc hoặc trong cọc ống và trong đài do tác động của chuyển vị ngang của đất nền cũng như để bảo đảm độ ổn định không gian của móng cọc và của nhà (công trình) nói chung, cọc và cọc ống của trường cọc trong vùng tác dụng không lớn lắm của chuyển vị (đến 2cm) nên dùng liên kết cứng, còn ở các vùng khác – dùng liên kết đàn hồi (khớp hoặc liên kết qua khe trượt).
11.14. Đài cọc phải tính theo kéo và nén lệch tâm cũng như theo xoẳn khi tác động lên đài các phản lực gối tựa hướng nằm ngang từ cọc hoặc cọc ống (lực cắt và mômen uốn) gây ra bởi áp lực hông của nền đất bị biến dạng khi khai thác.
11.15. Khi dùng móng cọc dài cao trong các sàn bằng bê tông hoặc trong các kết cấu cứng khác trên mặt đất, nên làm khe hở rộng không bé hơn 8cm trên toàn bộ chu vi cọc theo suốt chiều dày của kết cấu cứng. Khe hở nên nhồi bằng vật liệu dẻo hoặc đàn hồi để không tạo thành gối tựa cứng đối với cọc dưới tác động chuyển vị ngang của đất nền.
12. ĐẶC ĐIỂM THIẾT KẾ MÓNG CỌC TRONG NHỮNG VÙNG CÓ ĐỘNG ĐẤT
12.1. Khi thiết kế móng cọc, cọc ống và cọc cột (dưới đây trong chương này gọi chung là cọc) trong những vùng có động đất ngoài những yêu cầu của tiêu chuẩn này còn cần phải tuân theo những yêu cầu của tiêu chuẩn về xây dựng trong những vùng có động đất, ở đây cần phải sử dụng những tư liệu về vùng nhỏ động đất (hoặc khu vực) xây dựng để bổ sung vào những yêu cầu khảo sát địa chất công trình cho thiết kế móng cọc đã nêu ở chương 3 của tiêu chuẩn này.
12.2. Móng cọc của nhà và công trình có kể đến tác động của động đất phải được tính toán với tổ hợp tải trọng đặc biệt theo trạng thái giới hạn thứ nhất. Ở đây cần lưu ý:
a) Xác định khả năng chịu tải của cọc dưới tác động của tải trọng ép và nhổ cọc theo những yêu cầu của chương 5 tiêu chuẩn này.
b) Kiểm tra tiết diện theo sức bền vật liệu dưới tác dụng đồng thời của các lực tính toán (lực ép, mômen uốn và lực cắt), các giá trị của chúng được xác định theo các công thức (7) trong phụ lục tiêu chuẩn và phụ thuộc vào giá trị tính toán của lực động đất.
c) Kiểm tra ổn định của đất theo điều kiện hạn chế áp lực truyền lên đài qua các mặt bên của cọc theo những yêu cầu nêu ở Điều 6 trong phụ lục tiêu chuẩn.
Với những điều đã nêu ở “a” – “c” còn phải thực hiện trong tính toán những yêu cầu bổ sung nêu trong các Điều 12.3 – 12.8 của tiêu chuẩn.
Chú thích:
Đối với những móng cọc đài cao, các giá trị tính toán của lực động đất phải được xác định như sau đối với nhà hoặc công trình có phần thấp mềm, tăng hệ số động b lên 1,5 lần nếu như thời gian dao động của song cơ bản bằng 0,4 giây hay lớn hơn. Ở đây, giá trị của hệ số động phải không lớn hơn 3 và không nhỏ hơn 1,2.
12.3. Ảnh hưởng của tác dụng động đất đến các giá trị R và f khi tính khả năng chịu tải trọng ép và nhổ của cọc phải được tính đến bằng cách nhân chúng với hệ số giảm thấp điều kiện làm việc của đất nền mc ghi trong bảng 17.
12.4. Khi xác định khả năng chịu tải của cọc fc, làm việc dưới tải trọng ép và nhổ có tính đến tác dụng động đất (Điều 12.2 tiêu chuẩn này) sức chịu của đất trên bề mặt cạnh của cọc tính tới độ sâu tính toán htt (Điều 12.5 của tiêu chuẩn) lấy bằng 0;
12.5. Độ sâu tính toán htt, khi còn nhỏ hơn độ sâu này sức chịu của đất trên những mặt cạnh của cọc không được tính đến, được xác định theo công thức:
(34)
Trong đó:
abd – Hệ số biến dạng, xác định theo công thức (6) trong phụ lục tiêu chuẩn.
12.6. Phải thực hiện việc tính toán cọc theo điều kiện hạn chế áp lực lên đất qua mặt cạnh của cọc với công thức (14) trong phụ lục tiêu chuẩn khi có tác dụng của tải trọng động đất, lấy giá trị của góc ma sát trong tính toán j1 nhỏ đi một giá trị như sau: Đối với cấp động đất tính toán cấp 7-2 độ, cấp 8-4 độ, cấp 9-7 độ.
12.7. Khi tính toán móng cọc của các cầu, ảnh hưởng của các rung động đất đến điều kiện ngàm chặt cọc vào loại cát bụi no nước, đất sét và á sét dẻo chảy và dẻo mềm, á cát chảy phải được tính đến bằng cách hạ 30% hệ số tỷ lệ k cho những loại đất này trong bảng 1 phụ lục tiêu chuẩn.
Khi kiểm tra áp lực lên đất cho phép tính đến đặc trưng ngắn hạn của tác động tải trọng động đất bằng cách nâng cao hệ số h2 trong công thức (14) phụ lục tiêu chuẩn. Khi tính toán móng một hàng cọc với tải trọng tác dụng tại mặt phẳng vuông góc với hàng đó, giá trị của hệ số h2 được tăng lên 10%, còn những trường hợp khác – 30%.
Bảng 17
|
Cấp động đất tính toán của nhà và công trình |
Hệ số điều kiện làm việc mc để biểu hiện chỉnh giá trị R và f với các loại đất |
||||
|
Cát chặt và chặt trung bình |
Đất sét ở trạng thái |
||||
|
Ít ẩm và ẩm trung bình |
Bão hòa nước * |
Cứng, nửa cứng, gần dẻo |
Dẻo mềm * |
Dẻo chảy * |
|
|
7 8 9 |
0,95 0,85 0,75 |
0,9 0,8 0,7 |
0,95 0,9 0,85 |
0,85 0,8 0,7 |
0,75 0,7 0,6 |
Chú thích:
1. Ở những cột có đánh dấu (*) chỉ dùng cho sức chịu của đất trên mặt cạnh của cọc.
2. Xác định khả năng chịu tải của cọc chống tựa trên loại đất đá hoặc đất hòn lớn được thực hiện không kể hệ số điều kiện làm việc phụ thêm mc.
12.8. Khả năng chịu tải của cọc fc, T, làm việc dưới tải trọng nén theo kết quả của thí nghiệm hiện trường phải được xác định có xét đến tác dụng động đất theo công thức.
jc = kcf (35)
Trong đó:
j – khả năng chịu tải của cọc, T, xác định theo kết quả thí nghiệm động hoặc tĩnh hoặc theo xuyên tĩnh như chỉ dẫn ở chương 6 của tiêu chuẩn này (không tính đến tác dụng động đất);
kc – Hệ số, bằng tỷ lệ giữa giá trị của khả năng chịu tải của cọc f, nhận được bằng cách tính theo những chỉ dẫn ở các Điều 12.3 và 12.4 của chương này có xét đến tác động của động đất và chương 5 không tính đến tác động động đất.
12.9. Việc tính toán móng cọc có xét đến tác dụng động đất theo chỉ dẫn ở các Điều 12.2 – 12.8 trong đất lún ướt trong trường hợp có thể có sự dâng lên của mực nước ngầm trong quá trình sử dụng nhà hoặc công trình, cũng như trong trường hợp không tránh khỏi được sự làm ẩm nền do kỹ thuật hoặc do các nguyên nhân khác, cần phải tiến hành một cách phù hợp đối với đất lún ướt bị thấm ướt hoàn toàn trong phạm vi nước dâng dự tính, còn trong trường hợp chỉ có khả năng thấm ướt do sự cố một phần chiều dày đất lún ướt – phải phù hợp với trạng thái đất lún ướt độ ẩm tự nhiên (không xét đến khả năng thấm ướt do sự cố). Ở đây phải đồng thời thực hiện tất cả những tính toán cần thiết những móng cọc đó một cách phù hợp với trường hợp sử dụng trong đất lún ướt khi không có lực động đất theo những yêu cầu ở Chương 9 tiêu chuẩn này.
12.10. Khi thiết kế móng cọc trong vùng động đất phải nghiên cứu để tựa mũi cọc lên đất loại đá, đất hòn lớn, cát chặt và chặt trung bình, đất sét cứng, nửa cứng và gần dẻo, không cho phép tựa mũi cọc lên cát rời bão hòa nước, đất sét dẻo mềm, dẻo chảy và chảy ở vùng có động đất.
12.11. Đại lượng chôn sâu cọc trong đất ở vùng có động đất không nhỏ hơn 4m, trừ trường hợp tựa trên đất đá.
13. NHỮNG ĐẶC ĐIỂM THIẾT KẾ MÓNG CỌC CHO CÁC TRỤ ĐƯỜNG DÂY TẢI ĐIỆN TRÊN KHÔNG
13.1. Khi khảo sát các tuyến tải điện trên không cho các trụ điện có khoảng chuyển tiếp lớn, việc nghiên cứu về đất cần phải thực hiện toàn bộ nội dung nêu ở phần 3 của tiêu chuẩn này. Trong những trường hợp còn lại cho phép hạn chế bằng một trong các loại nghiên cứu đất trên diện tích đặt từ trụ diện với điều kiện thực hiện không ít hơn ba điểm nghiên cứu cho mỗi kilômét chiều dài tuyến.
Chú thích: Sự phân loại các trụ đường dây tải diện trên không và khoảng chuyển tiếp được ghi trong các tiêu chuẩn lắp đặt thiết bị điện.
13.2. Cần ấn định chiều sâu của hố khoan khi khảo sát cho móng cọc của những trụ điện trung gian tiêu chuẩn quá 2 mét dưới chiều sâu lớn nhất của mũi cọc, còn đối với móng cọc những trụ ở góc tiêu chuẩn – không nhỏ hơn 4m dưới mũi cọc.
13.3. Không cho phép dùng loại cọc có dạng hình kim, hình nêm và hình thoi cho móng cọc các trụ đường dây tải điện trên không.
13.4. Chiều sâu hạ cọc vào trong đất đối với những cọc chịu tải trọng ngang hoặc tải trọng nhô lên không được nhỏ hơn 4m, còn đối với móng của những trụ bằng gỗ không được nhỏ hơn 3m.
13.5. Cho phép dùng cọc gỗ cho móng trụ đường dây tải điện bằng gỗ không phụ thuộc vào sự có mặt và mức nước ngầm. Với trường hợp này cần phải có biện pháp chống mục cho gỗ ở vùng độ ẩm thay đổi.
13.6. Phải xác định khả năng chịu tải của cọc treo thi công bằng phương pháp đóng, làm việc dưới tải trọng nén theo công thức (7) có xét đến những chỉ dẫn bổ sung ghi ở các Điều 13.8 – 13.10 của tiêu chuẩn này. Ở đây, hệ số điều kiện làm việc m trong công thức (7) phải lấy theo:
Đối với những trụ trung gian tiêu chuẩn – m = 1,2;
Đối với những trụ neo và trụ gốc cũng như khoảng vượt lớn – m = 1.
13.7. Khả năng chịu tải của cọc đóng làm việc với tải trọng nhổ lên phải được xác định theo công thức (9) có xét đến những chỉ dẫn bổ sung ghi ở những Điều 13.8 – 13.10 của tiêu chuẩn này. Ở đấy, hệ số điều kiện làm việc trong công thức (9) phải lấy theo:
Đối với những trụ trung gian tiêu chuẩn – m = 1,2;
Đối với những trụ neo và trụ góc – m = 1;
Đối với trụ có khoảng vượt lớn, nếu như lực giữ lại của trọng lượng cọc và đài cọc chiếm 65% hoặc lớn hơn so với tải trọng nhổ tính toán – m = 0,8; nếu như lực giữ nói trên nhỏ hơn 65% tải trọng tính toán – m = 0,6.
13.8. Khả năng chịu tải của cọc đóng tính theo công thức (7) phải được giảm nhỏ 1 lượng g = 1,1gf, còn theo công thức (9) thì tăng lên một lượng g = 0,9gf (trong đó gf – trọng lượng của cọc, tấn; khi tính toán móng cọc chịu nhổ trong đất dưới mực nước ngầm thì phải xét tới tác dụng đầy nổi của nước).
13.9. Sức chịu tính toán của đất dưới mũi của cọc đóng R và sức chịu tính toán trên mặt bên của cọc đóng f trong móng trụ đường dây tải điện lấy theo bảng 1 và 2, đồng thời giá trị tính toán f cho móng trụ tiêu chuẩn đối với đất sét có chỉ số sệt IL ³ 0,3 cần phải tăng lên 25%.
13.10. Sức chịu tính toán trên mặt bên cửa cọc đóng f tính theo các yêu cầu của Điều 13.9 cần phải nhân với hệ số điều kiện làm việc bổ sung mg ghi trong bảng 18.
Bảng 18
|
Loại móng, đặc trưng của đất và tải trọng |
Các hệ số điều khiển làm việc bổ sung mg khi chiều dài của cọc |
|||
|
1 ³ 25đ |
1 £ 25đ và tỷ lệ |
|||
|
|
|
|
||
|
1. Móng dưới trụ trung gian tiêu chuẩn khi tính |
|
|
|
|
|
a) Cọc đơn chịu tải trọng nhổ |
|
|
|
|
|
– Trong đất cát |
|
0,9 |
0,8 |
0,55 |
|
– Trong đất sét với IL £ 0,6 |
|
1,15 |
1,05 |
0,7 |
|
– Trong đất sét với IL > 0,6 |
|
1,5 |
1,35 |
0,9 |
|
b) Cọc đơn chịu tải trọng ép và cọc trong nhóm cọc chịu tải trọng nhổ: |
|
|
|
|
|
– Trong đất cát |
|
0,9 |
0,9 |
0,9 |
|
– Trong đất sét với IL £ 0,6 |
|
1,15 |
1,15 |
1,15 |
|
– Trong đất sét với IL > 0,6 |
|
1,5 |
1,5 |
1,5 |
|
2. Móng dưới neo, dưới các trụ ở góc, ở các đầu nút khi tính: |
|
|
|
|
|
a) Cọc đơn chịu tải trọng nhổ: |
|
|
|
|
|
– Trong đất cát |
|
0,8 |
0,7 |
0,5 |
|
– Trong đất sét |
|
1, |
0,9 |
0,6 |
|
b) Cọc trong nhóm chịu tải trọng nhổ |
|
|
|
|
|
– Trong đất cát |
|
0,8 |
0,8 |
0,8 |
|
– Trong đất sét |
|
1, |
1, |
1, |
|
c) Chịu ép trong tất cả các loại đất |
|
1, |
1, |
1, |
Chú thích:
1. Những ký hiệu dùng trong bảng 18; d- đường kính của cọc tròn, cạnh của cọc vuông hoặc cạnh dài của tiết diện chữ nhật của cọc; Q – tổ hợp tải trọng ngang tính toán;
N – Tổ hợp tải trọng đứng tính toán.
2. Khi hạ cọc đơn nghiêng về phía tác động của tổ hợp tải trọng ngang với góc nghiêng so với phương thẳng đứng lớn hơn 100, hệ số điều kiện làm việc bổ sung mg phải lấy giống như đối với cọc thẳng đứng làm việc trong nhóm cọc (theo điểm 1b hoặc 2b).
13.11. Khi tính toán với tải trọng nhổ cho cọc làm việc trong nhóm cọc có 4 cọc hoặc ít hơn thì khả năng chịu tải tính toán phải giảm 20%.
13.12. Đối với cọc chịu tải trọng nhổ chỉ cho phép hạ cọc trong hố khoan mỗi khi đường kính hố khoan nhỏ hơn đường kính hoặc cạnh của tiết diện cọc 15 cm và hơn nữa.
14. ĐẶC ĐIỂM THIẾT KẾ MÓNG CỌC NHÀ NÔNG NGHIỆP ÍT TẦNG
14.1. Đặc điểm thiết kế móng cọc, nêu ở trong phần này, phổ biến trong các loại nhà nông nghiệp sau đây: Nhà nuôi gia súc và gia cầm, kho sản phẩm nông nghiệp nhà kỹ thuật nông nghiệp, những mái che không có tường với những công dụng khác nhau v.v… với điều kiện tải trọng tính toán ở mức chân tường không quá 15 tấn/m, còn ở cột không lớn hơn 40 tấn.
14.2. Khi thực hiện công việc thăm dò để thiết kế nhà nông nghiệp một tầng cho phép chọn độ sâu xuyên cũng như chiều sâu lỗ khoan sâu hơn chiều sâu hạ cọc lớn nhất là 2m.
14.3. Khi thiết kế móng cọc nhà nông nghiệp 1 tầng cần phải ứng dụng một cách ưu tiên cọc đóng, ngắn, cọc cột và khi không có nước ngầm dùng cọc nhồi, cọc khoan nhồi chiều dài 3 m có đầm nén và cọc nhồi tạo hình trong hố khoan có nêu trong Điều 2.6 “b” trong bản tiêu chuẩn này.
Chú thích:
1. Được phép sử dụng cọc cột cho nhà nông nghiệp một tầng xây dựng ở khu vực có động đất khi mũi của cọc cột ngập sâu trong đất 2m và sâu hơn.
2. Viện nén chặt đáy hố khoan khi làm cọc khoan nhồi chiều dài tới 3m cần phải thực hiện bằng cách đầm vào đất lớp đá dăm cỏ có chiều dày không nhỏ hơn 10cm.
14.4. Cường độ tính toán của đất nền R, T/m2, dưới mũi cọc đóng với chiều sâu hạ cọc 2m có thể lấy như đối với chiều sâu hạ cọc là 3m theo bảng 1 của tiêu chuẩn này.
14.5. Cường độ tính toán của đất nền R, T/m2, dưới mũi cọc khoan nhồi có nén đáy hố khi chiều sâu hạ cọc 2-3m phải lấy theo bảng 19 cho đất sét và bảng 20 cho đất cát có độ chặt trung bình, còn đối với cát chặt thì những giá trị trong bảng phải nhân lên 1,3 lần.
14.6. Khả năng chịu tải của cọc cột với những công sơn bê tông cốt thép hạ vào trong đất, làm việc với tải trọng nén dọc trục phải được xác định như là tổng của cường độ của đất dưới mũi cọc, dưới những công sơn và theo bề mặt của cọc bằng công thức.
(36)
Trong đó:
m, R, F, u, fi và li – các ký hiệu như trong công thức (7) của tiêu chuẩn này.
Rk – cường độ tính toán của đất dưới các công sơn, T/m2, khi hạ các công sơn sâu trong đất 0,5 – 1m thì lấy theo bảng 21.
Fk – diện tích phần công sơn theo mặt phẳng ngang, m2.
14.7. Đối với cọc tất cả các dạng, các kích thước của chúng được xác định trong thiết kế theo những kết cấu và khả năng chịu tải của chúng chưa được tận dụng hết cho phép dùng thí nghiệm tải trọng tĩnh khi giá trị độ lún nhỏ hơn 30mm nếu như khi ấy tải trọng cực đại đạt được chiếm không nhỏ hơn 1,5 lần tải trọng tính toán mà cọc cho phép dùng trong thiết kế.
Bảng 19.
|
Loại đất sét |
Hệ số rỗng e |
Cường độ tính toán của đất sét R, T/m2 dưới mũi cọc khoan nhồi, độ sâu 2-3m khi chỉ số sệt ls bằng |
|||
|
£ 0,02 |
0,2 |
0,4 |
0,6 |
||
|
Á cát Á sét |
0,5 0,7 1,0 |
80 65 55 |
65 55 45 |
55 45 35 |
45 35 25 |
|
Sét |
0,5 0,6 0,8 |
140 110 70 |
110 90 60 |
90 75 50 |
70 60 40 |
Bảng 20.
|
Loại đất cát độ chặt trung bình |
Cường độ tính toán của đất cát R, T/m2 dưới mũi cọc khoan nhồi, khi chiều sâu hạ cọc 2-3m |
|
Cát thô Cát trung Cát nhỏ ít ẩm Cát nhỏ ẩm Cát bụi ít ẩm Cát bụi ẩm |
200 150 90 70 70 50 |
Bảng 21.
|
Loại đất |
Trạng thái của đất |
Cường độ tính toán Rk, T/m2 của đất dưới các công sơn của cọc cột |
||
|
Chỉ số sệt ls và độ bão hòa G |
Hệ số rỗng |
|||
|
Á cát |
ls = 0,2 |
0,5 0,7 |
55 40 |
|
|
Á sét |
ls = 0,5 |
0,5 0,7 |
40 30 |
|
|
Sét |
ls = 0,2 |
0,5 1 |
80 50 |
|
|
ls = 0,5 |
0,5 1 |
60 35 |
||
|
Cát |
Thô |
0 < G £ 1 |
< 0,55 0,55 – 0,7 |
90 75 |
|
Trung |
0 < G £ 1 |
< 0,55 0,55 – 0,7 |
90 65 |
|
|
Nhỏ |
0 < G £ 0,5
0 < G £ 0,8 |
< 0,6 0,6 – 0,75 < 0,6 0,6 – 0,75 |
65 55 55 40 |
|
|
|
Bụi |
0 < G £ 0,8 |
< 0,6 0,6 – 0,8 |
50 30 |
|
Đất lót và á sét lót bão hòa |
G = 0,8 |
0,75 1 |
35 20 |
|
|
Á cát và á sét đầm từng lớp với độ ẩm tối ưu |
G = 0,5 |
0,65 |
30 |
|
|
G = 0,8 |
0,65 |
20 |
||
PHỤ LỤC 1.
TÍNH CỌC, CỌC ỐNG VÀ CỌC CỘT DƯỚI TÁC DỤNG ĐỒNG THỜI CỦA TẢI TRỌNG ĐỨNG, TẢI TRỌNG NGANG VÀ MÔMEN
A. Phương pháp cơ bản:
1. Tính cọc, cọc ống, cọc cột (dưới đây, để cho ngắn gọn, gọi chung là cọc) dưới tác dụng đồng thời của tải trọng đứng, ngang và mômen theo sơ đồ nêu trong hình 1, bao gồm:
a) Tính cọc theo biến dạng, điều này dẫn tới việc kiểm tra sự tuân theo những quy ước cho phép của các giá trị tính toán về chuyển vị ngang của đầu cọc Dn và góc xoay y của nó:
Dn £ Sgh (1)
y £ ygh (2)
Trong đó:
Dn và y – những giá trị tính toán tương ứng của chuyển vị ngang, m, và góc xoay, độ, của đầu cọc, xác định theo những chỉ dẫn ở Điều 4 trong phụ lục này:
Sgh và ygh – những giá trị cho phép giới hạn tương ứng của chuyển vị ngang, m, và góc xoay, độ, của đầu cọc, được lập ra trong nhiệm vụ thiết kế nhà và công trình.
b) Tính toán sự ổn định của đất nền xung quanh cọc thực hiện theo những yêu cầu của Điều 6 phụ lục này.
c) Kiểm tra tiết diện của cọc theo sức bền vật liệu theo trạng thái giới hạn thứ nhất và thứ 2 (theo độ bền, theo sự hình thành và phát triển của khe nứt) dưới tác dụng đồng thời của các lực tính toán: lực nén, mômen uốn, lực cắt. Việc tính toán này phải thực hiện theo vật liệu làm cọc phù hợp với những yêu cầu của Điều 4.2 của “Tiêu chuẩn thiết kế móng cọc” này.
Các giá trị tính toán của mômen uốn, của lực ngang lực dọc tác dụng trong những tiết diện khác nhau của cọc phải được xác định theo những yêu cầu của điều 7 phụ lục này. Trong trường hợp ngàm cứng cọc vào đài cọc, nếu như loại trừ khả năng xoay của đầu cọc (thí dụ trong đài cứng với hai hàng cọc trở lên theo hướng tác dụng của lực ngang), trong tính toán phải tính đến mômen ngàm M = Mng tác dụng tại chỗ gặp nhau của cọc và đài và xác định theo những chỉ dẫn ở Điều 8 của phụ lục này.

Hình 1. PL
Sơ đồ tải trọng trên cọc
Chú thích:
Việc tính toán ổn định của đất nền xung quanh cọc không yêu cầu đối với cọc có kích thước tiết diện ngang d £ 0,6m hạ vào đất với chiều sâu lớn hơn 10 d, trừ trường hợp hạ cọc vào bùn hoặc đất sét ở trạng thái chảy hoặc dẻo chảy (ở đây d – đường kính ngoài của cọc tròn, cạnh của cọc tiết diện vuông hoặc cạnh dài của tiết diện cọc hình chữ nhật)
Bảng 1.
|
Loại đất quanh cọc và đặc trưng của nó |
Hệ số tỷ lệ k, T/m4 cho cọc |
|
|
Đóng |
Nhồi, cọc ống và cọc cột |
|
|
Sét, á sét dẻo chảy (0,75 < ls < 1) |
60 – 250 |
50 – 200 |
|
Sét và á sét dẻo mềm (0,5 < ls < 0,75) á cát dẻo (0 £ ls £ 1) cát bụi (0,6 £ e £ 0,8) |
250 – 500 |
200 – 400 |
|
Sét, á sét ít dẻo, nửa cứng (0 £ ls £ 0,5) á cát cứng (ls<0), Cát mịn (0,6 £ e £ 0,75) cát hạt trung (0,55 £ e £ 0,7) |
500 – 800 |
400 – 600 |
|
Sét và á sét cứng (ls<0), cát hạt thô (0,55 £ e £ 0,7) |
800 – 1.300 |
600 – 1.000 |
|
Cát sỏi 0,55 £ e £ 0,70, dăm cuội có cát lấp nhét |
|
1.000 – 2.0000 |
Chú thích:
1: Giá trị nhỏ của hệ số k trong bảng 1 tương ứng với giá trị lớn của chỉ số sệt ls của đất sét và hệ số rỗng e của đất cát được ghi trong dấu ngoặc đơn, còn giá trị lớn của hệ số k tương ứng với giá trị nhỏ của ls và e. Đối với các đất có những đặc trưng ls và e ở khoảng trung gian thì hệ số k được xác định theo phép nội suy.
2: Hệ số k đối với cát chặt phải lấy cao hơn 30% so với giá trị lớn nhất ghi trong bảng 1 của hệ số k cho loại đất đang xét.
2. Khi tính toán cọc chịu tải trọng ngang đặt xung quanh cọc được xem như môi trường đàn hồi biến dạng tuyến tính đặc trưng bằng hệ số nền Cx, T/m3.
Cho phép xác định giá trị tính toán của hệ số nền Cz của đất trên mặt xung quanh cọc, khi không có những số liệu thí nghiệm theo công thức:
Cz = KZ (3)
Trong đó:
K – hệ số tỷ lệ, T/m4, được lấy tùy thuộc vào loại đất xung quanh cọc theo bảng 1:
Z – độ nằm sâu của vị trí tiết diện cọc, m, mà ở đó ta xác định hệ số nền, so với bề mặt của đất khi đài cọc cao hơn hoặc so với đáy của đài cọc khi đài cọc thấp.
3. Tất cả các tính toán phải được thực hiện một cách phù hợp với chiều sâu tính đổi của vị trí tiết diện cọc trong đất z và chiều sâu tính đổi hạ cọc trong đất I xác định theo các công thức:
z = abdz (4)
e = abdzI (5)
Trong đó:
z và I – Chiều sâu thực tế vị trí tiết diện trong đất và chiều sâu hạ cọc thực tế (mũi cọc) trong đất tính từ mặt đất với cọc đài cao và tính từ đáy đài cọc với cọc đài thấp, m:
abd – hệ số biến dạng, l/m xác định công thức
(6)
Ở đây, K – ký hiệu như trong công thức (3);
Eb – môđuyn biến dạng ban đầu của bê tông cọc khi nén và kéo, T/cm2, lấy theo tiêu chuẩn về thiết kế các kết cấu bê tông và bê tông cốt thép; đối với cọc gỗ thì đó là môđuyn đàn hồi của gỗ, lấy theo tiêu chuẩn về thiết kế kết cấu gỗ;
I – mômen quán tính tiết diện ngang của cọc, m4;
bc – chiều rộng quy ước của cọc, m, lấy bằng: với cọc ống cũng như cọc cột và cọc nhồi có đường kính từ 0,8m và lớn hơn bc = d + 1m, còn các loại cọc và dạng tiết diện khác bc = 1,5d + 0,5m;
d – đường kính ngoài của cọc tiết diện tròn, cạnh của tiết diện cọc vuông hoặc chữ nhật theo mặt phẳng vuông góc với tải trọng tác dụng m.
4. Xác định giá trị tính toán của chuyển vị ngang của cọc ở mức đáy dài cọc, D0, m, và góc xoay của nó y độ, theo các công thức:
(7)
(8)
Trong đó:
H và M – giá trị tính toán của lực cắt, T và mômen uốn T, m, tác dụng từ cạnh dài đến đầu cọc (xem hình 1).
I0 – chiều dài đoạn cọc, m, bằng khoảng cách từ đáy đài cọc đến mặt đất.
Eb và I – ký hiệu cũng như trong công thức (6);
yo và y0 – chuyển vị ngang m, và góc xoay của tiết diện ngang của cọc, độ, ở mức mặt đất với cọc dài cao còn với cọc dài thấp – ở mức đáy dài được xác định theo những yêu cầu của điều 5 phụ lục này.
Chú thích:
Trong phụ lục này xem là dương:
– Mômen là lực ngang đặt vào đầu cọc, nếu mômen và lực được hướng theo chiều quay của kim đồng hồ và hướng về bên phải;
– Mômen uốn và lực cắt trong tiết diện cọc, nếu mômen và lực truyền từ phần đã cắt ra quy ước phía trên của cọc xuống phần dưới, hướng theo chiều quay của kim đồng hồ và hướng sang phải;
– Chuyển vị ngang của tiết diện cọc và góc xoay của nó nếu không hướng sang phải và theo chiều quay của kim đồng hồ.
5. Xác định chuyển vị ngang Yo, m, và góc xoay y0, độ, theo các công thức:
(9)
(10)
Trong đó Ho và Mo – Giá trị tính toán của lực cắt, T và mômen uốn T, m, tại tiết diện cọc đang xét lấy bằng Ho = H và Mo = M + HLo (ở đây H và M – có ý nghĩa như trong các công thức (7) và (8);
sHH – chuyển vị ngang của tiết diện, M/T, bởi lực Ho = 1 (hình 2a);
sHM – chuyển vị ngang của tiết diện, 1/T, bởi Mômen M o = 1(hình 2b);
sMH – góc xoay của tiết diện, 1/T, bởi lực Ho = 1 (hình 2,a);
sMM – góc xoay của tiết diện, 1/Tm, mômen Mo = 1 (hình 2,a);
Chuyển vị sHH, sMH = sHM và sMM được xác định theo công thức
; (11)
; (12)
; (13)
Trong đó:
ab, Eb, I – ý nghĩa cũng như trong công thức (6);
Ao, Bo, Co – những hệ số không thứ nguyên lấy theo bảng tùy thuộc vào chiều sâu tính đổi của phần cọc trong đất I xác định theo công thức (5). Khi giá trị của I nằm khoảng giữa những giá trị trong bảng 2 thì cần lấy tròn số cho tới giá trị trong bảng gần nhất.

Hình 2.PL. Sơ đồ chuyển vị của cọc trong đất
a) Do lực tác dụng Ho = 1, đặt ở mức mặt đất
b) Do tác dụng của mômen Mo = 1
6. Việc tính toán ổn định của nền xung quanh cọc phải được tiến hành theo điều kiện (14) hạn chế áp lực tính toán sz lên đất từ các mặt bên của cọc.
(14)
Trong đó: sz, áp lực tính toán lên đất, T/m2, của mặt bên của cọc xác định theo công thức (16) tại độ sâu Z, m, được tính từ mặt đất cho cọc đài cao và từ đáy đài cho cọc đài thấp:
a) Khi I £ 2,5 – tại 2 độ sâu Z = 1/3 và Z = 1;
b) Khi I > 2,5 – tại độ sâu
trong đó ab xác định theo công thức (6);
g1 – dung trọng tính toán của đất cấu trúc nguyên dạng T/m3, xác định trong đất no nước có xét tới lực đẩy nổi:
j1, C1 – Giá trị tính toán của góc ma sát trong đất, độ, và lực dính đơn vị của đất. T/m2, lấy theo chỉ dẫn của Điều 4.6 tiêu chuẩn này:
x – hệ số, lấy bằng 0,6 cho cọc nhồi và cọc ống, bằng 0,3 cho các loại cọc còn lại:
h1 – hệ số lấy bằng 1: còn các trường hợp tính móng của các công trình chẵn (thí dụ: cấu trúc nhịp chẵn) lấy bằng 0,7;
h2 – hệ số tính đến phần tải trọng thường xuyên trong tổng tải trọng, xác định theo công thức:
(15)
Trong đó:
Mtx – mômen do tải trọng ngoài thường xuyên tính toán tiết diện móng ở mức mũi cọc. T,m;
Mnh – như trên do tải trọng ngoài tính toán nhất thời T,m;
n – hệ số lấy bằng n = 2,5, trừ các trường hợp:
a. Đối với những công trình đặc biệt quan trọng, khi I £ 2,5 lấy n = 4, còn khi I ³ 5 thì n = 2,5, lấy m = 2,5 với những I trung gian thì dùng phương pháp nội suy;
b) Với những móng chỉ có 1 hàng cọc chịu tải trọng nén thẳng đứng lệch tâm lấy
= 4 không phụ thuộc I.
Chú thích: Nếu như áp lực ngang trên đất tính toán sz không thỏa mãn điều kiện (14), nhưng ở đây khả năng chịu tải của cọc tính theo vật liệu vẫn chưa được phát huy hết và chuyển vị của cọc nhỏ hơn giới hạn cho phép thì cần phải tính lại chiều sâu tính đổi I>2,5 của cọc dùng đến giá trị nhỏ hơn của hệ số tỷ lệ K (điều 2 của phụ lục này). Với giá trị mới của K, cần phải kiểm tra lại độ bền của cọc theo vật liệu, chuyển vị của nó và sự tuân thủ điều kiện (14).
7. Áp lực tính toán trên đất sz, T/m2 trên diện tiếp xúc với mặt bên của cọc tại chiều sâu Z, cũng như mômen muốn tính toàn Mz. T.m lực cắt Qx, T, lực dọc Nz, T tác dụng tại chiều sâu z trong tiết diện cọc, phải xác định theo các công thức.
![]()
(17)
(18)
Nz = N (19)
Trong đó:
K – hệ số tỷ lệ xác định theo bảng 1 của phụ lục này;
ab, Eb, I – ý nghĩa cũng như trong công thức (6)
– chiều sâu tính đổi xác định theo công thức (4) tùy thuộc giá trị của chiều sâu thực z mà chỗ đó người ta muốn xác định sz, Mz và lực cắt Qz;
Ho, Mo, Yo và y0 – ký hiệu cũng như trong các Điều 4 và 5 phụ lục này;
|
A1, B1, C1 và D1 A3, B3, C3 và D3 A4, B4, C4 và D4 |
– các hệ số có giá trị lấy theo bảng 3; |
N – lực dọc trục tính toán, T, truyền lên đầu cọc.
s – mômen ngàm tính toán M3, T, m, xét đến khi tính cọc có ngàm cứng trong đài làm cho đầu cọc không thể bị xoáy, tính theo công thức sau:
(20)
Ở đây, tất cả các ký hiệu đều giống như những công thức nêu ở trên. Dấu “âm” có nghĩa là với lực ngang H hướng từ trái sang phải, mômen truyền lên đầu cọc từ phía ngàm có hướng ngược với chiều kim đồng hồ.
Bảng 2.
|
|
Khi tựa cọc lên đất không phải đá |
Khi tựa cọc lên đá |
Khi ngâm cọc trong đá |
||||||
|
Ao |
Bo |
Co |
Ao |
Bo |
Co |
Ao |
Bo |
Co |
|
|
0,5 0,6 0,7 0,8 0,9 1, 1,1 1,2 1,3 1,4 1,5 1,6 1,7 1,8 1,9 2, 2,2 2,4 2,6 2,8 3, 3,5 4, |
72,004 50,007 36,745 28,14 22,211 18,03 14,916 12,552 10,717 9,266 8,101 7,154 6,387 5,73 5,19 4,737 4,032 3,526 3,163 2,905 2,727 2,502 2,444 |
192,026 111,149 70,023 46,943 33,068 24,106 18,16 14,041 11,103 8,934 7,349 6,129 5,189 4,456 3,878 3,418 2,756 2,327 2,048 1,869 1,758 1,644 1,621 |
576,243 278,060 150,278 88,279 55,307 36,486 25,123 17,944 13,235 10,05 7,838 6,268 5,133 4,299 3,679 3,213 2,591 2,227 2,013 1,889 1,818 1,757 1,751 |
48,006 33,334 24,507 18,775 14,851 12,049 9,983 8,410 7,208 6,257 5,498 4,887 4,391 3,985 3,653 3,381 2,977 2,713 2,548 2,153 2,406 2,391 2,419 |
96,037 55,609 35,059 23,533 16,582 12,149 9,196 7,159 5,713 4,661 3,889 3,308 2,868 2,533 2,277 2,081 1,819 1,673 1,6 1,572 1,568 1,597 1,618 |
192,291 92,942 50,387 29,763 18,811 12,582 8,836 6,485 4,957 3,937 3,24 2,758 2,419 2,181 2,012 1,894 1,758 1,707 1,687 1,693 1,707 1,739 1,75 |
0,042 0,072 0,244 0,17 0,211 0,329 0,434 0,556 0,695 0,849 1,014 1,186 1,361 1,532 1,693 1,841 2,08 2,24 2,33 2,371 2,385 2,389 2,401 |
0,015 0,18 0,244 0,319 0,402 0,494 0,593 0,698 0,807 0,918 1,028 1,131 1,232 1,321 1,397 1,46 1,545 1,586 1,596 1,593 1,586 1,584 1,6 |
0,5 0,6 0,699 0,798 0,896 0,992 1,086 1,176 1,262 1,342 1,415 1,48 1,535 1,581 1,617 1,644 1,675 1,685 1,687 1,687 1,691 1,711 1,732 |
Bảng 3
|
Chiều sâu tính đổi của tiết diện cọc trong đất z |
Các hệ số |
|||||||||||
|
A1 |
B1 |
C1 |
D1 |
A3 |
B3 |
C3 |
D3 |
A4 |
B4 |
C4 |
D4 |
|
|
0 0,1 0,2 0,3 0,4 0,5 0,6 0,7 0,8 0,9 1 1,1 1,2 1,3 1,4 1,5 1,6 1,7 1,8 1,9 2 2,2 2,4 2,6 2,8 3 3,5 4 |
1 1 1 1 1 1 0,999 0,999 0,997 0,995 0,992 0,987 0,979 0,959 0,955 0,937 0,913 0,882 0,843 0,795 0,735 0,575 0,347 0,033 -0,385 -0,298 -2,928 -5,853 |
0 0,1 0,2 0,3 0,4 0,5 0,6 0,7 0,799 0,899 0,997 1,095 1,192 1,287 1,379 1,468 1,553 1,633 1,706 1,77 1,823 1,887 1,874 1,755 1,49 1,037 -1,272 -5,941 |
0 0,05 0,02 0,045 0,08 0,125 0,18 0,245 0,32 0,405 0,499 0,604 0,718 0,841 0,974 1,115 1,264 1,421 1,584 1,752 1,924 2,272 2,609 2,907 3,128 3,225 2,463 0,927 |
0 0 0,001 0,005 0,011 0,021 0,036 0,057 0,085 0,121 0,167 0,222 0,188 0,365 0,456 0,56 0,678 0,812 0,961 1,126 1,308 1,72 2,195 2,724 3,288 3,858 4,980 4,548 |
0 0 -0,001 -0,005 -0,011 -0,021 -0,036 -0,057 -0,085 -0,121 -0,167 -0,222 -0,287 -0,365 -0,455 -0,599 -0,678 0,808 0,956 -1,118 -1,295 -1,693 -2,141 -2,724 -3,103 -3,541 -3,919 -1614 |
0 1 0 -0,001 -0,02 -0,005 -0,011 -0,02 -0,034 -0,055 -0,083 -0,122 -0,173 -0,238 -0,319 -0,42 +0,543 -0,691 -1,868 -1,074 -1,314 -1,906 -2,663 -3,6 -4,718 -6 -9,544 -11,731 |
1 1 1 1 1 0,999 0,998 0,699 0,992 0,985 0,975 0,96 0,938 0,907 0,866 0,811 0,739 0,646 0,53 0,335 0,207 -0,272 -0,949 -1,877 -3,108 -4,688 10,34 -17,919 |
0 0,1 0,2 0,3 0,4 0,5 0,6 0,699 0,799 0,897 0,994 1,09 1,183 1,273 1,358 1,437 1,507 1,566 1,612 1,64 1,646 1,575 1,352 0,917 0,197 -0,891 -5,85 -5,046 |
0 -0,005 -0,02 -0,45 -0,08 -0,125 -0,18 -0,245 -0,32 -0,404 -0,499 -0,603 -0,716 -0,838 -0,967 -1,105 -1,248 -1,396 -1,547 -1,699 -1,848 -2,125 -2,339 -2,437 -2,346 -1,969 -1,074 -9,244 |
0 0 -0,003 -0,009 -0,021 -0,042 -0,072 0,114 0,171 -0,243 -0,333 -0,443 -0,575 -0,73 -0,91 -1,116 -1,35 -1,613 -1,906 -2,227 -2,578 -3,36 -4,228 -5,14 -6,023 -0,765 -13,692 0,358 |
0 0 0 -0,001 -0,003 -0,008 -0,016 -0,00 -0,051 -0,082 -0,125 -0,183 -0,259 -0,356 -0,479 -0,63 -0,815 -0,136 -1,299 -1,608 -1,966 -2,849 -3,973 -5,355 -6,99 -8,84 -13,89 -15,611 |
1 1 1 1 1 0,999 0,997 0,994 0,989 0,98 0,957 0,916 0,917 8,876 0,821 0,717 0,652 0,529 0,374 0,818 -0,057 -0,692 -1,592 -2,821 -1,44 -6,52 -13,826 -23,14 |
PHỤ LỤC 2
MỘT SỐ LOẠI MÁY XUYÊN THÔNG DỤNG
1. Máy xuyên C.979 (Liên Xô)
Đường kính mũi 36mm, góc 600.
Đường kính cần 18mm;
Lực ép lớn nhất 10 tấn;
Độ sâu xuyên tới 15m;
Cho phép đo riêng sức kháng xuyên mũi và sức kháng tổng cộng.
2. Máy xuyên C-832 (Liên Xô)
Đường kính mũi 36mm, góc 600;
Đường kính cần 34mm;
Vô ma sát S = 350cm2 đo ma sát địa phương;
Độ sâu xuyên tới 15m;
Lực kéo cực đại 10 tấn;
Tốc độ xuyên lớn nhất 3m/phút;
Lực đầu mũi 7 tấn;
3. Máy xuyên Pilcon
Đường kính mũi 36mm, góc 600;
Lực xuyên lờn nhất 10 tấn;
Sức kháng mũi lớn nhất 400 bars;
Tốc độ xuyên có thể thay đổi, thường 2cm/s;
Cơ chế ép; Kích thủy lực;
Cơ chế đo: Đo không liên tục; cứ 20cm sâu do sức kháng tổng cộng và sức kháng mũi;
4. Máy xuyên tĩnh rung PVS (Pháp)
Đường kính mũi và cần 45mm;
Sức kháng mũi đo được từ 0 – 300bars;
Tự ghi đồng thời đo cơ cấu cảm ứng điện sức kháng mũi, ma sát bên và sức kháng xuyên tổng cộng.
5. Máy xuyên tĩnh kiểu SGI (Thụy Điển)
Mũi xuyên 600, tiết diện miệng hoa khế S = 10cm2;
Đường kính cần 22mm;
Lực xuyên tổng cộng lớn nhất 1 tấn;
Tự ghi liên tục sức kháng xuyên đầu mũi và ma sát bên theo cơ chế biến dạng của thanh ứng biến;
Thao tác bằng tay hoặc bằng động cơ thủy lực;
Xuyên với tốc độ có thể thay đổi.
6. Máy xuyên AT 3-2-82 (Việt Nam).
Đường kính mũi 49mm, góc 60M0;
Đường kính cần 22mm;
Chỉ đo được sức kháng xuyên mũi;
Đo không liên tục, 20cm một, đo bằng biến dạng của vòng ứng biến.
Cơ cấu truyền lực: quay tay, chỉ có 1 tốc độ.


