Tiêu chuẩn Việt Nam TCVN7447-5-54:2005

  • Loại văn bản: Tiêu chuẩn Việt Nam
  • Số hiệu: TCVN7447-5-54:2005
  • Cơ quan ban hành: Bộ Khoa học và Công nghệ
  • Người ký: ***
  • Ngày ban hành: ...
  • Ngày hiệu lực: ...
  • Lĩnh vực: Xây dựng
  • Tình trạng: Không xác định
  • Ngày công báo: ...

Tiêu chuẩn Việt Nam TCVN 7447-5-54:2005 (IEC 60364-5-54 : 2002) về Hệ thống lắp đặt điện của các toà nhà – Phần 5-54: Lựa chọn và lắp đặt thiết bị điện – Bố trí nối đất, dây bảo vệ và dây liên kết bảo vệ do Bộ Khoa học và Công nghệ ban hành đã được thay thế bởi Tiêu chuẩn quốc gia TCVN 7447-5-54:2015 (IEC 60364-5-54:2011) về Hệ thống lắp đặt điện hạ áp – Phần 5-54: Lựa chọn và lắp đặt thiết bị điện – Bố trí nối đất và dây bảo vệ .

Nội dung toàn văn Tiêu chuẩn Việt Nam TCVN 7447-5-54:2005 (IEC 60364-5-54 : 2002) về Hệ thống lắp đặt điện của các toà nhà – Phần 5-54: Lựa chọn và lắp đặt thiết bị điện – Bố trí nối đất, dây bảo vệ và dây liên kết bảo vệ do Bộ Khoa học và Công nghệ ban hành


TIÊU CHUẨN VIỆT NAM

TCVN 7447-5-54 : 2005

IEC 60364-5-54 : 2002

HỆ THỐNG LẮP ĐẶT ĐIỆN CỦA CÁC TÒA NHÀ – PHẦN 5-54: LỰA CHỌN VÀ LẮP ĐẶT THIẾT BỊ ĐIỆN – BỐ TRÍ NỐI ĐẤT, DÂY BẢO VỆ VÀ DÂY LIÊN KẾT BẢO VỆ

Electrical installations of buildings – Part 5-54: Selection and erection of electrical equipment – Earthing arrangements, protective conductors and protective bonding conductors

Lời nói đầu

TCVN 7447-5-54 : 2005 hoàn toàn tương đương với tiêu chuẩn IEC 60364-5-54 : 2002.

TCVN 7447-5-54 : 2005 do Ban kỹ thuật tiêu chuẩn TCVN/TC/E1 Máy điện và khí cụ điện biên soạn, Tổng cục Tiêu chuẩn Đo lường Chất lượng đề nghị, Bộ Khoa học và Công nghệ ban hành.

Lời giới thiệu

Bộ tiêu chuẩn TCVN 7447 gồm nhiều phần, cách đánh số các điều trong từng phần được tiến hành như sau: bắt đầu là số thứ tự của phần (ví dụ ở tiêu chuẩn này là 54), tiếp đó là số thứ tự các điều. Việc đánh số các hình vẽ và bảng cũng được tiến hành tương tự.

 

HỆ THỐNG LẮP ĐẶT ĐIỆN CỦA CÁC TÒA NHÀ – PHẦN 5-54: LỰA CHỌN VÀ LẮP ĐẶT THIẾT BỊ ĐIỆN – BỐ TRÍ NỐI ĐẤT, DÂY BẢO VỆ VÀ DÂY LIÊN KẾT BẢO VỆ

Electrical installations of buildings – Part 5-54: Selection and erection of electrical equipment – Earthing arrangements, protective conductors and protective bonding conductors

541. Qui định chung

541.1 Phạm vi áp dụng

Tiêu chuẩn này qui định các bố trí nối đất, dây bảo vệ và dây liên kết bảo vệ để thỏa mãn yêu cầu về an toàn của hệ thống lắp đặt điện.

541.2 Tài liệu viện dẫn

Các tài liệu viện dẫn dưới đây rất cần thiết cho việc áp dụng tiêu chuẩn. Đối với các tài liệu viện dẫn ghi năm ban hành thì áp dụng các bản được nêu. Đối với các tài liệu viện dẫn không ghi năm ban hành thì áp dụng phiên bản mới nhất, bao gồm cả các sửa đổi. Tuy nhiên, các bên có thỏa thuận dựa trên tiêu chuẩn này cần nghiên cứu khả năng áp dụng phiên bản mới nhất của các tài liệu liệt kê dưới đây.

IEC 60050 (195), International Electrotechnical Vocabulary (IEV) – Part 195: Earthing and protection against electric shock (Từ vựng kỹ thuật điện quốc tế (IEV) – Phần 195: Nối đất và bảo vệ chống điện giật).

IEC 60287-1-1, Electric cables – Calculation of the current rating – Part 1-1: Current rating equations (100% load factor) and calculation of losses – General (Cáp điện lực – Tính thông số dòng điện – Phần 1-1: Công thức tính thông số dòng điện (hệ số tải 100%) và tính tổn hao – Qui định chung).

TCVN 7447-4-41 (IEC 60364-4-41), Hệ thống lắp đặt điện của các tòa nhà – Phần 4-41: Bảo vệ an toàn – Bảo vệ chống điện giật.

TCVN 7447-4-43 (IEC 60364-4-43), Hệ thống lắp đặt điện của các tòa nhà – Phần 4-43: Bảo vệ an toàn – Bảo vệ chống quá dòng.

TCVN 7447-4-44 (IEC 60364-4-44), Hệ thống lắp đặt điện của các tòa nhà – Phần 4-44: Bảo vệ an toàn – Bảo vệ chống nhiễu điện áp và nhiễu điện từ.

IEC 60364-5-52, Electrical installations of buildings – Part 5-52: Selection and erection of electrical equipment – Wiring systems (Hệ thống lắp đặt điện của các tòa nhà – Phần 5-52: Lựa chọn và lắp đặt thiết bị điện – Hệ thống đi dây).

IEC 60724, Short-circuit temperature limits of electric cables with rated voltages of 1 kV (Um = 1,2 kV) and 3 kV (Um = 3,6 kV) (Giới hạn nhiệt độ khi ngắn mạch của cáp điện lực có điện áp danh định 1 kV (Um = 1,2 kV) và 3 kV (Um = 3,6 kV))

IEC 60853-2, Calculation of the cyclic and emergency current rating of cables – Part 2: Cyclic rating of cables greater than 18/30 (36) kV and emergency ratings for cables of all voltages (Tính thông số dòng điện chu kỳ và dòng điện khẩn cấp của cáp – Phần 2: Thông số chu kỳ của cáp lớn hơn 18/30 (36) kV và thông số khẩn cấp đối với cáp ở mọi điện áp).

IEC 60909-0, Short-circuit currents in three-phase a.c. systems – Part 0: Calculation of currents (Dòng điện ngắn mạch trogn hệ thống điện ba pha xoay chiều – Phần 0: Tính toán dòng điện).

IEC 60949, Calculation of thermally permissible short-circuit currents, taking into account non-adiabatic heating effects (Tính toán dòng điện ngắn mạch cho phép về nhiệt, có tính đến các hiệu ứng gia nhiệt phi đoạn nhiệt).

IEC 61024-1, Protection of structures against lightning – Part 1: General principles (Bảo vệ chống sét cho công trình xây dựng – Phần 1: Nguyên tắc chung).

IEC 61140, Protection against electric shock – Common aspects for installation and equipment (Bảo vệ chống điện giật – Các khía cạnh chung đối với hệ thống lắp đặt và thiết bị).

IEC Guide 104, The preparation of safety publications and the use of basic safety publications and group safety publications (Soạn thảo các tài liệu về an toàn và sử dụng các tài liệu an toàn cơ bản và tài liệu an toàn nhóm).

541.3 Định nghĩa

Tiêu chuẩn này áp dụng các định nghĩa của IEC 61140 cùng với các định nghĩa lấy từ IEC 60050 (195) dưới đây.

Các định nghĩa dùng cho bố trí nối đất, dây bảo vệ và dây liên kết bảo vệ được minh họa trong phụ lục B và liệt kê dưới đây:

541.3.1

bộ phận dẫn để trần

bộ phận dẫn có thể chạm vào của thiết bị và bình thường thì không mang điện nhưng có thể trở thành mang điện khi hỏng cách điện chính.

[IEV 195-06-10]

541.3.2

đầu nối đất chính

(thanh cái nối đất chính)

đầu nối hoặc thanh cái là một phần của bố trí nối đất của hệ thống lắp đặt cho phép đấu nối điện một số dây dẫn cho mục đích nối đất.

[IEV 195-02-33]

541.3.3

điện cực đất

bộ phận dẫn có thể được đặt trong môi trường dẫn đặc biệt, ví dụ như bê tông hoặc than cốc, có tiếp xúc điện với đất.

[IEV 195-02-01]

541.3.4

dây bảo vệ

dây dẫn được trang bị nhằm mục đích an toàn, ví dụ như bảo vệ chống điện giật.

[IEV 195-02-09]

541.3.5

dây liên kết bảo vệ

dây bảo vệ được trang bị cho liên kết đẳng thế bảo vệ.

[IEV 195-02-10]

541.3.6

dây nối đất

dây dẫn tạo đường dẫn, hoặc một phần của đường dẫn, nối một điểm xác định trong hệ thống điện hoặc trong hệ thống lắp đặt hoặc trong thiết bị với điện cực đất.

[IEV 195-02-03]

CHÚ THÍCH: Trong tiêu chuẩn này, dây nối đất là dây dẫn nối điện cực đất với một điểm trong hệ thống liên kết đẳng thế, thường là đầu nối đất chính.

541.3.7

bộ phận dẫn không thuộc hệ thống lắp đặt

bộ phận dẫn không phải là một phần của hệ thống lắp đặt điện nhưng có khả năng đưa vào hệ thống một điện thế, thường là điện thế của đất cục bộ.

[IEV 195-06-11]

542. Bố trí nối đất

542.1 Yêu cầu chung

542.1.1 Bố trí nối đất có thể được sử dụng chung hoặc riêng cho mục đích bảo vệ và mục đích chức năng theo yêu cầu của hệ thống lắp đặt điện. Phải luôn ưu tiên các yêu cầu đối với mục đích bảo vệ.

542.1.2 Điện cực đất trong hệ thống lắp đặt, nếu được cung cấp, phải được nối đến đầu nối đất chính bằng dây nối đất.

542.1.3 Phải xem xét các bố trí nối đất được dùng trong các hệ thống cao áp và hạ áp (xem TCVN 7447-4-44 (IEC 60364-4-44), Điều 442).

542.1.4 Yêu cầu đối với bố trí nối đất là để cung cấp mối nối đất:

– tin cậy và thích hợp với các yêu cầu bảo vệ của hệ thống lắp đặt;

– có thể mang dòng điện sự cố với đất và dòng điện của dây bảo vệ xuống đất mà không có nguy hiểm do ứng suất nhiệt, cơ nhiệt và cơ điện cũng như nguy hiểm điện giật phát sinh từ các dòng điện này;

– nếu liên quan, cũng thích hợp với các yêu cầu chức năng.

542.2 Điện cực đất

542.2.1 Vật liệu và kích thước của điện cực đất phải được chọn để chịu được ăn mòn và có đủ độ bền cơ.

Đối với các vật liệu thông thường, kích thước chung nhỏ nhất về phía cạnh ăn mòn và độ bền cơ của điện cực đất khi đặt trong đất được cho trong bảng 54.1.

CHÚ THÍCH: Nếu có hệ thống bảo vệ chống sét (LPS) thì áp dụng IEC 61024-1.

Bảng 54.1 – Kích thước chung nhỏ nhất đối với điện cực đất làm từ vật liệu thông thường về khía cạnh ăn mòn và độ bền cơ khi đặt trong đất

Vật liệu

Bề mặt

Hình dạng

Kích thước nhỏ nhất

Đường kính
mm

Mặt cắt
mm2

Chiều dày
mm

Chiều dày lớp phủ/lớp bọc

Giá trị riêng
m

Giá trị trung bình
m

Thép

Mạ kẽm nhúng nóng a hoặc
Không gỉ a,b

Dẹt c

 

90

3

63

70

Thép góc

 

90

3

63

70

Thanh tròn dùng cho điện cực chôn dưới đất

16

 

 

63

70

Dây tròn dùng cho điện cực đặt trên mặt đất g

10

 

 

 

50 e

Ống

25

 

2

47

55

Bọc đồng

Thanh tròn dùng cho điện cực chôn dưới đất

15

 

 

2 000

 

Có lớp phủ đồng bằng phương pháp mạ điện lắng đọng

Thanh tròn dùng cho điện cực chôn dưới đất

14

 

 

90

100

Đồng

Để trần a

Dẹt

 

50

2

 

 

Dây tròn dùng cho điện cực đặt trên mặt đất g

 

25 f

 

 

 

Cáp

1,8 đối với từng dây bện

25

 

 

 

Ống

20

 

2

 

 

Phủ thiếc

Cáp

1,8 đối với từng dây bện

25

 

1

5

Phủ kẽm

Dẹt d

 

50

2

20

40

a Cũng có thể dùng cho điện cực đặt trong bê tông.

b Không có lớp phủ.

c Là thép dẹt dạng cuộn hoặc xẻ rãnh lượn tròn ở mép.

d Dẹt có lượn tròn ở mép.

e Trong trường hợp mạ nhúng liên tục, hiện tại về kỹ thuật chỉ đạt được chiều dày 50 m.

f Nếu kinh nghiệm cho thấy nguy cơ ăn mòn và hỏng về cơ là cực thấp thì có thể sử dụng mặt cắt 16 mm2.

g Một điện cực đất được coi là điện cực đặt trên mặt đất khi lắp đặt ở độ sâu không vượt quá 0,5 m.

542.2.2 Hiệu quả của điện cực đất bất kỳ phụ thuộc vào điều kiện đất đai tại chỗ. Phải chọn một hoặc nhiều điện cực đất thích hợp với điều kiện đất đai và giá trị điện trở đất yêu cầu.

542.2.3 Có thể sử dụng các ví dụ về điện cực đất dưới đây:

– mạng kết cấu ngầm đặt trong móng (móng nối đất);

– tấm kim loại;

– phần cốt thép của bê tông (trừ bê tông đúc sẵn) đặt trong đất;

– thanh hoặc ống;

– dạng dẹt hoặc dây;

– vỏ bọc bằng kim loại và lớp phủ kim loại khác của cáp theo điều kiện hoặc yêu cầu cục bộ;

– lưới kim loại chôn ngầm thích hợp khác theo điều kiện hoặc yêu cầu cục bộ.

CHÚ THÍCH 1: Ở Ôxtrâylia, Bỉ, Phần Lan, Pháp, Đức, Thụy Điển, Thụy Sỹ và Anh, không cho phép sử dụng ống nước làm điện cực đất.

CHÚ THÍCH 2: Ở Ý cho phép sử dụng hệ thống ống nước nhưng phải có sự đồng ý của nhà phân phối nước.

542.2.4 Khi chọn loại điện cực đất và độ sâu chôn điện cực đất, phải xem xét các điều kiện cục bộ và qui định kỹ thuật sao cho dù đất khô và đóng băng cũng không có khả năng làm tăng điện trở tiếp đất của điện cực đất đến giá trị có thể làm ảnh hưởng xấu đến các biện pháp bảo vệ chống điện giật (xem TCVN 7447-4-41 (IEC 60364-4-41)).

CHÚ THÍCH: Ở Đức, mọi công trình xây dựng mới bắt buộc phải lắp đặt một điện cực đất ở móng theo tiêu chuẩn quốc gia DIN 18014.

542.2.5 Phải xem xét sự ăn mòn điện phân khi sử dụng các vật liệu khác nhau trong một bố trí nối đất.

542.2.6 Không được sử dụng ống kim loại dẫn chất lỏng hoặc chất khí dễ cháy làm điện cực đất.

CHÚ THÍCH: Yêu cầu này không có nghĩa là liên kết bảo vệ của các ống kim loại này không phù  hợp với TCVN 7447-4-41 (IEC 60364-4-41).

542.3 Dây nối đất

542.3.1 Dây nối đất phải phù hợp với 543.1 và nếu được chôn trong đất thì mặt cắt của dây phải phù hợp với bảng 54.2.

Trong hệ thống TN, nếu không có dòng điện sự cố đáng kể chạy trong điện cực đất thì dây nối đất có thể có kích thước theo 544.1.1.

Bảng 54.2 – Mặt cắt tối thiểu của dây nối đất chôn trong đất

 

Có bảo vệ về cơ

Không có bảo vệ về cơ

Có bảo vệ chống ăn mòn

2,5 mm2 đối với dây dẫn bằng đồng
10 mm2 đối với dây dẫn bằng sắt

16 mm2 đối với dây dẫn bằng đồng
16 mm2 đối với dây dẫn bằng sắt

Không có bảo vệ chống ăn mòn

25 mm2 đối với dây dẫn bằng đồng
50 mm2 đối với dây dẫn bằng sắt

542.3.2 Nối một dây nối đất với một điện cực đất phải chắc chắn và tiếp xúc tốt về điện. Việc nối phải bằng mối hàn hồ quang tỏa nhiệt, bộ nối áp lực, kẹp hoặc bộ nối cơ khí khác. Bộ nối cơ khí phải được lắp đặt theo hướng dẫn của nhà chế tạo. Nếu sử dụng kẹp thì kẹp không được làm hỏng điện cực hoặc dây nối đất.

CHÚ THÍCH: Cơ cấu nối hoặc phụ kiện nối chỉ dựa vào thiếc hàn là không đủ tin cậy về độ bền cơ.

542.4 Đầu nối đất chính

542.4.1 Trong mọi hệ thống lắp đặt, nếu sử dụng liên kết bảo vệ thì phải có đầu nối đất chính và phải được nối với:

– dây liên kết bảo vệ;

– dây nối đất;

– dây bảo vệ;

– dây nối đất chức năng, nếu liên quan.

CHÚ THÍCH 1: Không nên nối trực tiếp từng dây bảo vệ với đầu nối đất chính khi dây bảo vệ đã được nối đến đầu nối này bằng các dây bảo vệ khác.

CHÚ THÍCH 2: Thông thường, có thể sử dụng đầu nối đất chính của tòa nhà cho mục đích nối đất chức năng. Đối với mục đích công nghệ thông tin thì đầu nối đất chính được coi như điểm đấu nối với mạng điện cực đất.

542.4.2 Phải có khả năng ngắt từng dây dẫn riêng rẽ đã nối vào đầu nối đất chính. Mối nối này phải chắc chắn và chỉ có thể ngắt bằng dụng cụ.

CHÚ THÍCH: Phương tiện ngắt có thể được kết hợp với đầu nối đất chính để cho phép đo điện trở của bố trí nối đất.

543. Dây bảo vệ

543.1 Mặt cắt tối thiểu

543.1.1 Mặt cắt của từng dây bảo vệ phải thỏa mãn các điều kiện để ngắt nguồn tự động qui định trong 413.1 của TCVN 7447-4-41 (IEC 60364-4-41) và phải có khả năng chịu được dòng điện sự cố kỳ vọng.

Mặt cắt của dây bảo vệ phải được tính theo 543.1.2 hoặc được chọn theo bảng 54.3. Trong cả hai trường hợp, phải tính đến các yêu cầu của 543.1.3.

Các đầu nối dùng cho dây bảo vệ phải có khả năng tiếp nhận dây dẫn có kích thước yêu cầu trong điều này.

Bảng 54.3 – Mặt cắt tối thiểu của dây bảo vệ

Mặt cắt của dây pha, S

mm2

Mặt cắt tối thiểu của dây bảo vệ tương ứng

mm2

Nếu dây bảo vệ cùng vật liệu với dây pha

Nếu dây bảo vệ không cùng vật liệu với dây pha

S  16

S

 x S

16 < s=””> 35

16 a

 x 16

S > 35

 x

trong đó

k1 là giá trị của k dùng cho dây pha, chọn từ bảng A.54.1 hoặc từ bảng của TCVN 7447-4-43 (IEC 60364-4-43), theo vật liệu làm dây dẫn và cách điện.

k2 là giá trị của k dùng cho dây bảo vệ, chọn từ bảng A.54.2 đến A.54.6, khi áp dụng được.

a Đối với dây PEN, chỉ cho phép giảm mặt cắt theo các nguyên tắc dùng cho kích thước dây trung tính (xem IEC 60364-5-52).

543.1.2 Mặt cắt của dây bảo vệ không được nhỏ hơn giá trị xác định:

– theo IEC 60949;

– hoặc bằng công thức dưới đây, chỉ áp dụng cho thời gian ngắt không quá 5 s:

S =

trong đó

S là mặt cắt, tính bằng mm2;

I là giá trị (hiệu dụng), tính bằng ampe, của dòng điện sự cố kỳ vọng đối với sự cố có trở kháng không đáng kể có thể chạy qua thiết bị bảo vệ (xem IEC 60909-0);

t là thời gian tác động của thiết bị bảo vệ để ngắt tự động, tính bằng giây;

CHÚ THÍCH 1: Cần tính đến tác dụng giới hạn dòng điện của trở kháng mạch điện và giới hạn I2t của thiết bị bảo vệ.

k là hệ số phụ thuộc vào vật liệu của dây bảo vệ, cách điện và các bộ phận khác cũng như nhiệt độ đầu và nhiệt độ cuối (để tính k, xem phụ lục A).

Nếu việc áp dụng công thức này tạo ra kích thước phi tiêu chuẩn thì phải sử dụng dây dẫn có mặt cắt tiêu chuẩn lớn hơn.

CHÚ THÍCH 2: Để giới hạn nhiệt độ cho hệ thống lắp đặt trong môi trường có chứa chất dễ nổ, xem IEC 60079-0.

CHÚ THÍCH 3: Vì vỏ kim loại của cáp được cách điện bằng chất vô cơ theo IEC 60702-1 có khả năng sự cố chạm đất cao hơn của dây pha nên không cần tính mặt cắt của vỏ kim loại khi sử dụng như một dây bảo vệ.

543.1.3 Dây bảo vệ không tạo thành một bộ phận của cáp  hoặc không nằm trong vỏ bọc chung với dây pha thì mặt cắt không được nhỏ hơn.

– 2,5 mm2 đối với dây dẫn bằng đồng/16 mm2 đối với dây dẫn bằng nhôm nếu có bảo vệ chống hỏng về cơ;

– 4 mm2 đối với dây dẫn bằng đồng/16 mm2 đối với dây dẫn bằng nhôm nếu không có bảo vệ chống hỏng về cơ.

543.1.4 Nếu dây bảo vệ dùng chung cho hai hoặc nhiều mạch điện thì mặt cắt của dây phải có kích thước như sau:

– tính theo 543.1.1 đối với dòng điện sự cố kỳ vọng cao nhất và thời gian làm việc có thể có trong các mạch này; hoặc

– chọn theo bảng 54.3 sao cho tương ứng với mặt cắt của dây pha lớn nhất của mạch điện.

543.2 Loại dây bảo vệ

543.2.1 Dây bảo vệ có thể gồm một hoặc nhiều loại sau:

– dây dẫn trong cáp nhiều lõi;

– dây dẫn cách điện hoặc để trần nằm trong cùng một vỏ bọc với dây dẫn mang điện;

– dây dẫn trần lắp cố định hoặc dây có cách điện;

– vỏ cáp bằng kim loại, lưới bọc cáp, vỏ thép của cáp, dây thép bện, dây dẫn đồng tâm, ống kim loại phải chịu các điều kiện nêu trong 543.2.2 a) và b).

CHÚ THÍCH 1: Ở Trung Quốc, Ý, Anh và Mỹ, cho phép sử dụng máng cáp và thang cáp làm dây bảo vệ theo tiêu chuẩn hoặc qui định của quốc gia hoặc địa phương.

CHÚ THÍCH 2: Về cách bố trí, xem 543.6.

543.2.2 Nếu trong thiết bị của hệ thống lắp đặt có vỏ bằng kim loại như cụm đóng cắt và điều khiển hạ áp hoặc hệ thống thanh cái, thì vỏ hoặc khung kim loại có thể làm dây bảo vệ nếu đồng thời thỏa mãn ba yêu cầu dười đây:

a) tính liên tục về điện phải được đảm bảo bằng kết cấu hoặc đầu nối thích hợp sao cho đảm bảo việc bảo vệ chống hỏng về cơ, hóa hoặc điện hóa;

b) phù hợp với yêu cầu của 543.1;

c) cho phép đấu nối các dây bảo vệ khác ở mọi điểm nối dây xác định trước.

543.2.3 Các bộ phận kim loại dưới đây không được phép dùng làm dây bảo vệ hoặc dây liên kết bảo vệ:

– ống cấp nước bằng kim loại;

– ống có chứa chất khí hoặc chất lỏng dễ cháy;

– các bộ phận kết cấu chịu ứng suất cơ trong sử dụng bình thường;

– ống kim loại uốn được hoặc xoắn được, trừ khi được thiết kế cho mục đích đó;

– bộ phận kim loại uốn được;

– dây đỡ.

CHÚ THÍCH 1: Ở Anh, có thể sử dụng ống cấp nước làm dây bảo vệ. Nếu có gắn đồng hồ đo nước thì dây liên kết cần có mặt cắt thích hợp với mục đích sử dụng.

CHÚ THÍCH 2: Ở Thụy Sỹ, có thể sử dụng ống cấp nước bằng kim loại làm dây liên kết đẳng thế.

543.3 Tính liên tục về điện của dây bảo vệ

543.3.1 Dây bảo vệ phải được bảo vệ thích hợp chống hỏng về cơ, hóa hoặc điện hóa, chịu được lực điện động và lực nhiệt động.

543.3.2 Phải tiếp cận được các mối nối trên dây bảo vệ để kiểm tra và thử nghiệm, ngoại trừ

– mối nối có bọc hợp chất gắn;

– mối nối kín;

– mối nối nằm trong ống và máng kim loại;

– mối nối tạo thành bộ phận của thiết bị, phù hợp với tiêu chuẩn thiết bị.

543.3.3 Không được đặt thiết bị đóng cắt vào dây bảo vệ nhưng cho phép có các mối nối có thể ngắt bằng dụng cụ để thử nghiệm.

543.3.4 Nếu sử dụng kiểm soát về điện của nối đất thì không được mắc nối tiếp các thiết bị chuyên dụng (ví dụ như bộ tác động cảm biến, cuộn dây) vào dây bảo vệ.

543.3.5 Không được sử dụng các bộ phận dẫn để trần của thiết bị để tạo thành một phần của dây bảo vệ cho thiết bị khác trừ khi 543.2.2 cho phép.

543.4 Dây PEN

543.4.1 Chỉ có thể sử dụng dây PEN trong hệ thống lắp đặt điện cố định và, vì lý do cơ khí, dây phải có mặt cắt không nhỏ hơn 10 mm2 đối với dây đồng hoặc 16 mm2 đối với dây nhôm.

543.4.2 Dây PEN phải được cách điện ở điện áp cao nhất mà nó có thể phải chịu.

CHÚ THÍCH: Việc sử dụng cách điện trên dây PEN bên trong thiết bị cần được ủy ban về thiết bị liên quan xem xét.

543.4.3 Nếu, từ điểm bất kỳ của hệ thống lắp đặt, chức năng trung tính và chức năng bảo vệ được cung cấp bằng các dây dẫn riêng thì không được phép nối dây trung tính với bộ phận nối đất bất kỳ khác của hệ thống lắp đặt (ví dụ như dây bảo vệ từ dây PEN). Tuy nhiên, được phép tạo nhiều hơn một dây trung tính và nhiều hơn một dây bảo vệ từ dây PEN. Có thể cung cấp các đầu nối hoặc thanh dẫn riêng cho dây bảo vệ và dây trung tính. Trong trường hợp này, phải nối dây PEN với đầu nối hoặc thanh dẫn dành cho dây bảo vệ.

543.4.4 Không được sử dụng các bộ phận dẫn không thuộc hệ thống lắp đặt làm dây PEN.

543.5 Kết hợp nối đất bảo vệ và nối đất chức năng

543.5.1 Nếu sử dụng dây nối đất bảo vệ kết hợp với nối đất chức năng thì phải thỏa mãn các yêu cầu đối với dây bảo vệ. Ngoài ra, dây này cũng phải phù hợp với các yêu cầu chức năng liên quan (xem TCVN 7447-4-44 (IEC 60364-4-44), Điều 444).

Dây trở về của điện một chiều loại PEL hoặc PEM dùng để cấp điện cho công nghệ thông tin cũng có thể dùng làm dây kết hợp nối đất chức năng và bảo vệ.

543.5.2 Không được sử dụng các bộ phận dẫn không thuộc hệ thống lắp đặt làm dây PEL hoặc PEM.

543.6 Bố trí dây bảo vệ

Nếu sử dụng thiết bị bảo vệ quá dòng để bảo vệ chống điện giật thì dây bảo vệ phải nằm trong cùng hệ thống đi dây với dây dẫn mang điện hoặc được đặt ngay cạnh nhau.

543.7 Dây bảo vệ tăng cường dùng cho dòng điện chạy trong dây bảo vệ vượt quá 10 mA

Đối với thiết bị sử dụng dòng được thiết kế để nối lâu dài và có dòng điện chạy trong dây bảo vệ vượt quá 10 mA, dây bảo vệ tăng cường phải được thiết kế như sau:

– dây bảo vệ phải có mặt cắt ít nhất là 10 mm2 đối với dây dẫn bằng đồng hoặc 16 mm2 đối với dây dẫn bằng nhôm, trên toàn bộ chiều dài dây;

CHÚ THÍCH 1: Dây PEN theo 543.4 phù hợp với yêu cầu này.

– hoặc phải có dây bảo vệ thứ hai ít nhất có cùng mặt cắt như yêu cầu đối với bảo vệ chống tiếp xúc gián tiếp được đặt ở điểm mà dây bảo vệ có mặt cắt không nhỏ hơn 10 mm2 đối với dây dẫn bằng đồng hoặc 16 mm2 đối với dây dẫn bằng nhôm. Điều này đòi hỏi thiết bị phải có đầu nối riêng cho dây bảo vệ thứ hai.

CHÚ THÍCH 2: Trong hệ thống TN-C, nếu dây trung tính và dây bảo vệ kết hợp trong một dây duy nhất (dây PEN) nối vào các đầu nối của thiết bị thì có thể coi dòng điện của dây bảo vệ là dòng điện tải.

CHÚ THÍCH 3: Thiết bị sử dụng dòng thường có dòng điện lớn chạy trong dây bảo vệ nên không thích hợp với các hệ thống lắp đặt có thiết bị bảo vệ bằng dòng dư.

544. Dây liên kết bảo vệ (dây liên kết đẳng thế)

544.1 Dây liên kết bảo vệ dùng để nối với đầu nối đất chính

544.1.1 Mặt cắt của dây liên kết bảo vệ dùng làm liên kết đẳng thế chính theo 413.1.2.1 của TCVN 7447-4-41 (IEC 60364-4-41) và được nối với đầu nối đất chính theo 542.4 khôn được nhỏ hơn:

– 6 mm2 đối với vật liệu bằng đồng; hoặc

– 16 mm2 đối với vật liệu bằng nhôm; hoặc

– 50 mm2 đối với vật liệu bằng thép.

544.2 Dây liên kết bảo vệ dùng cho liên kết bổ sung

544.2.1 Dây liên kết bảo vệ nối hai bộ phận dẫn để trần phải có độ dẫn điện không nhỏ hơn độ dẫn điện của dây bảo vệ nhỏ hơn nối đến các bộ phận dẫn để trần đó.

544.2.2 Dây liên kết bảo vệ nối các bộ phận dẫn để trần với các bộ phận dẫn không thuộc hệ thống lắp đặt phải có độ dẫn điện không nhỏ hơn một nửa độ dẫn điện của dây bảo vệ có mặt cắt tương ứng.

544.2.3 Phải tuân thủ 543.1.3

 

Phụ lục A

(qui định)

Phương pháp xác định hệ số k trong 543.1.2

(xem thêm IEC 60724 và IEC 60949)

Hệ số k được xác định từ công thức sau:

k =

trong đó

Qc         là nhiệt dung theo thể tích của vật liệu dây dẫn (J/oC mm3) ở 20 oC;

         là nghịch đảo của hệ số nhiệt điện trở của dây dẫn ở 0 oC (oC);

       là điện trở suất của vật liệu dây dẫn ở 20 oC (Ωmm);

         là nhiệt độ đầu của dây dẫn (oC);

        là nhiệt độ cuối của dây dẫn (oC).

Bảng A.54.1 – Giá trị của các tham số đối với các vật liệu khác nhau

Vật liệu

a

oC

Qc b

J/oC mm3

Ωmm

Đồng

Nhôm

Chì

Thép

234,5

228

230

202

3,45 x 10-3

2,5 x 10-3

1,45 x 10-3

3,8 x 10-3

17,241 x 10-6

28,264 x 10-6

214 x 10-6

138 x 10-6

226

148

41

78

a Các giá trị lấy từ bảng 1 của IEC 60287-1-1.

b Các giá trị lấy từ bảng E2 của IEC 60853-2.

Bảng A.54.2 – Giá trị k đối với dây bảo vệ được cách điện không nằm trong cáp và không được bó với các cáp khác

Cách điện của dây dẫn

Nhiệt độ
oC b

Vật liệu làm dây dẫn

Đồng

Nhôm

Thép

đầu

cuối

Giá trị k c

PVC 70 oC

PVC 90 oC

Nhựa phản ứng nhiệt 90 oC

Cao su 60 oC

Cao su 85 oC

Cao su silicon

30

30

30

30

30

30

160/140 a

160/140 a

250

200

220

350

143/133 a

143/133 a

176

159

166

201

95/88 a

95/88 a

116

105

110

133

52/49 a

52/49 a

64

58

60

73

a Giá trị thấp hơn áp dụng cho dây cách điện PVC có mặt cắt lớn hơn 300 mm2.

b Giới hạn nhiệt độ đối với các loại cách điện khác nhau được nêu trong IEC 60724.

c Về phương pháp tính k, xem công thức ở đầu phụ lục này.

Bảng A.54.3 – Giá trị k đối với dây bảo vệ để trần tiếp xúc với vỏ bọc cáp nhưng không được bó với các cáp khác

Vỏ bọc cáp

Nhiệt độ
oC a

Vật liệu làm dây dẫn

Đồng

Nhôm

Thép

đầu

cuối

Giá trị k b

PVC

Polyetylen

CSP

30

30

30

200

150

220

159

138

166

105

91

110

58

50

60

a Giới hạn nhiệt độ đối với các loại cách điện khác nhau được nêu trong IEC 60724.

b Về phương pháp tính k, xem công thức ở đầu phụ lục này.

Bảng A.54.4 – Giá trị k đối với dây dẫn bảo vệ là một lõi nằm trong cáp hoặc được bó với các cáp hoặc dây dẫn được cách điện khác

Cách điện của dây dẫn

Nhiệt độ
oC b

Vật liệu làm dây dẫn

Đồng

Nhôm

Thép

đầu

cuối

Giá trị k c

PVC 70 oC

PVC 90 oC

Nhựa phản ứng nhiệt 90 oC

Cao su 60 oC

Cao su 85 oC

Cao su silicon

70

90

90

60

85

180

160/140 a

160/140 a

250

200

220

350

115/103 a

100/86 a

143

141

134

132

76/68 a

66/57 a

94

93

89

87

42/37 a

36/31 a

52

51

48

47

a Giá trị thấp hơn áp dụng cho dây cách điện PVC có mặt cắt lớn hơn 300 mm2.

b Giới hạn nhiệt độ đối với các loại cách điện khác nhau được nêu trong IEC 60724.

c Về phương pháp tính k, xem công thức ở đầu phụ lục này.

Bảng A.54.5 – Giá trị k đối với dây bảo vệ là một lớp kim loại của cáp ví dụ như dây dẫn bọc sắt, dây có vỏ bằng kim loại, dây dẫn đồng tâm, ..v.v..

Cách điện của cáp

Nhiệt độ
oC a

Vật liệu làm dây dẫn

Đồng

Nhôm

Chì

Thép

đầu

cuối

Giá trị k c

PVC 70 oC

PVC 90 oC

Nhựa phản ứng nhiệt 90 oC

Cao su 60 oC

Cao su 85 oC

Bọc PVC có sợi vô cơ b

Vỏ bọc vô cơ

60

80

80

55

75

70

105

200

200

200

200

220

200

250

141

128

128

144

140

135

135

93

85

85

95

93

26

23

23

26

26

51

46

46

52

51

a Giới hạn nhiệt độ đối với các loại cách điện khác nhau được nêu trong IEC 60724.

b Cũng phải sử dụng giá trị này cho dây dẫn trần có thể chạm vào hoặc tiếp xúc với vật liệu dễ cháy.

c Về phương pháp tính k, xem công thức ở đầu phụ lục này.

Bảng A.54.6 – Giá trị k đối với dây dẫn trần khi không có rủi ro phương hại đến vật liệu lân cận ở nhiệt độ qui định

 

 

Vật liệu làm dây dẫn

 

 

Đồng

Nhôm

Thép

Điều kiện

Nhiệt độ ban đầu

oC

Giá trị

k

Nhiệt độ lớn nhất

oC

Giá trị

k

Nhiệt độ lớn nhất

oC

Giá trị

k

Nhiệt độ lớn nhất

oC

Khu vực nhìn thấy được và cấm tiếp cận

30

228

500

125

300

82

500

Điều kiện bình thường

30

159

200

105

200

58

200

Rủi ro cháy

30

138

150

91

150

50

150

 

Phụ lục B

(tham khảo)

Minh họa bố trí nối đất, dây bảo vệ và dây liên kết bảo vệ

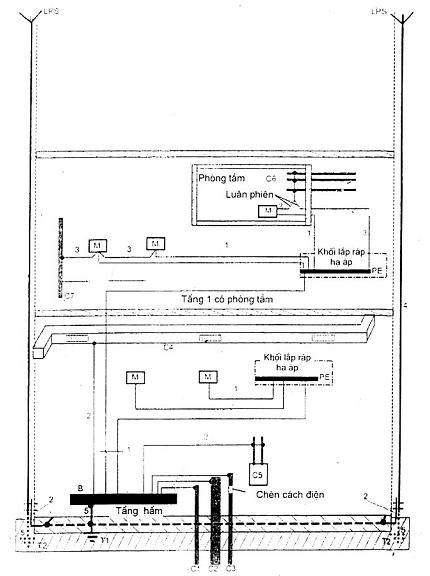
Hình B.54.1 – Bố trí nối đất, dây bảo vệ và dây liên kết bảo vệ

Chú giải

M         Bộ phận dẫn để trần

            bộ phận dẫn của thiết bị có thể chạm vào và thường không mang điện nhưng có thể trở nên mang điện khi hỏng cách điện chính.

            [IEV 195-06-10]

C          Bộ phận dẫn không thuộc hệ thống lắp đặt

            bộ phận dẫn không phải là một phần của hệ thống lắp đặt điện nhưng có khả năng đưa vào hệ thống một điện thế, thường là điện thế của đất cục bộ.

            [IEV 195-06-11]

C1        Ống dẫn nước, bên ngoài bằng kim loại.

C2        Ống dẫn nước thải, bên ngoài bằng kim loại.

C3        Ống dẫn khí đốt có cách điện phía trong, còn phía ngoài bằng kim loại.

C4        Điều hòa không khí.

C5        Hệ thống sưởi.

C6        Ống nước bằng kim loại, ví dụ trong phòng tắm.

C7        Bộ phận dẫn không thuộc hệ thống lắp đặt nằm trong tầm với tính từ bộ phận dẫn để trần.

B          Đầu nối đất chính (thanh cái nối đất chính)

            đầu nối hoặc thanh cái là một phần của bố trí nối đất của hệ thống lắp đặt cho phép đấu nối điện một số dây dẫn cho mục đích nối đất.

            [IEV 195-02-33]

T          Điện cực đất

            bộ phận dẫn có thể được đặt trong môi trường dẫn đặc biệt, ví dụ như bê tông hoặc than cốc, có tiếp xúc điện với đất.

            [IEV 195-02-01]

T1         Nối đất móng.

T2         Điện cực đất dùng cho LPS, nếu cần.

1          Dây bảo vệ

            dây dẫn được cung cấp nhằm mục đích an toàn, ví dụ như bảo vệ chống điện giật.

            [IEV 195-02-09]

2          Dây liên kết bảo vệ

            dây bảo vệ được cung cấp để liên kết đẳng thế bảo vệ.

            [IEV 195-02-10]

3          Dây liên kết bảo vệ dùng để liên kết bổ sung.

4          Dây nối đất của hệ thống bảo vệ chống sét (LPS).

5          Dây nối đất

            dây dẫn tạo đường dẫn, hoặc một phần của đường dẫn, nối một điểm xác định trong hệ thống điện hoặc trong hệ thống lắp đặt hoặc trog thiết bị với điện cực đất.

            [IEV 195-02-03]

            CHÚ THÍCH: Trong tiêu chuẩn này, dây nối đất là dây dẫn nối điện cực đất với một điểm của hệ thống liên kết đẳng thế chung, thường là đầu nối đất chính.

 

TÀI LIỆU THAM KHẢO

IEC 60028, International standard of resistance for copper (Tiêu chuẩn quốc tế về điện trở của đồng).

IEC 60079-0, Electrical apparatus for explosive gas atmospheres – Part 0: General requirements (Thiết bị điện dùng trong khí quyển có chứa khí dễ nổ – Phần 0: Yêu cầu chung).

IEC 60702-1, Mineral insulated cables and their terminations with a rated voltage not exceeding 750 V – Part 1: Cables (Cáp cách điện vô cơ và đầu nối của chúng có điện áp danh định không vượt quá 750 V – Phần 1: Cáp).

TCVN 7326-1(IEC 60950-1), Thiết bị công nghệ thông tin – An toàn – Phần 1: Yêu cầu chung.

IEC 61000-1-1, Electromagnetic compatibility (EMC) – Part 1: General – Section 1: Application and interpretation of fundamental definitions and terms (Tương thích điện từ (EMC) – Phần 1: Qui định chung – Mục 1: Ứng dụng và giải thích các định nghĩa và thuật ngữ cơ bản).

National Standard DIN 18014 : 1994, Fundamenterder (“Foundation earth electrode” in English) (Tiêu chuẩn quốc gia của Đức: Điện cực đất của móng).

Leave a Reply

Your email address will not be published. Required fields are marked *